使用 ClickStack 监控 Node.js Trace
本指南演示如何从你的 Node.js 应用中采集分布式 Trace,并利用 OpenTelemetry 自动埋点在 ClickStack 中进行可视化。你将学到如何:
- 为 Node.js 安装并配置 OpenTelemetry 自动埋点
- 将 Trace 发送到 ClickStack 的 OTLP 端点
- 验证 Trace 是否出现在 HyperDX 中
- 使用预构建的 Dashboard 可视化应用性能
如果你希望在为生产应用添加埋点之前先测试集成效果,我们提供了一个包含示例 Trace 的演示数据集。
预计耗时:10–15 分钟
与现有 Node.js 应用集成
本节介绍如何使用 OpenTelemetry 的自动埋点(automatic instrumentation),为现有的 Node.js 应用添加分布式追踪。
如果你希望在为自己的现有环境进行配置之前先测试集成效果,可以使用我们预配置的环境和示例数据,参见 演示数据集章节。
前提条件
- 已运行的 ClickStack 实例,且 OTLP 端点可访问(端口 4317/4318)
- 现有 Node.js 应用程序(Node.js 14 或更高版本)
- npm 或 yarn 包管理器
- ClickStack 主机名或 IP 地址
安装并配置 OpenTelemetry
安装 @hyperdx/node-opentelemetry 包,并在应用程序启动时进行初始化。详细安装步骤请参阅 Node.js SDK 指南。
获取 ClickStack API key
用于将跟踪数据发送到 ClickStack 的 OTLP 端点的 API key。
- 在 ClickStack 的 URL (例如:http://localhost:8080) 中打开 HyperDX
- 如有需要,创建账号或登录
- 导航到 Team Settings → API Keys
- 复制 摄取 API key

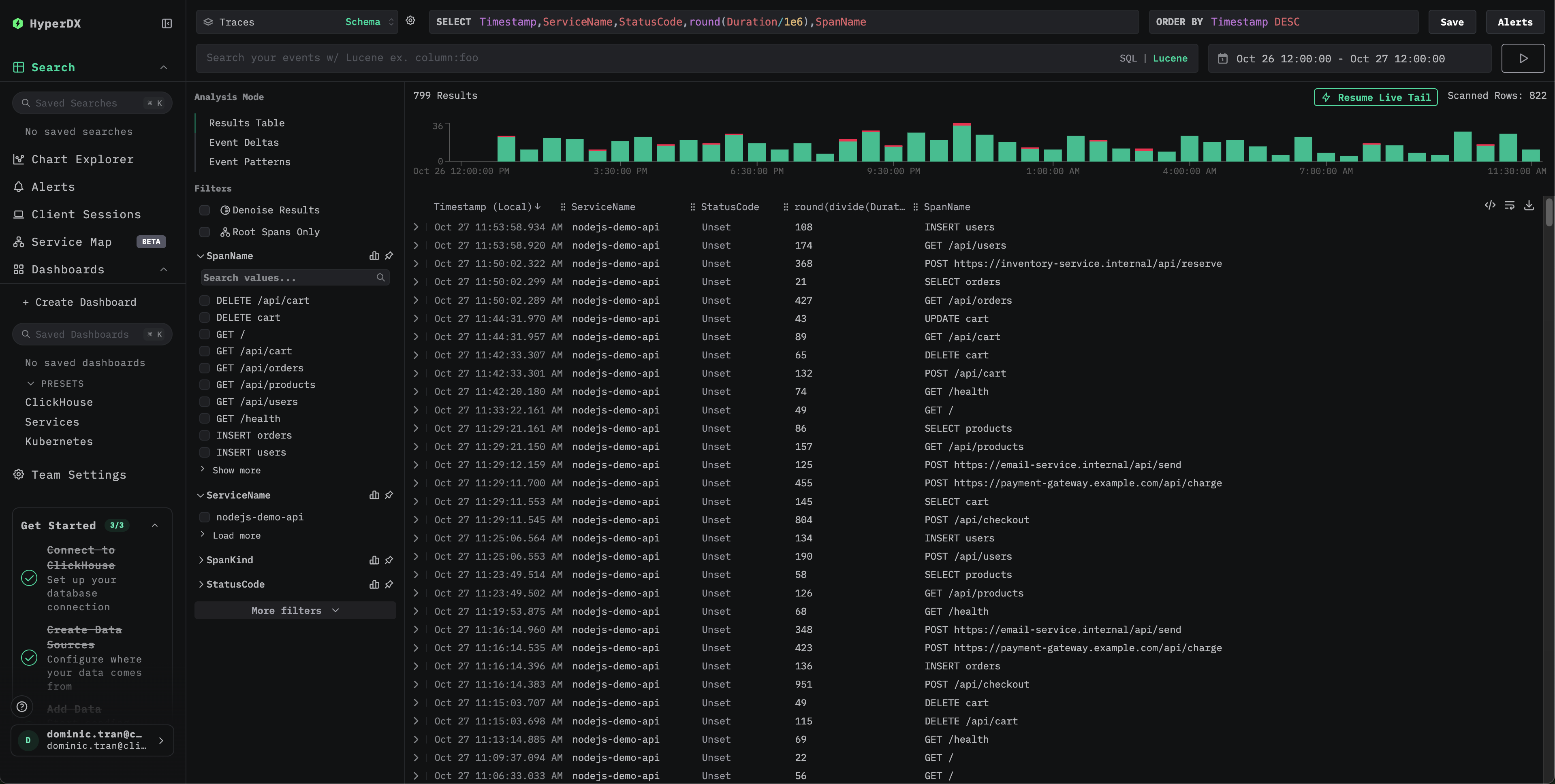
在 HyperDX 中验证跟踪数据
完成配置后,登录 HyperDX 并验证跟踪数据是否正常流入。应当能看到如下所示的界面。如果没有看到跟踪数据,尝试调整时间范围:

点击任意跟踪以查看包含 span、时间和属性的详细视图:

演示数据集
对于希望在为生产环境应用进行插桩之前,先使用 ClickStack 测试 Node.js 链路追踪的用户,我们提供了一个预先生成的 Node.js 应用链路追踪示例数据集,包含接近真实的流量模式。
获取 ClickStack API key
用于将链路追踪数据摄取到 ClickStack 的 OTLP 端点的 API key。
- 在 ClickStack 的 URL (例如:http://localhost:8080) 中打开 HyperDX
- 如有需要,创建账户或登录
- 进入 Team Settings → API Keys
- 复制你的 摄取 API key(Ingestion API Key)

将 API key 设置为环境变量:
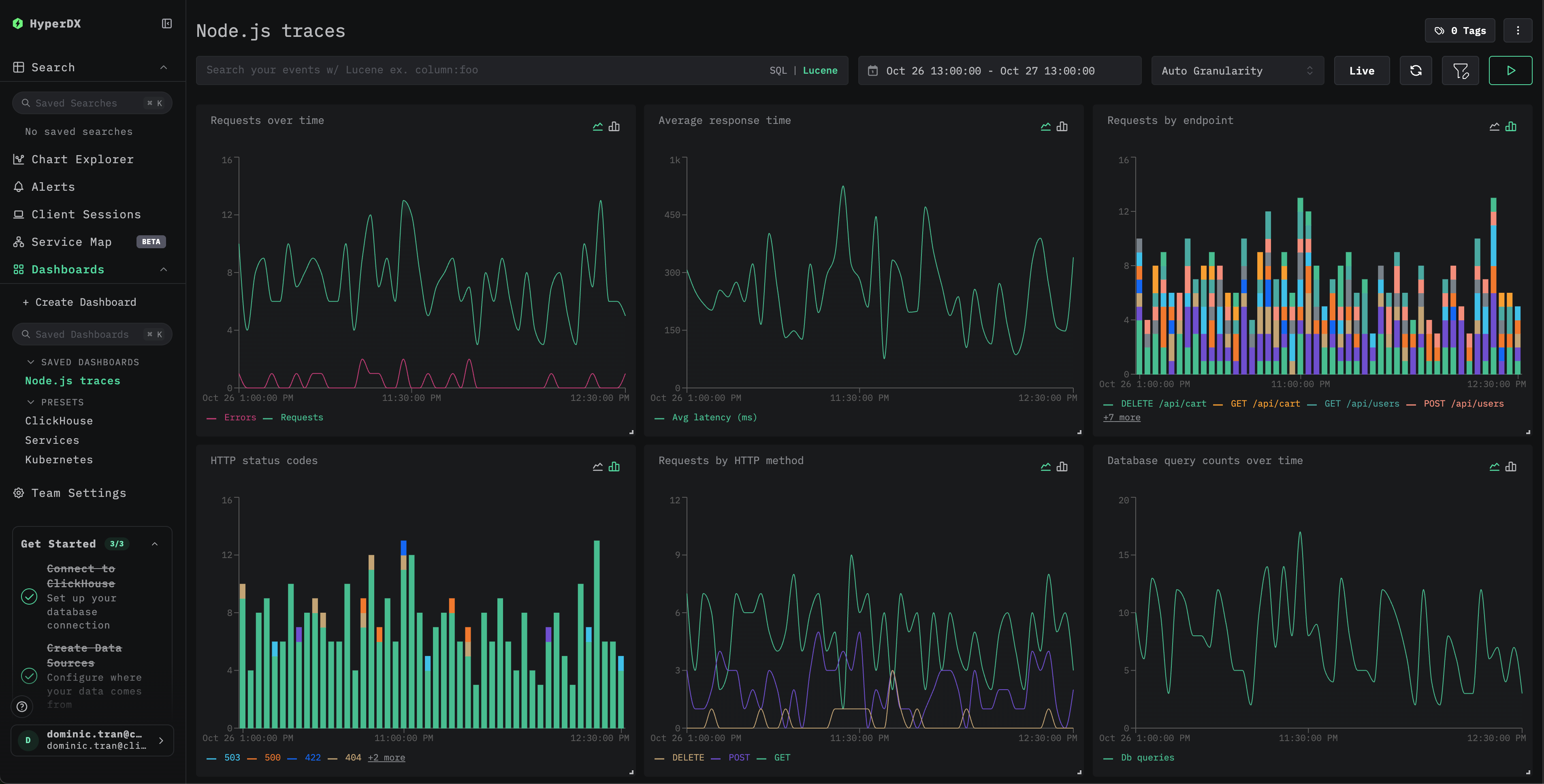
仪表板和可视化
为了帮助你开始监控 Node.js 应用的性能,我们提供了一个预构建的仪表板,其中包含关键的 Trace 可视化图表。
导入预构建仪表板
- 打开 HyperDX 并导航到 Dashboards 部分
- 点击右上角(省略号下方)的 Import Dashboard

- 上传
nodejs-traces-dashboard.json文件并点击 Finish Import

系统会创建仪表板,并预先配置好其中的所有可视化图表

对于演示数据集,将时间范围设置为 2025-10-26 13:00:00 - 2025-10-27 13:00:00 (UTC)(可根据本地时区进行调整)。导入的仪表板默认不会指定时间范围。
故障排查
通过 curl 发送的演示 trace 未显示
如果已通过 curl 发送了 trace,但在 HyperDX 中仍然看不到,请尝试再发送一次:
这是一个已知问题,只会在通过 curl 使用演示方案时出现,不会影响已完成埋点的生产环境应用程序。
在 HyperDX 中未看到任何 Trace 数据
检查环境变量是否已设置:
检查网络连通性:
应已成功连接到 OTLP 端点。
检查应用日志: 在应用启动时查找 OpenTelemetry 初始化相关的消息。HyperDX SDK 应会输出已完成初始化的确认信息。
后续步骤
如需进一步探索,可以参考以下步骤来继续试用你的仪表盘:
- 为关键指标(错误率、延迟阈值)设置告警
- 为特定使用场景(API 监控、安全事件)创建额外的仪表盘
进入生产环境
本指南使用 HyperDX SDK,将 traces 直接发送到 ClickStack 的 OTLP 端点。对于开发、测试以及中小规模的生产部署,这种方式运行良好。 对于更大规模的生产环境,或者当你需要对遥测数据进行更多控制时,请考虑将自托管的 OpenTelemetry Collector 作为 agent 部署。 有关生产环境部署模式和 Collector 配置示例,请参阅 Ingesting with OpenTelemetry。