使用 ClickStack 监控 Nginx 链路追踪
本指南演示如何从现有的 Nginx 部署中捕获分布式链路追踪(traces),并在 ClickStack 中对其进行可视化。您将学习如何:
- 为 Nginx 添加 OpenTelemetry 模块
- 配置 Nginx 将 traces 发送到 ClickStack 的 OTLP 端点
- 验证 traces 已出现在 HyperDX 中
- 使用预构建的仪表板可视化请求性能(延迟、错误、吞吐量)
如果您希望在为生产环境中的 Nginx 配置前先测试集成,可以使用提供的包含示例 traces 的演示数据集。
所需时间:5–10 分钟
与现有 Nginx 集成
本节介绍如何通过安装 OpenTelemetry 模块,并将其配置为向 ClickStack 发送追踪数据,为你现有的 Nginx 部署添加分布式追踪功能。 如果你希望在配置自己的现有环境之前先测试集成效果,可以使用我们预先配置的环境和示例数据进行测试,详见以下章节。
前置条件
- 已运行的 ClickStack 实例,并且 OTLP 端点可访问(端口 4317/4318)
- 已安装 Nginx(版本 1.18 或更高)
- 拥有 root 或 sudo 权限以修改 Nginx 配置
- ClickStack 主机名或 IP 地址
安装 OpenTelemetry Nginx 模块
为 Nginx 添加追踪的最简单方式是使用已内置 OpenTelemetry 支持的官方 Nginx 镜像。
使用 nginx:otel 镜像
将你当前的 Nginx 镜像替换为启用 OpenTelemetry 的版本:
该镜像已预装 ngx_otel_module.so 模块,可直接使用。
如果你在 Docker 之外运行 Nginx,请参考 OpenTelemetry Nginx 文档 以获取手动安装说明。
配置 Nginx 将追踪发送至 ClickStack
在你的 nginx.conf 文件中添加 OpenTelemetry 配置。该配置会加载模块,并将追踪数据发送到 ClickStack 的 OTLP 端点。
首先,获取你的 API key:
- 通过 ClickStack 的 URL 打开 HyperDX
- 导航到 Settings → API Keys
- 复制你的 摄取 API key(Ingestion API Key)
- 将其设置为环境变量:
export CLICKSTACK_API_KEY=your-api-key-here
将以下内容添加到你的 nginx.conf 中:
如果在 Docker 中运行 Nginx,将环境变量传递给容器:
将 <clickstack-host> 替换为你的 ClickStack 实例主机名或 IP 地址。
- 端口 4317 是 Nginx 模块使用的 gRPC 端点
- otel_service_name 应具有描述性,用于标识你的 Nginx 实例(例如:"api-gateway"、"frontend-proxy")
- 修改 otel_service_name 以匹配你的环境,方便在 HyperDX 中进行识别
配置说明
会被追踪的内容: 每个到 Nginx 的请求都会创建一个 trace span,显示:
- 请求方法和路径
- HTTP 状态码
- 请求耗时
- 时间戳
Span 属性:
otel_span_attr 指令为每个 trace 添加元数据,使你可以按状态码、方法、路由等在 HyperDX 中过滤和分析请求。
完成这些更改后,测试你的 Nginx 配置:
如果测试通过,重新加载 Nginx:
演示数据集
对于希望在配置生产系统之前先测试 nginx trace 集成的用户,我们提供了一份预先生成的 Nginx Traces 演示数据集,包含逼真的流量模式。
启动 ClickStack
如果您尚未运行 ClickStack,请使用以下命令启动:
等待约 30 秒,让 ClickStack 完全初始化后再继续。
- 端口 8080:HyperDX Web 界面
- 端口 4317:OTLP gRPC 端点(由 nginx 模块使用)
- 端口 4318:OTLP HTTP 端点(用于演示 traces)
下载示例数据集
下载示例 traces 文件,并将时间戳更新为当前时间:
该数据集包括:
- 1,000 个具有真实时序特征的 trace span
- 9 个不同的 endpoint,具有不同的流量模式
- 约 93% 成功率 (200),约 3% 客户端错误 (404),约 4% 服务器端错误 (500)
- 延迟范围从 10ms 到 800ms
- 保留原始流量模式,并整体平移到当前时间
将 traces 发送到 ClickStack
将您的 API key 设置为环境变量(如果尚未设置):
获取您的 API key:
- 在您的 ClickStack URL 打开 HyperDX
- 导航到 Settings → API Keys
- 复制您的 摄取 API key(Ingestion API Key)
然后将 traces 发送到 ClickStack:
此演示假设 ClickStack 在本地 localhost:4318 上运行。对于远程实例,请将 localhost 替换为您的 ClickStack 主机名。
您应当会看到类似 {"partialSuccess":{}} 的响应,表示 traces 已成功发送。所有 1,000 条 trace 都会被摄取到 ClickStack 中。
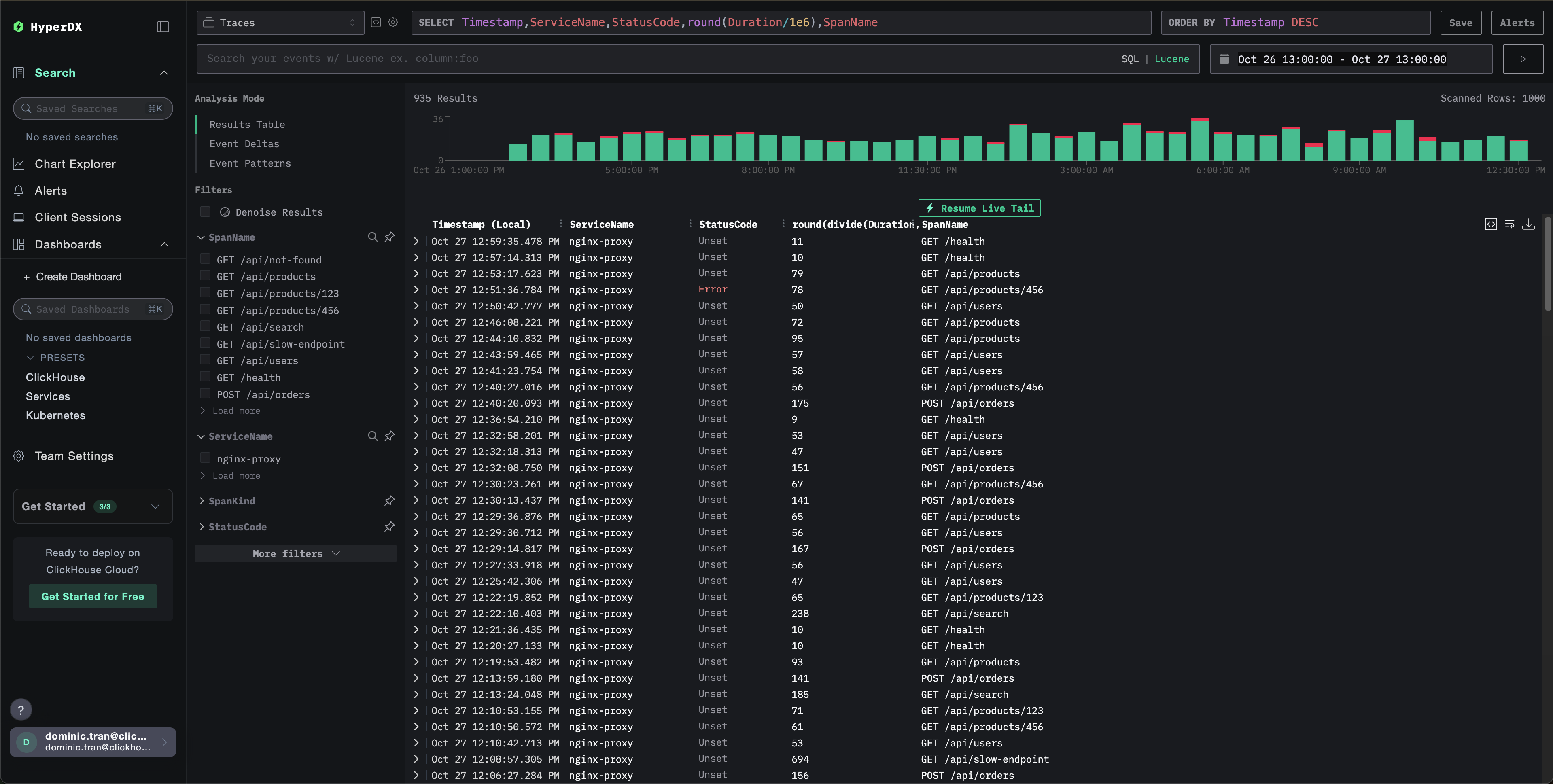
在 HyperDX 中验证 traces
- 打开 HyperDX 并登录您的账号(如有需要,您可能需要先创建一个账号)
- 导航到 Search 视图,并将 source 设置为
Traces - 将时间范围设置为 2025-10-25 13:00:00 - 2025-10-28 13:00:00
在搜索视图中,您应当会看到如下内容:
HyperDX 会以浏览器的本地时区显示时间戳。演示数据的时间范围为 2025-10-26 13:00:00 - 2025-10-27 13:00:00 (UTC)。较宽的时间范围可以确保无论您身在何处,都能看到演示 traces。一旦看到这些 traces,您可以将范围缩小到 24 小时,以获得更清晰的可视化效果。

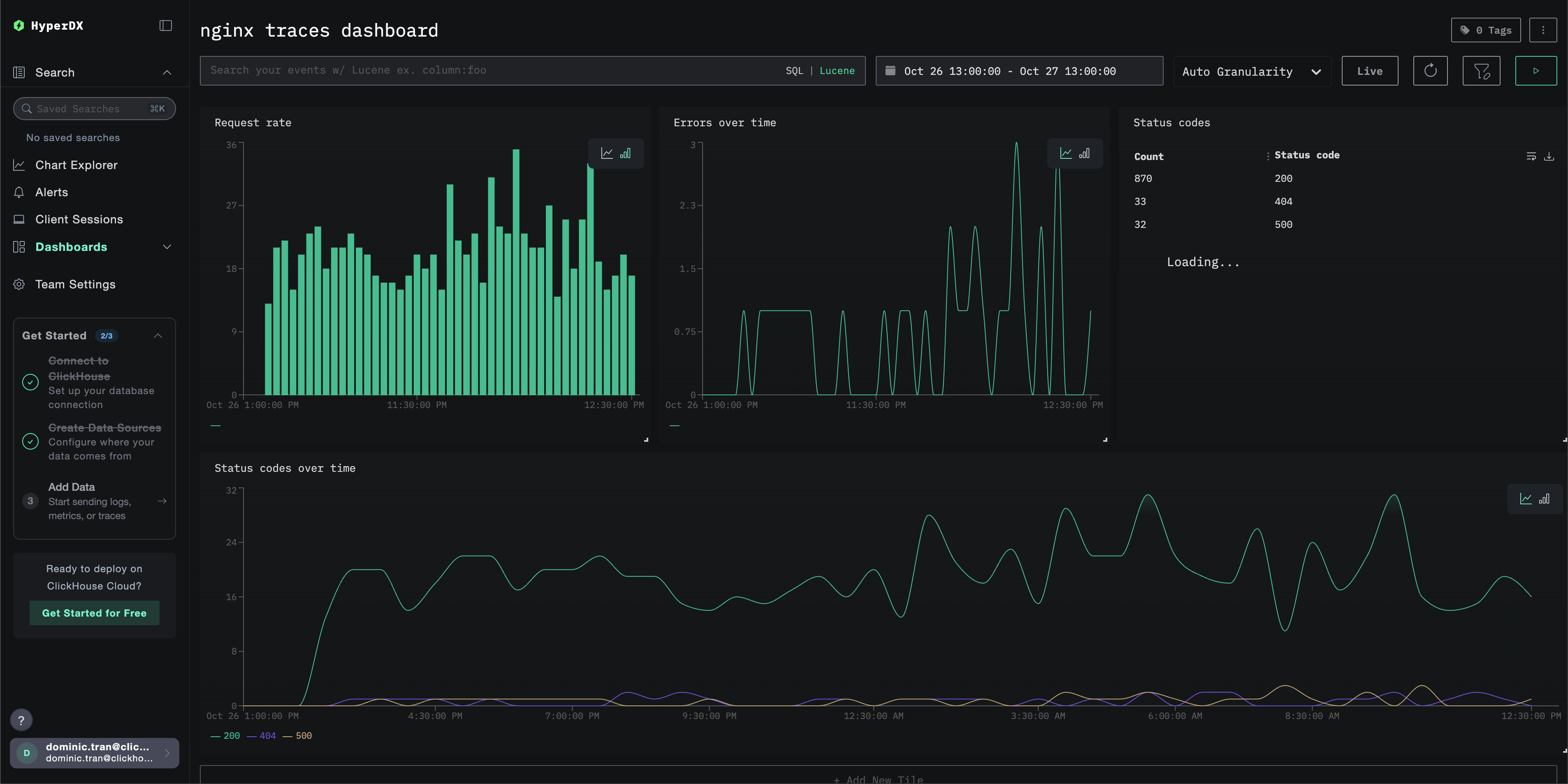
仪表板与可视化
为帮助您开始使用 ClickStack 监控追踪数据,我们提供了一些用于 trace 数据的基础可视化配置。
导入预构建仪表板
- 打开 HyperDX 并进入 Dashboards 页面。
- 点击右上角省略号菜单中的 "Import Dashboard"。

- 上传 nginx-trace-dashboard.json 文件,并点击“完成导入”。

仪表板将被创建,并包含所有预先配置好的可视化视图。
对于演示数据集,请将时间范围设置为 2025-10-26 13:00:00 - 2025-10-27 13:00:00 (UTC)(可根据本地时区进行调整)。导入的仪表板默认不会指定时间范围。

故障排查
在 HyperDX 中看不到任何追踪数据
确认已加载 nginx 模块:
你应该会看到对 OpenTelemetry 模块的引用。
检查网络连通性:
这应该可以成功连接到 OTLP gRPC 端点。
验证已设置 API 密钥:
应当输出你的 API 密钥(不应为空)。
检查 nginx 错误日志:
查找 OpenTelemetry 相关错误。
验证 nginx 是否正在接收请求:
后续步骤
如果你想进一步探索,可以尝试以下步骤来体验和优化你的仪表板:
- 为关键指标(错误率、延迟阈值)设置告警
- 为特定用例(API 监控、安全事件)创建额外的仪表板