本地日志与指标
本入门指南可帮助你从本地系统收集日志和指标,并将其发送到 ClickStack 进行可视化和分析。
此示例仅适用于 OSX 和 Linux 系统
- 托管版 ClickStack
- ClickStack 开源版
本指南假定您已完成托管 ClickStack 入门指南并已记录连接凭据。
创建自定义 OpenTelemetry 配置
创建一个 custom-local-config.yaml 文件,内容如下:
此配置用于收集 OSX 和 Linux 系统的日志和指标,并将结果发送到 ClickStack。该配置通过添加新的接收器和管道来扩展 ClickStack 采集器——您需要引用基础 ClickStack 采集器中已配置的 clickhouse 导出器和处理器(memory_limiter、batch)。
此配置会在摄取时调整时间戳,为每个事件分配更新后的时间值。理想情况下,您应该使用 OTel 处理器或操作符在日志文件中预处理或解析时间戳,以确保保留准确的事件时间。
在此示例配置中,如果接收器或文件处理器配置为从文件开头开始读取,所有现有日志条目将被分配相同的调整后时间戳——即处理时间而非原始事件时间。追加到文件的新事件将接收近似其实际生成时间的时间戳。
要避免此行为,您可以在接收器配置中将起始位置设置为 end。这可确保仅摄取新条目,并在接近其实际到达时间时为其添加时间戳。
有关 OpenTelemetry (OTel) 配置结构的更多详细信息,请参阅官方指南。
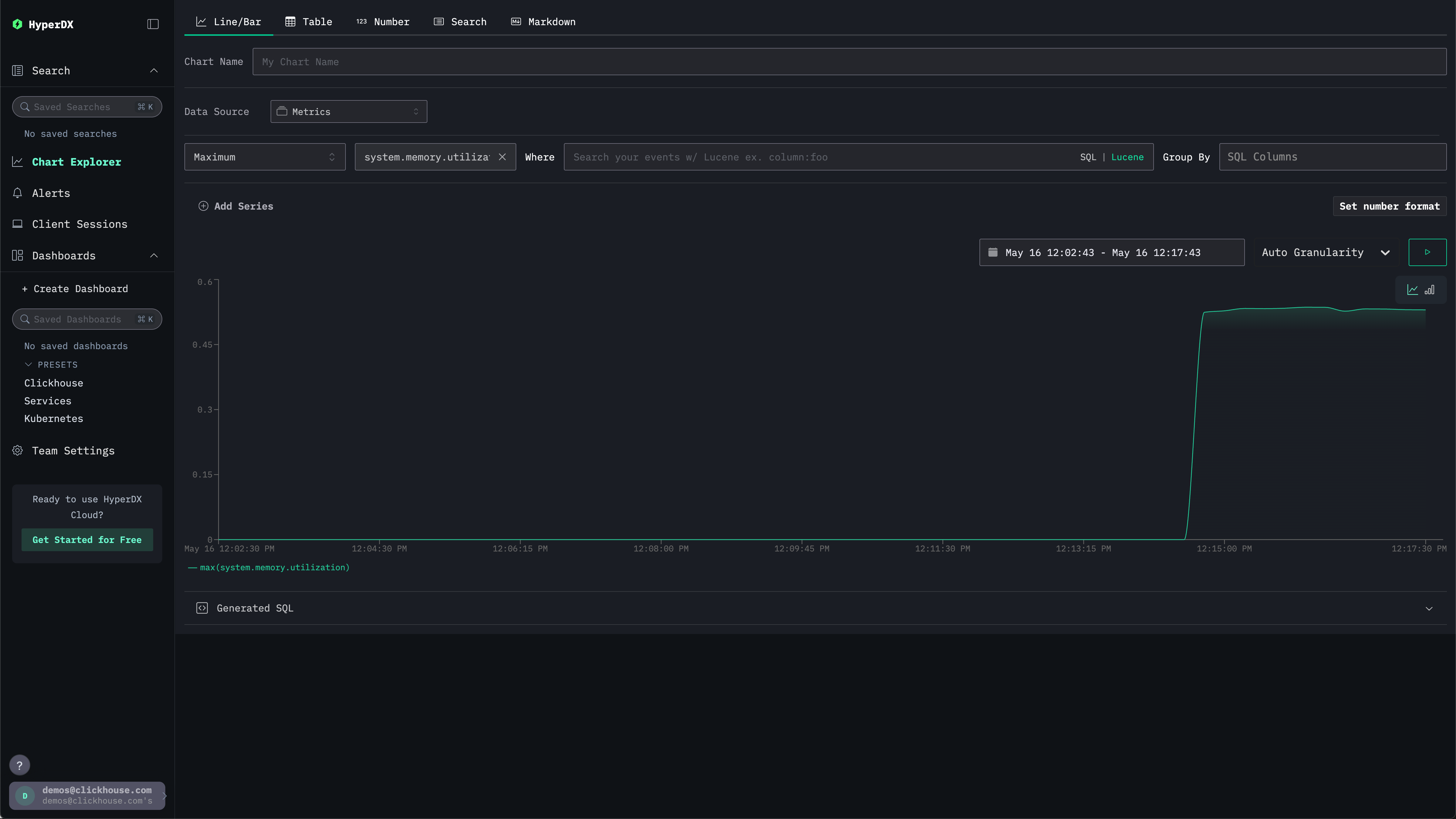
查看系统指标
我们可以通过图表来探索指标数据。
通过左侧菜单导航至 Chart Explorer。选择数据源 Metrics,聚合类型选择 Maximum。
在 Select a Metric 菜单中,先输入 memory,再选择 system.memory.utilization (Gauge)。
点击运行按钮以可视化内存使用率随时间的变化。

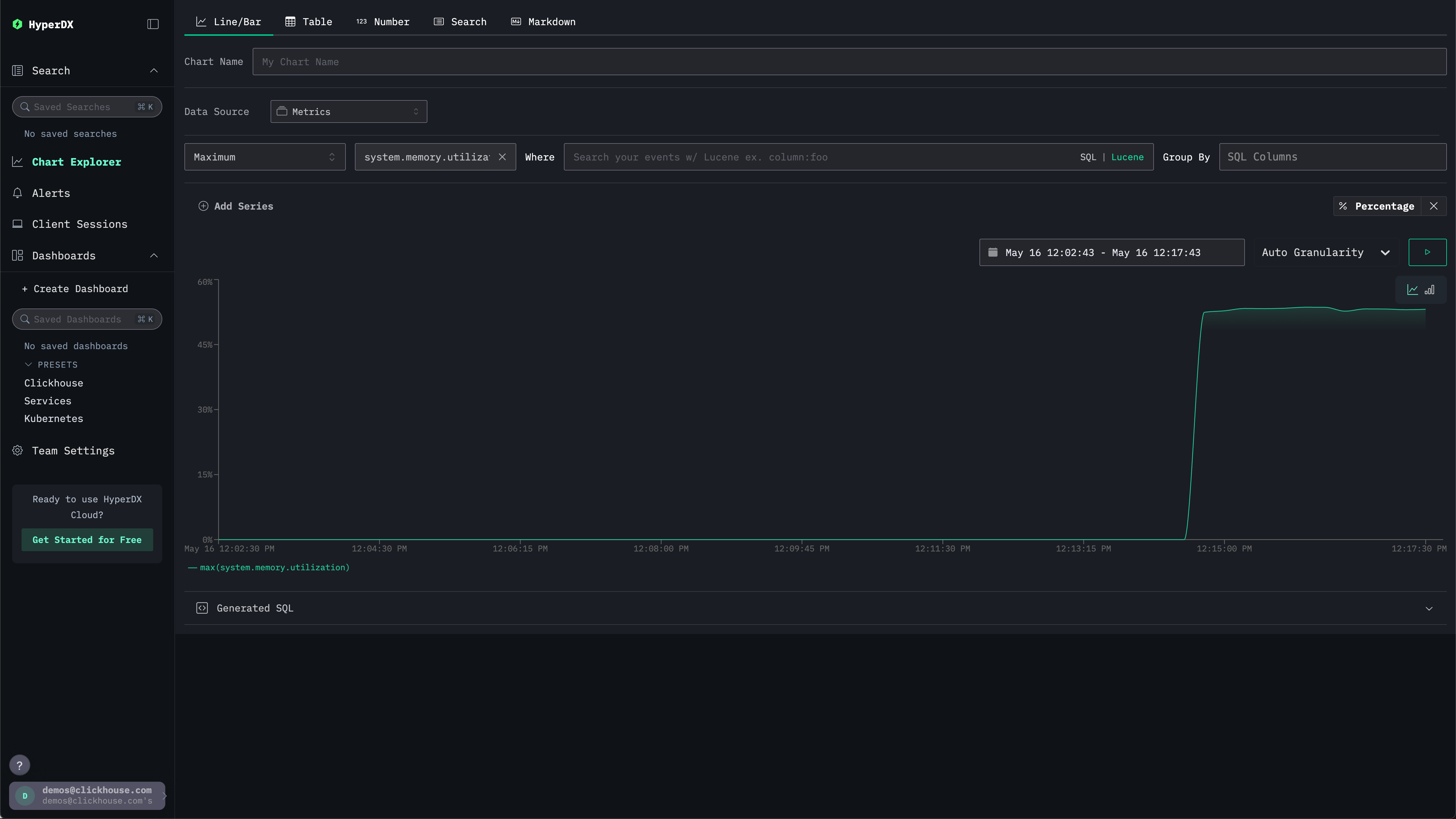
注意,该数字以浮点数 % 的形式返回。为了更清晰地显示,请选择 Set number format。

在随后的菜单中,您可以从 Output format 下拉列表中选择 Percentage,然后单击 Apply。


