ClickStack 入门
得益于预构建的 Docker 镜像,入门 ClickStack 十分简单。这些镜像基于官方的 ClickHouse Debian 软件包构建,并提供多个发行版本,以满足不同的使用场景。
本地部署
最简单的选项是使用包含该栈所有核心组件的单镜像版本:
- HyperDX UI
- OpenTelemetry (OTel) collector
- ClickHouse
这种一体化镜像允许你通过一条命令启动整套栈,非常适合测试、实验或快速本地部署。
使用 Docker 部署栈
下面的命令会运行一个 OpenTelemetry collector(监听端口 4317 和 4318)以及 HyperDX UI(监听端口 8080)。
ClickStack 镜像现在发布为 clickhouse/clickstack-*(此前为 docker.hyperdx.io/hyperdx/*)。
若要在容器重启之间持久化数据和设置,你可以修改上面的 Docker 命令,挂载路径 /data/db、/var/lib/clickhouse 和 /var/log/clickhouse-server。
例如:
访问 HyperDX UI
访问 http://localhost:8080 打开 HyperDX UI。
创建一个用户,并提供符合复杂度要求的用户名和密码。

HyperDX 会自动连接到本地集群,并为日志、追踪、指标和会话创建数据源,使你可以立即开始探索产品。
使用 ClickHouse Cloud 部署
你可以将 ClickStack 部署到 ClickHouse Cloud,享受完全托管且安全的后端,同时仍然对摄取、schema 和可观测性工作流保持完全控制。
创建 ClickHouse Cloud 服务
按照 ClickHouse Cloud 入门指南创建服务。
使用 docker 部署
打开终端并导出上面复制的凭据:
运行以下 docker 命令:
这会暴露一个 OTel collector(端口 4317 和 4318),以及 HyperDX UI(端口 8080)。
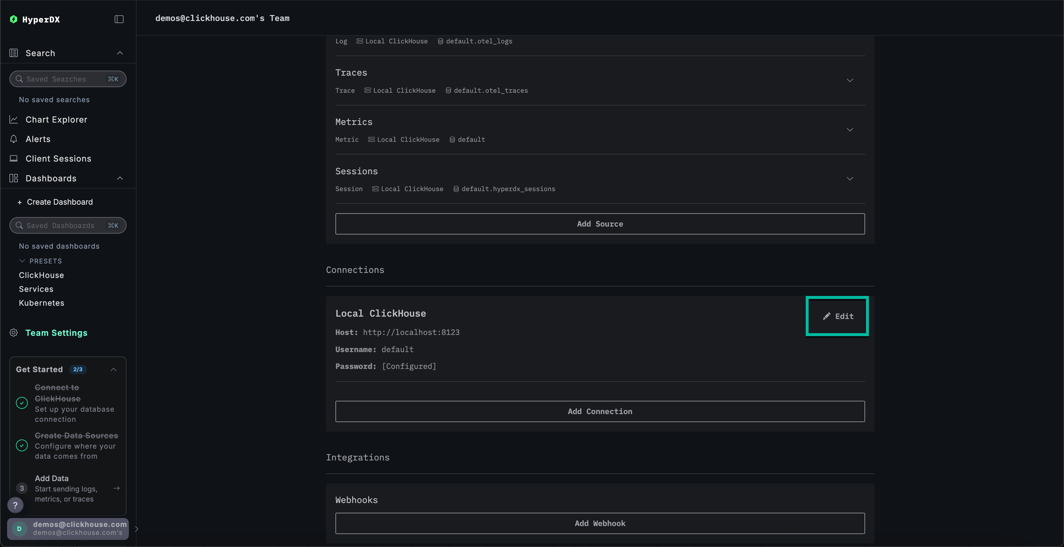
创建 ClickHouse Cloud 连接
进入 Team Settings 并点击 Edit 以编辑 Local Connection:

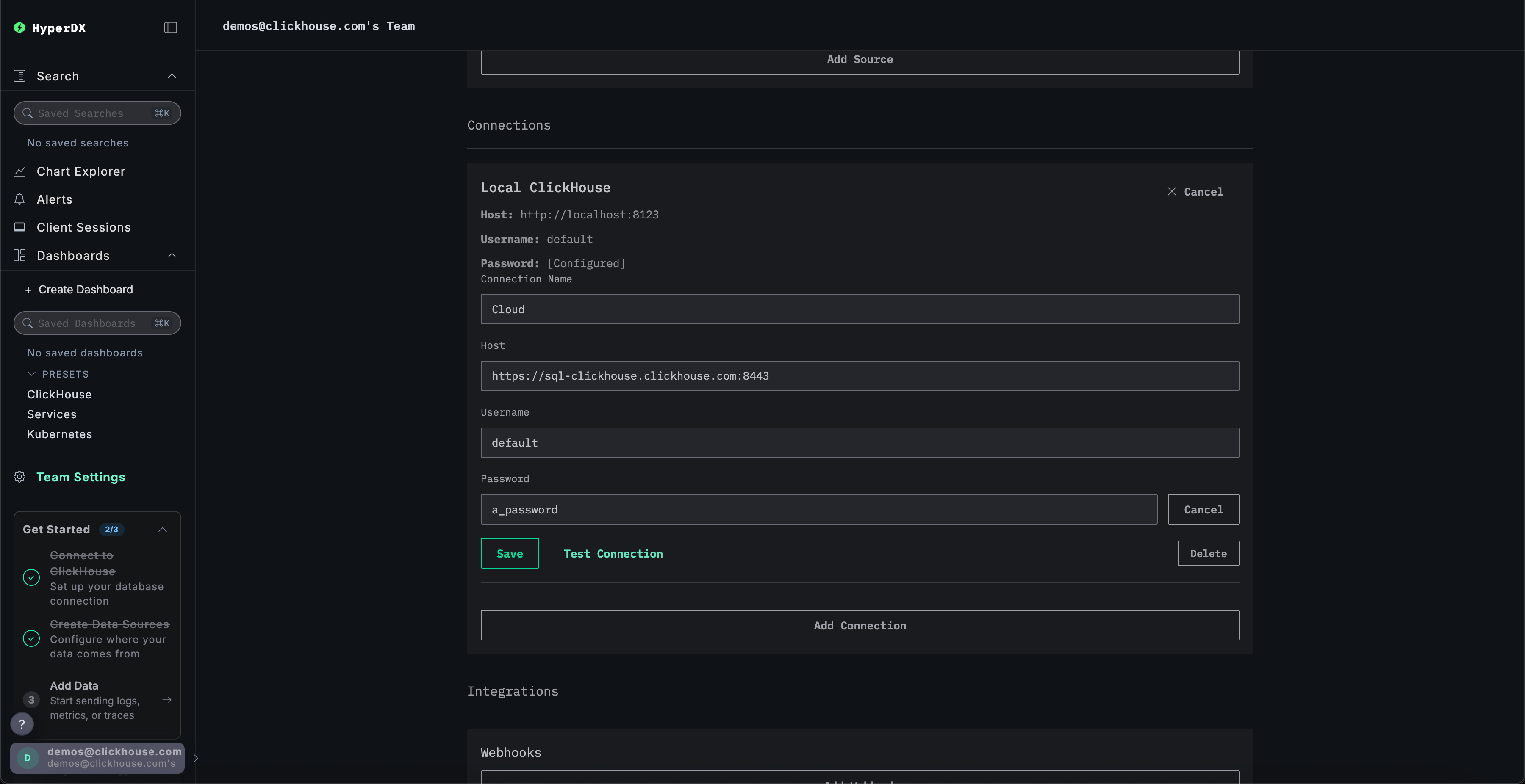
将连接重命名为 Cloud,并使用你的 ClickHouse Cloud 服务凭据填写后续表单,然后点击 Save:

本地模式
本地模式是一种无需身份验证即可部署 HyperDX 的方式。
该模式不提供身份验证功能。
此模式适用于快速测试、开发、演示,以及在不需要身份验证和设置持久化的调试等场景。
托管版
可在本地模式下使用托管版 HyperDX,访问地址为 play.hyperdx.io。
自托管版本
使用 Docker 运行
自托管本地模式镜像预先配置了 OpenTelemetry collector 和 ClickHouse server,可方便地从应用程序中采集遥测数据,并在 HyperDX 中进行可视化,几乎无需额外配置。要开始使用自托管版本,只需运行 Docker 容器并映射合适的端口:
系统不会提示你创建用户,因为本地模式不包含认证功能。

