使用 ClickStack 搜索
在 ClickStack 中使用告警
ClickStack 内置了告警功能,使团队能够在日志、指标和链路追踪中实时发现并响应问题。
可以直接在 HyperDX 界面中创建告警,并与 Slack、PagerDuty 等常用通知系统集成。
告警功能可在您的 ClickStack 数据之上无缝工作,帮助您跟踪系统健康状况、捕获性能退化,并监控关键业务事件。
告警类型
ClickStack 支持两种互补的告警创建方式:搜索告警 和 仪表盘图表告警。告警创建后,会附加到相应的搜索或图表上。
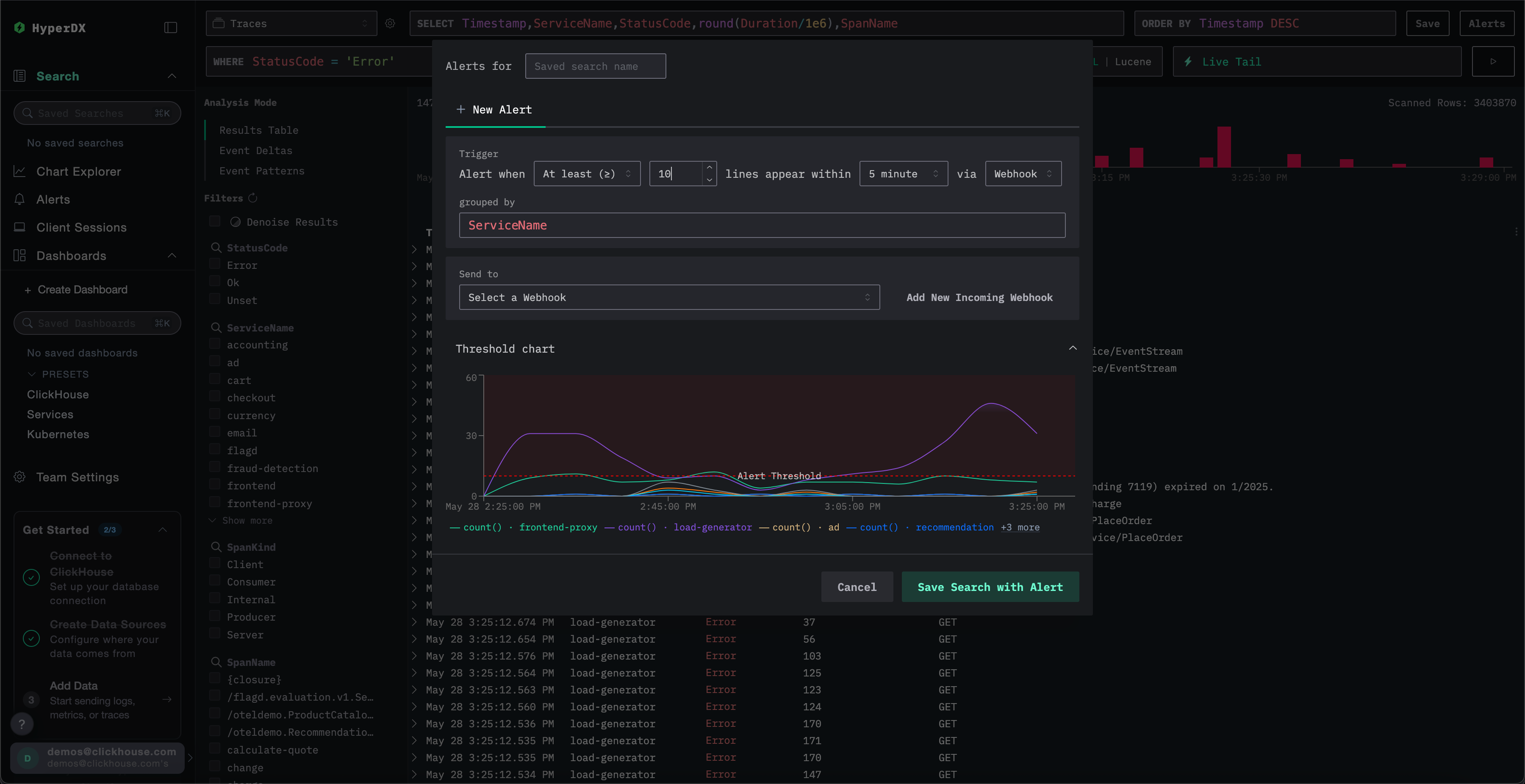
1. 搜索告警
搜索告警允许根据已保存搜索的结果触发通知,帮助你检测特定事件或模式出现频率高于(或低于)预期的情况。
当在定义的时间窗口内,匹配结果的数量超过或低于指定阈值时,就会触发告警。
要创建搜索告警:
创建告警
在告警创建面板中,你可以:
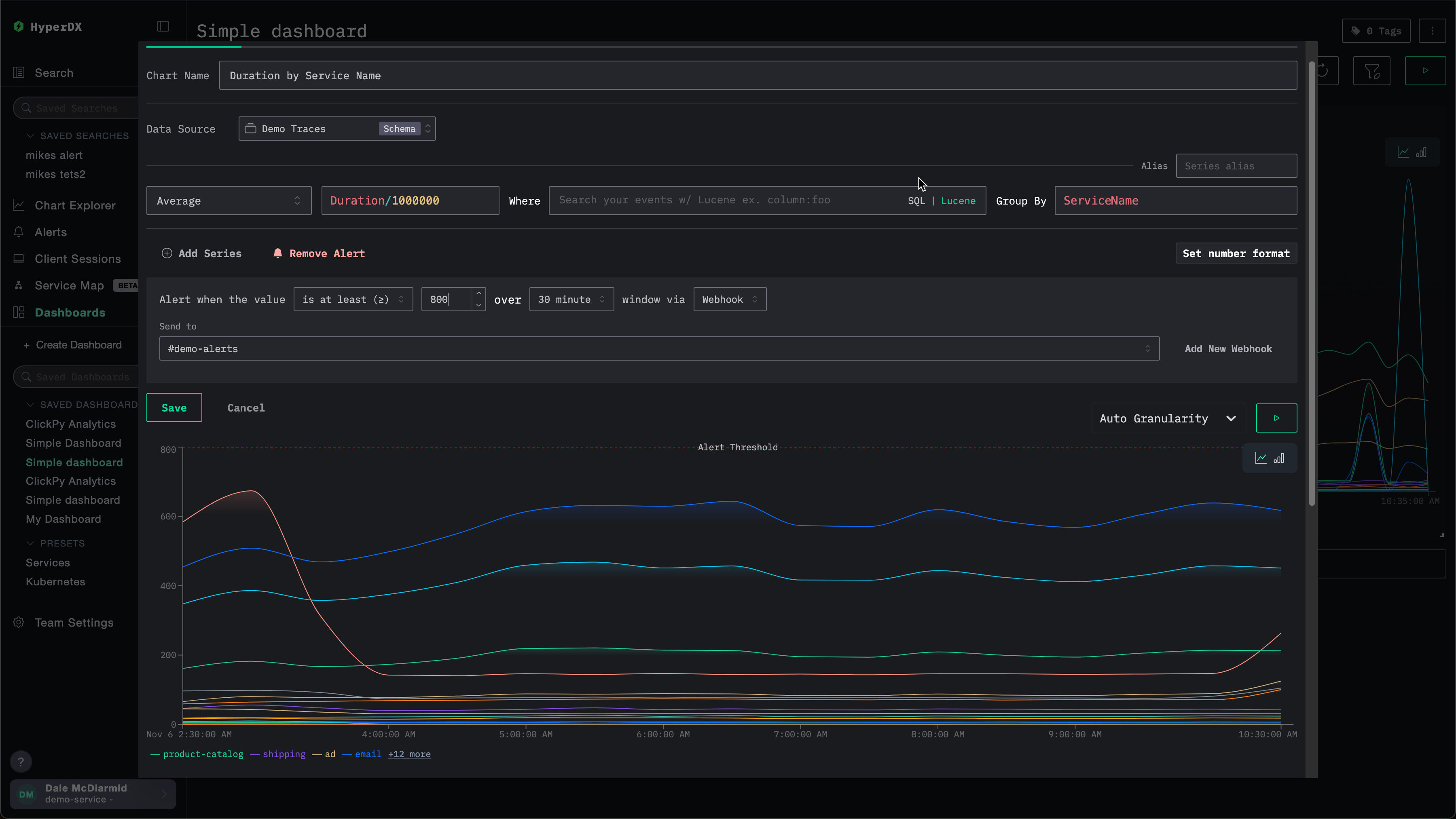
- 为与告警关联的已保存搜索指定名称。
- 设置阈值,并指定在给定时间段内需要达到该阈值的次数。阈值既可以作为上限,也可以作为下限。这里的时间段还将决定告警被触发的频率。
- 指定一个
grouped by值。这允许对搜索结果进行聚合,例如按ServiceName聚合,从而基于同一次搜索触发多个告警。 - 选择用于通知的 webhook 目标端点。你可以在此视图中直接添加新的 webhook。详情参见添加 webhook。
在保存之前,ClickStack 会对阈值条件进行可视化展示,以便你确认其行为是否符合预期。

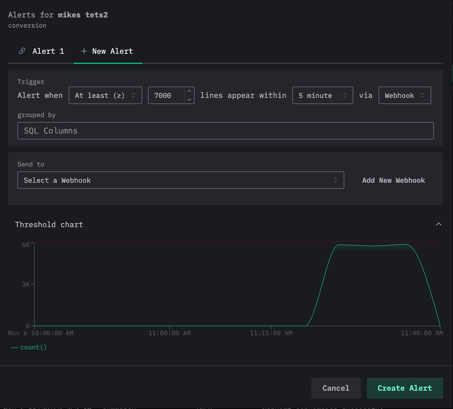
请注意,可以为同一个搜索添加多个告警。如果重复上述过程,用户会在编辑告警对话框顶部看到当前告警以标签页形式展示,每个告警都会被分配一个编号。

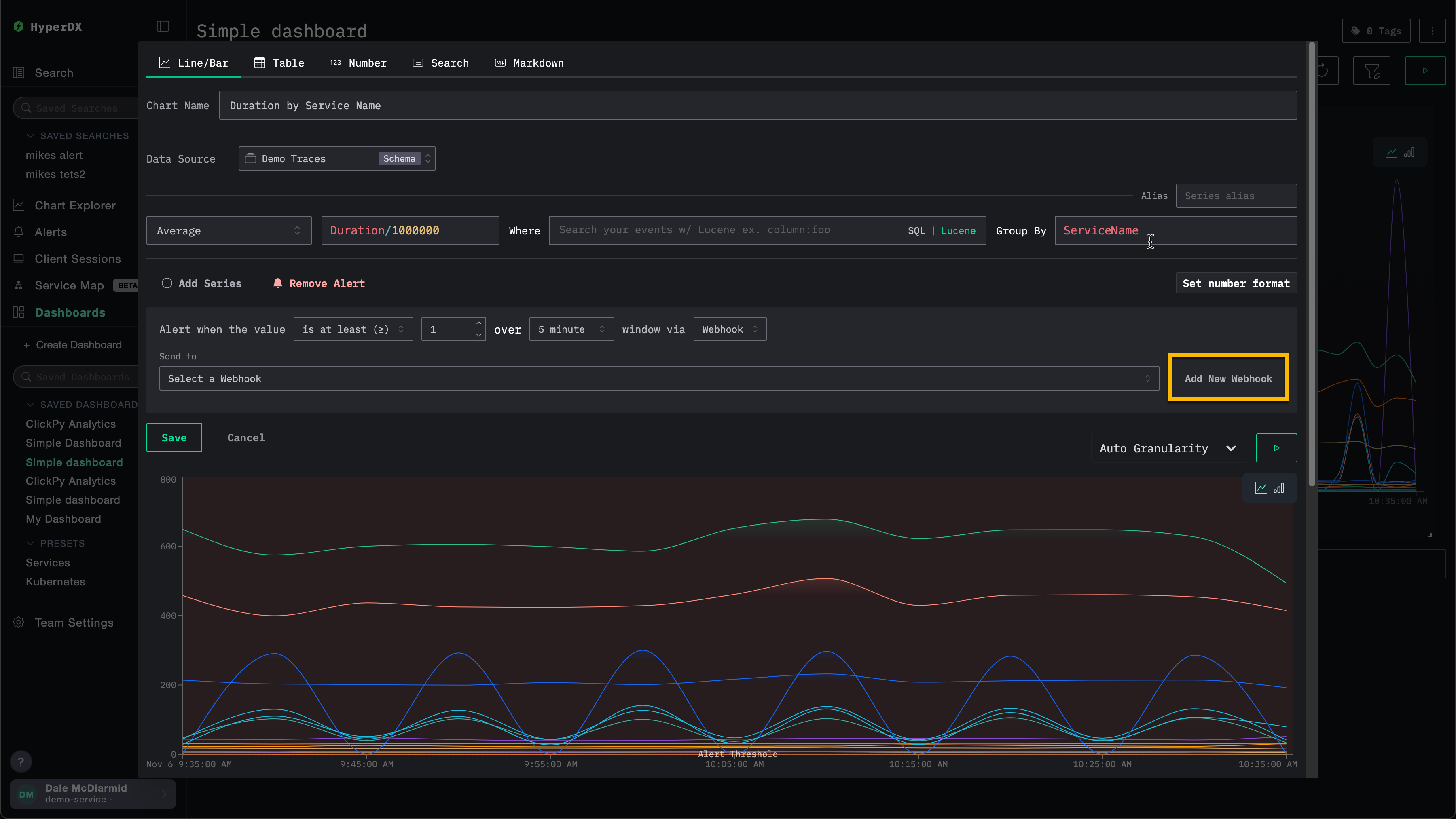
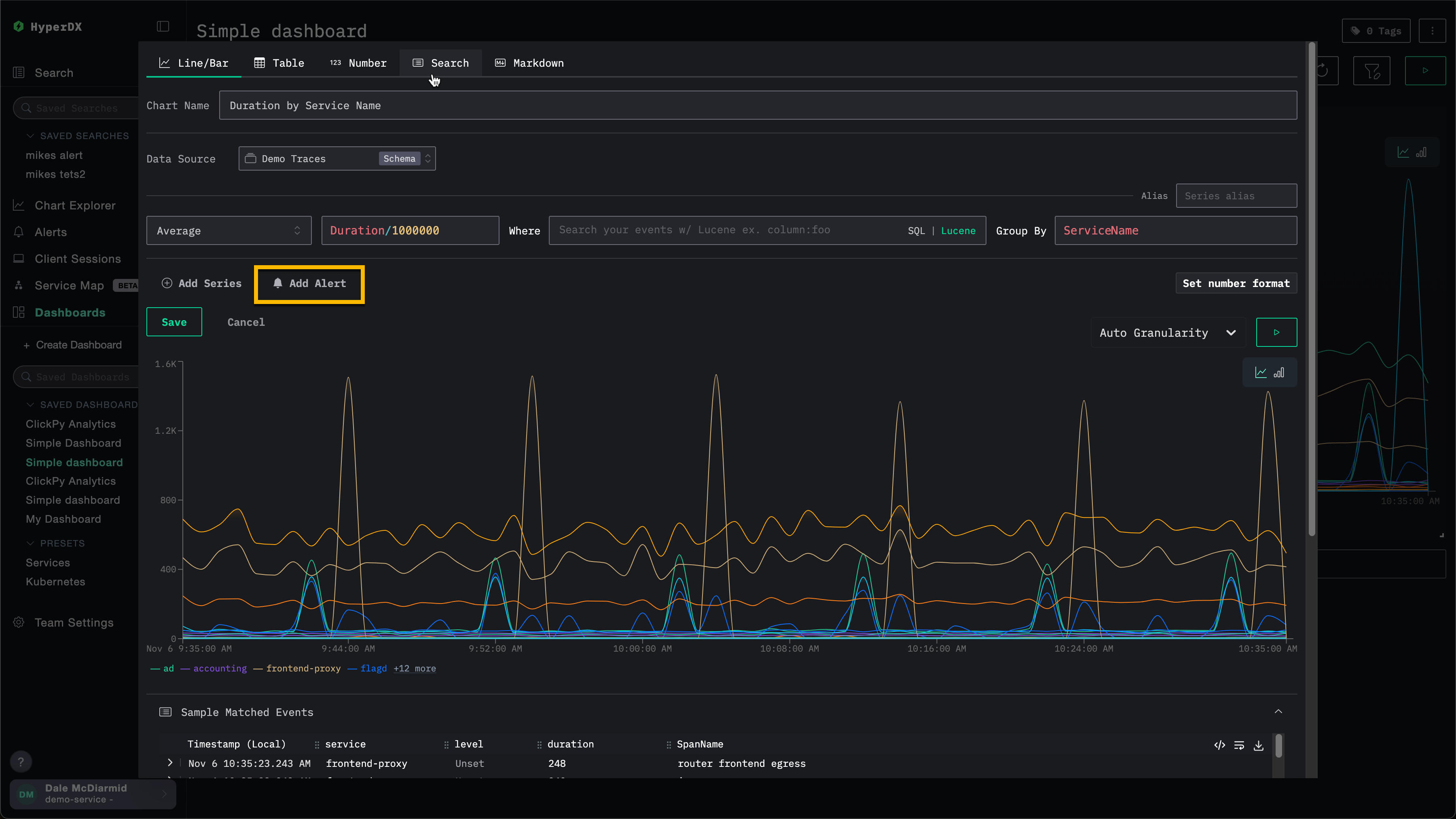
2. 仪表板图表告警
仪表板告警将告警能力扩展到图表层面。
你可以直接在已保存的仪表板上创建基于图表的告警,利用完整的 SQL 聚合能力和 ClickHouse 函数进行高级计算。
当某个指标越过设定阈值时,会自动触发告警,使你能够持续监控 KPI、延迟或其他关键指标。
要为仪表板上的可视化创建告警,必须先保存该仪表板。
要添加仪表板告警:
添加 webhook
在创建告警时,用户可以使用已有的 webhook,或创建一个新的。一旦创建,该 webhook 就可以在其他告警中复用。
可以为不同的服务类型创建 webhook,包括 Slack、PagerDuty,以及通用目标(generic targets)。
例如,下面是为某个图表创建告警的过程。在指定 webhook 之前,用户可以选择 Add New Webhook。

这会打开 webhook 创建对话框,用户可以在其中创建一个新的 webhook:

webhook 名称为必填项,描述为可选项。其他必填设置取决于服务类型。
请注意,ClickStack Open Source 与 ClickStack Cloud 所提供的服务类型不同。参见 Service type integrations。
服务类型集成
ClickStack 警报开箱即用地支持与以下服务类型集成:
- Slack:通过 webhook 或 API 直接向频道发送通知。
- PagerDuty:通过 PagerDuty API 将事件路由到值班团队。
- Webhook:通过通用 webhook 将警报连接到任意自定义系统或工作流。
Slack API 和 PagerDuty 集成仅在 ClickHouse Cloud 中提供。
根据服务类型的不同,用户需要提供不同的配置信息。具体如下:
Slack(Webhook URL)
- Webhook URL。例如:
https://hooks.slack.com/services/<unique_path>。更多详情请参阅 Slack 文档。
Slack(API)
- Slack 机器人令牌。更多详情请参阅 Slack 文档。
PagerDuty API
- PagerDuty 集成密钥。更多详情请参阅 PagerDuty 文档。
通用
- Webhook URL
- Webhook 请求头(可选)
- Webhook 请求体(可选)。当前请求体支持模板变量
{{title}}、{{body}}和{{link}}。
管理告警
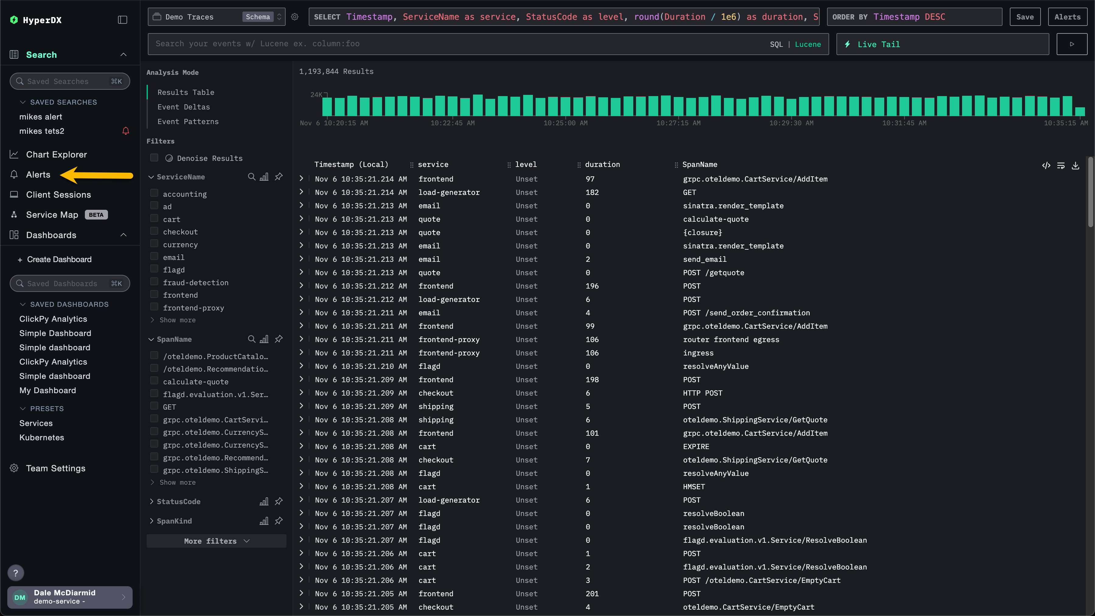
可以通过 HyperDX 左侧的告警面板集中管理告警。

在此视图中,用户可以看到已在 ClickStack 中创建且当前正在运行的所有告警。

此视图还会显示告警评估历史。告警会按固定时间间隔进行评估(由创建告警时设置的周期/持续时长定义)。在每次评估期间,HyperDX 会查询您的数据,以检查是否满足告警条件:
- 红色条:在本次评估期间满足阈值条件,告警被触发(已发送通知)
- 绿色条:告警已被评估,但未满足阈值条件(未发送通知)
每次评估都是相互独立的——告警会检查该时间窗口内的数据,仅在该时刻条件为真时才会触发。
在上面的示例中,第一个告警在每次评估时都被触发,表明存在持续性问题。第二个告警表示问题已解决——它在最初两次评估时被触发(红色条),随后几次评估中阈值条件不再满足(绿色条)。
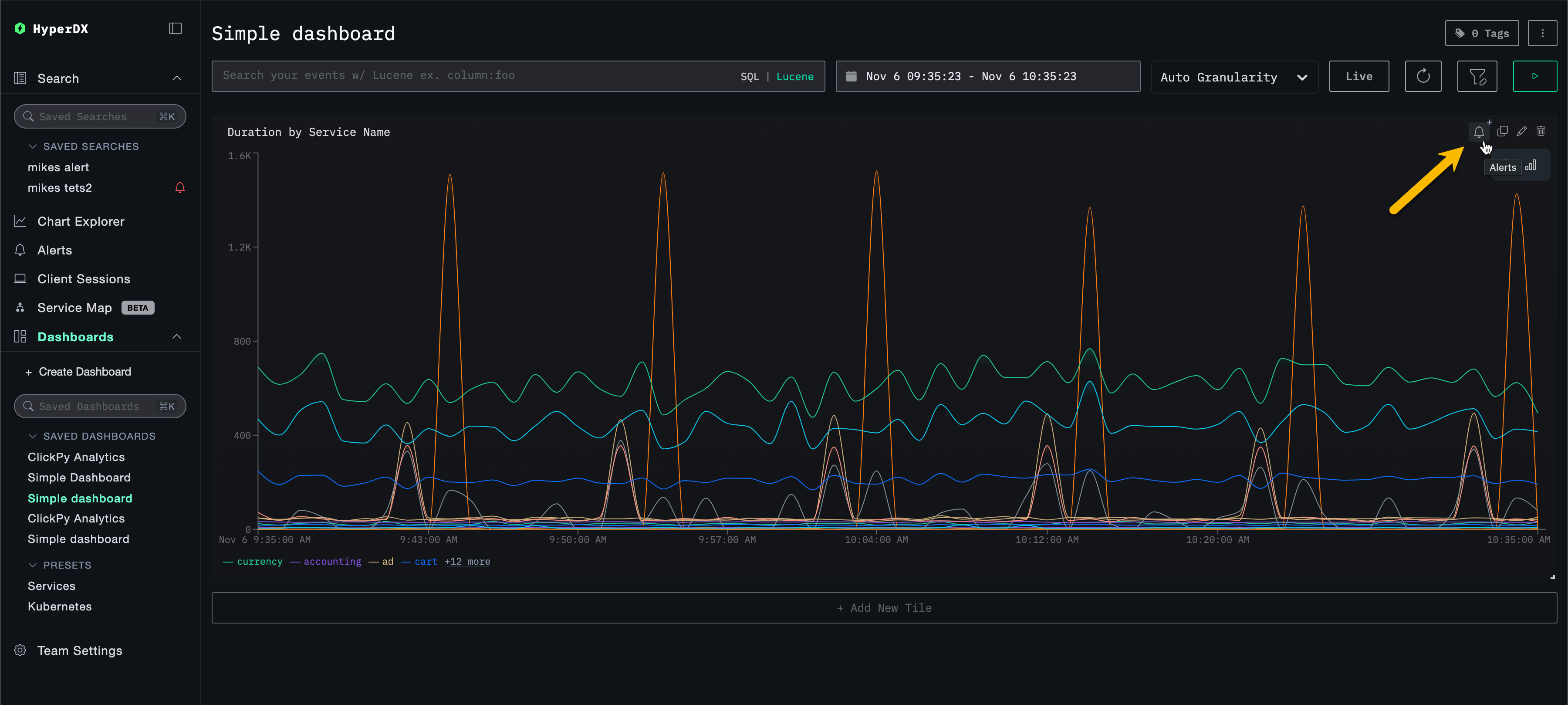
点击某个告警会跳转到该告警所关联的图表或搜索。
删除告警
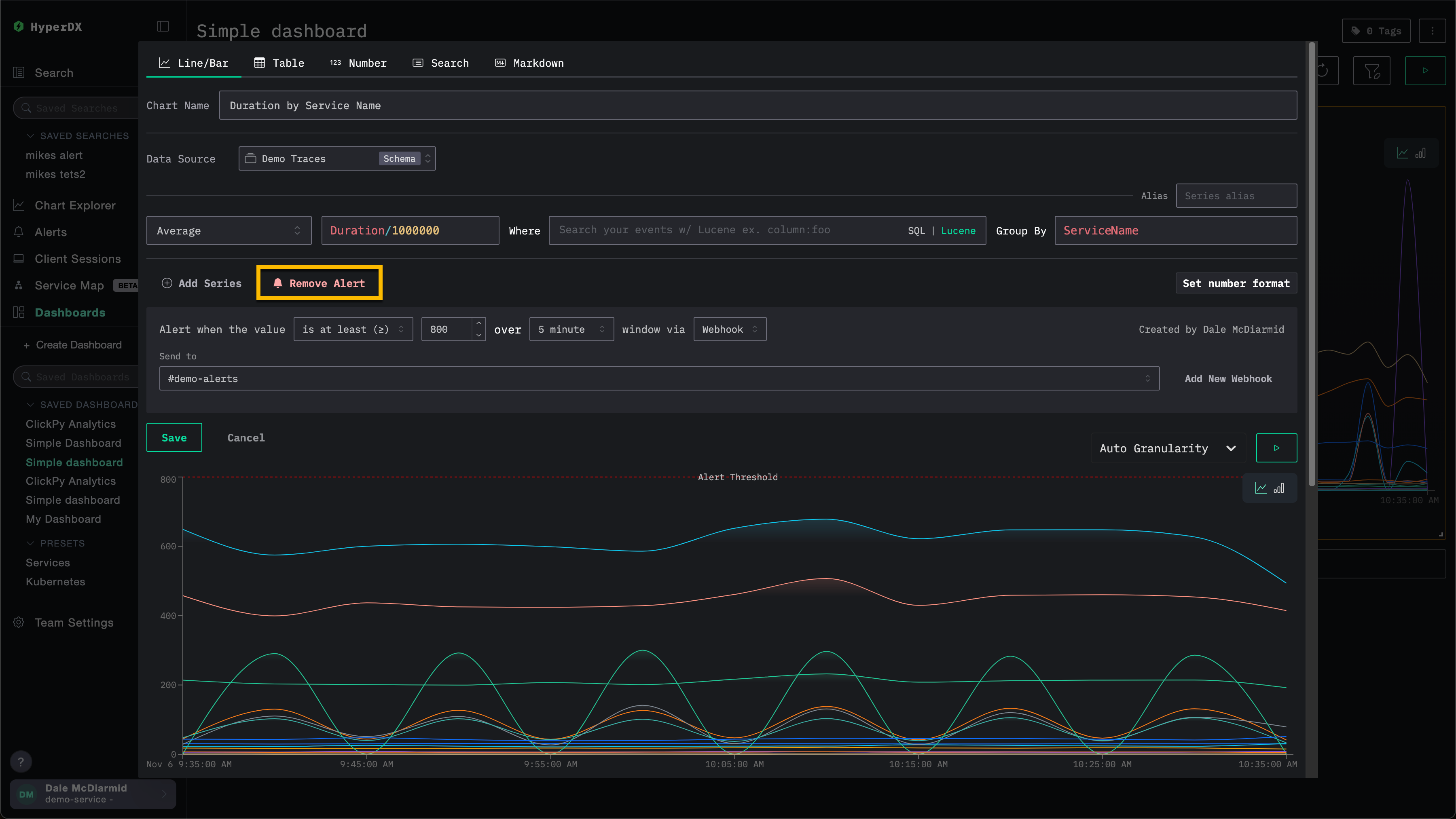
要删除告警,请打开相关搜索或图表的编辑对话框,然后选择 Remove Alert(删除告警)。
在下图示例中,Remove Alert 按钮会将该告警从图表中删除。

常见告警场景
以下是一些可以使用 HyperDX 配置的常见告警场景:
错误: 建议为默认的 All Error Events 和 HTTP Status >= 400 这两个已保存搜索创建告警,以便在错误数量过多时收到通知。
慢操作: 可以为慢操作(例如 duration:>5000)创建搜索,并在慢操作数量过多时触发告警。
用户事件: 也可以为面向客户的团队设置告警,在有新用户注册或执行关键用户操作时收到通知。



