查询构建器
任何查询都可以使用 ClickHouse 插件运行。 查询构建器适用于较为简单的查询;对于复杂查询,你需要使用 SQL 编辑器。
在查询构建器中的所有查询都有一个 查询类型,并且至少需要选择一列。
可用的查询类型包括:
- 表:最简单的查询类型,以表格形式显示数据。适合作为包含聚合函数的简单和复杂查询的通用选项。
- 日志:针对构建日志查询进行了优化。在配置了默认值的探索视图中效果最佳。
- 时间序列:最适合构建时间序列查询。允许选择专用的时间列并添加聚合函数。
- 追踪:针对搜索和查看追踪数据进行了优化。在配置了默认值的探索视图中效果最佳。
- SQL 编辑器:当你需要对查询进行完全控制时,可以使用 SQL 编辑器。在此模式下,可以执行任意 SQL 查询。
查询类型
Query Type 设置会更改查询构建器的布局,以匹配正在构建的查询类型。 查询类型还决定在可视化数据时使用哪个面板。
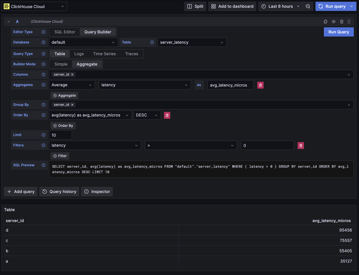
表格
最灵活的查询类型是表格查询。它是一个通用查询构建器,用于处理简单查询和聚合查询。
| 字段 | 描述 |
|---|---|
| Builder Mode | 简单查询会排除 Aggregates 和 Group By,而聚合查询则会包含这些选项。 |
| Columns | 已选中的列。可以在此字段中输入原始 SQL,以便使用函数和列别名。 |
| Aggregates | 聚合函数 列表。允许为函数和列设置自定义值。仅在 Aggregate 模式下可见。 |
| Group By | GROUP BY 表达式列表。仅在 Aggregate 模式下可见。 |
| Order By | ORDER BY 表达式列表。 |
| Limit | 在查询末尾追加 LIMIT 语句。如果设置为 0,则会被省略。某些可视化可能需要将其设置为 0 才能显示所有数据。 |
| Filters | 要应用在 WHERE 子句中的过滤器列表。 |

此查询类型会将数据渲染为表格。
日志
日志查询类型提供了一个专注于查询日志数据的查询构建器。 可以在数据源的日志配置中配置默认值,使查询构建器预加载默认数据库/表和列。 也可以启用 OpenTelemetry,根据 schema 版本自动选择列。
默认会添加 Time 和 Level 过滤器,并为 Time 列添加一个 Order By。
这些过滤器会绑定到各自的字段,当列发生变化时会自动更新。
Level 过滤器默认不会包含在 SQL 中,将其从 IS ANYTHING 选项更改后才会启用。
日志查询类型支持 data links。
| 字段 | 描述 |
|---|---|
| Use OTel | 启用 OpenTelemetry 列。会覆盖已选择的列,改为使用所选 OTel schema 版本定义的列(同时禁用列选择)。 |
| Columns | 要添加到日志行中的额外列。可以在此字段中输入原始 SQL,以便使用函数和列别名。 |
| Time | 日志的主时间戳列。会显示类似时间的类型,但也允许使用自定义值/函数。 |
| Log Level | 可选。日志的 级别 或 严重性。典型取值类似 INFO、error、Debug 等。 |
| Message | 日志消息内容。 |
| Order By | ORDER BY 表达式列表。 |
| Limit | 在查询末尾追加 LIMIT 语句。如果设置为 0,则会被省略,但对于大型日志数据集不推荐这样做。 |
| Filters | 要应用在 WHERE 子句中的过滤器列表。 |
| Message Filter | 用于通过 LIKE %value% 便捷过滤日志的文本输入框。当输入为空时会被省略。 |

此查询类型会在日志面板中渲染数据,并在顶部显示一个日志直方图面板。
在查询中选取的额外列可以在展开的日志行中查看:

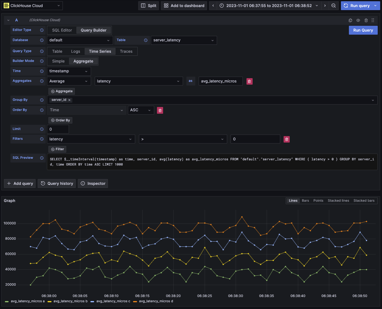
时间序列
时间序列查询类型与 table 类似,但更侧重于时间序列数据。
两种视图大体相同,但有以下显著差异:
- 独立的 Time 字段。
- 在 Aggregate 模式下,会自动对 Time 字段应用时间区间宏,并执行 Group By。
- 在 Aggregate 模式下,“Columns” 字段会被隐藏。
- 会为 Time 字段自动添加时间范围过滤器和 Order By。
在某些情况下,时间序列面板看起来会被截断,这是因为 LIMIT 的默认值是 1000。
如果数据集允许,可以尝试将 LIMIT 子句设置为 0 以移除该限制。
| Field | Description |
|---|---|
| Builder Mode | 简单查询会排除 Aggregates 和 Group By,而聚合查询会包含这些选项。 |
| Time | 查询的主时间列。会显示时间及类似时间的类型,同时也允许自定义值/函数。 |
| Columns | 选定的列。可以在此字段中输入原生 SQL,以使用函数和列别名。仅在 Simple 模式下可见。 |
| Aggregates | 聚合函数列表。允许为函数和列指定自定义值。仅在 Aggregate 模式下可见。 |
| Group By | GROUP BY 表达式列表。仅在 Aggregate 模式下可见。 |
| Order By | ORDER BY 表达式列表。 |
| Limit | 在查询末尾追加一个 LIMIT 语句。如果设置为 0,则会被省略;对于某些时间序列数据集,建议这样设置以展示完整的可视化结果。 |
| Filters | 要应用在 WHERE 子句中的过滤器列表。 |

该查询类型会使用时间序列面板来渲染数据。
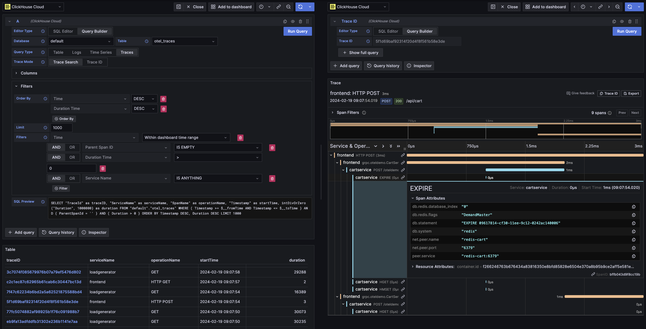
Traces
Trace 查询类型提供了一个查询构建器,用于便捷地搜索和查看 traces。 它是为 OpenTelemetry 数据设计的,但也可以选择不同 schema 中的列来渲染 traces。 可以在数据源的 trace 配置 中配置默认值,使查询构建器预加载默认数据库/表和列。如果配置了默认值,列选择将默认折叠。 还可以启用 OpenTelemetry,根据 schema 版本自动选择列。
默认过滤器旨在仅显示顶层 span。
同时包含对 Time 和 Duration Time 列的 Order By 排序。
这些过滤器与各自字段绑定,在列发生变更时会自动更新。
Service Name 过滤器默认不会包含在 SQL 中,将其从 IS ANYTHING 选项修改后才会启用。
Trace 查询类型支持 data links。
| Field | Description |
|---|---|
| Trace Mode | 将查询在 Trace Search 和 Trace ID 查找之间切换。 |
| Use OTel | 启用 OpenTelemetry 列。会覆盖当前选定列,改用所选 OTel schema 版本定义的列(禁用列选择)。 |
| Trace ID Column | Trace 的 ID。 |
| Span ID Column | Span ID。 |
| Parent Span ID Column | 父 span ID。对于顶层 trace 通常为空。 |
| Service Name Column | 服务名称。 |
| Operation Name Column | 操作名称。 |
| Start Time Column | trace span 的主时间列,即 span 开始的时间。 |
| Duration Time Column | span 的持续时间。默认情况下 Grafana 期望此值为以毫秒为单位的浮点数。会通过 Duration Unit 下拉菜单自动进行转换。 |
| Duration Unit | 持续时间所使用的时间单位。默认是纳秒。所选单位会按 Grafana 要求转换为以毫秒为单位的浮点数。 |
| Tags Column | Span Tags。如果不是使用基于 OTel 的 schema,请排除此列,因为它期望一个特定的 Map 列类型。 |
| Service Tags Column | Service Tags。如果不是使用基于 OTel 的 schema,请排除此列,因为它期望一个特定的 Map 列类型。 |
| Order By | ORDER BY 表达式列表。 |
| Limit | 在查询末尾追加一个 LIMIT 语句。如果设置为 0,则会被省略,但对于大型 trace 数据集不推荐这样做。 |
| Filters | 要应用在 WHERE 子句中的过滤器列表。 |
| Trace ID | 要过滤的 Trace ID。仅在 Trace ID 模式下使用,以及打开 Trace ID data link 时使用。 |

此查询类型会在 Trace Search 模式下使用表格视图渲染数据,在 Trace ID 模式下使用 trace 面板渲染数据。
SQL 编辑器
对于过于复杂而无法通过查询构建器完成的查询,你可以使用 SQL 编辑器。 这使你能够直接编写并运行原生 ClickHouse SQL,从而完全掌控查询。
可以在查询编辑器顶部选择“SQL Editor”来打开 SQL 编辑器。
在此模式下仍然可以使用宏函数。
你可以在不同查询类型之间切换,以获得最适合当前查询的可视化效果。 该切换在仪表盘视图中同样会产生影响,尤其是在处理时间序列数据时。

数据链接
Grafana 的 data links 可用于跳转到新的查询。 此功能已在 ClickHouse 插件中启用,用于在 trace 与日志之间互相跳转。当在数据源配置(data source's config)中为日志和 trace 同时启用 OpenTelemetry 时,效果最佳。
表格中 trace 链接示例

日志中 trace 链接示例

如何创建数据链接
您可以在查询中选择名为 traceID 的列来创建数据链接。该名称不区分大小写,并且支持在“ID”前添加下划线。例如:traceId、TraceId、TRACE_ID 和 tracE_iD 都是有效的。
如果在 log 或 trace 查询中启用了 OpenTelemetry,将会自动包含一个 trace ID 列。
通过包含 trace ID 列,会自动在数据上附加 View Trace 和 View Logs 链接。
链接功能
在配置了数据链接后,可以使用提供的 trace ID 打开 trace 和日志。
“View Trace” 会打开一个包含该 trace 的分屏面板,而 “View Logs” 会打开一个按该 trace ID 过滤的日志查询。 如果在仪表盘而不是 Explore 视图中点击该链接,该链接会在 Explore 视图中的新标签页中打开。
当跨查询类型(从日志到 trace,或从 trace 到日志)跳转时,需要为 logs 和 traces 都配置默认值。打开同一查询类型的链接时则不需要默认值,因为查询可以直接复制。
从日志查询(左侧面板)查看 trace(右侧面板)的示例

宏
宏是一种在查询中添加动态 SQL 的简单方式。 在查询被发送到 ClickHouse 服务器之前,插件会展开宏并将其替换为完整的表达式。
来自 SQL Editor 和 Query Builder 的查询都可以使用宏。
使用宏
宏可以出现在查询中的任意位置,必要时可以多次使用。
下面是使用 $__timeFilter 宏的示例:
输入:
最终查询结果:
在此示例中,Grafana 仪表板的时间范围应用到了 log_time 列。
该插件还支持使用花括号 {} 的语法。当需要在参数中编写查询时,请使用这种语法。
宏列表
下面列出了插件中可用的所有宏:
| Macro | Description | Output example |
|---|---|---|
$__dateFilter(columnName) | 使用 Grafana 面板的时间范围,将其视为 Date,在指定列上替换为基于该时间范围的过滤条件。 | columnName >= toDate('2022-10-21') AND columnName <= toDate('2022-10-23') |
$__timeFilter(columnName) | 使用 Grafana 面板的时间范围,将其视为 DateTime,在指定列上替换为基于该时间范围的过滤条件。 | columnName >= toDateTime(1415792726) AND time <= toDateTime(1447328726) |
$__timeFilter_ms(columnName) | 使用 Grafana 面板的时间范围,将其视为 DateTime64,在指定列上替换为基于该时间范围的过滤条件。 | columnName >= fromUnixTimestamp64Milli(1415792726123) AND columnName <= fromUnixTimestamp64Milli(1447328726456) |
$__dateTimeFilter(dateColumn, timeColumn) | 一个简写形式,将 $__dateFilter() 和 $__timeFilter() 组合起来,分别作用于 Date 和 DateTime 列。别名为 $__dt() | $__dateFilter(dateColumn) AND $__timeFilter(timeColumn) |
$__fromTime | 替换为 Grafana 面板时间范围的起始时间,并将其转换为 DateTime。 | toDateTime(1415792726) |
$__fromTime_ms | 替换为面板时间范围的起始时间,并将其转换为 DateTime64。 | fromUnixTimestamp64Milli(1415792726123) |
$__toTime | 替换为 Grafana 面板时间范围的结束时间,并将其转换为 DateTime。 | toDateTime(1447328726) |
$__toTime_ms | 替换为 Grafana 面板时间范围的结束时间,并将其转换为 DateTime64。 | fromUnixTimestamp64Milli(1447328726456) |
$__timeInterval(columnName) | 替换为一个根据窗口大小(以秒为单位)计算时间区间的函数。 | toStartOfInterval(toDateTime(columnName), INTERVAL 20 second) |
$__timeInterval_ms(columnName) | 替换为一个根据窗口大小(以毫秒为单位)计算时间区间的函数。 | toStartOfInterval(toDateTime64(columnName, 3), INTERVAL 20 millisecond) |
$__interval_s | 替换为仪表板时间区间的秒数。 | 20 |
$__conditionalAll(condition, $templateVar) | 当第二个参数中的模板变量未选择所有值时,替换为第一个参数;当模板变量选择了所有值时,替换为 1=1。 | condition 或 1=1 |