仪表板
SQL Console 的仪表板功能允许您收集并共享来自已保存查询的可视化结果。您可以先保存并可视化查询,将查询的可视化结果添加到仪表板中,并使用查询参数让仪表板具备交互功能。
核心概念
查询共享
要与同事共享你的仪表板,请务必一并共享其底层的已保存查询。要查看某个可视化,你至少必须对该底层已保存查询具有只读访问权限。
交互性
使用查询参数使你的仪表板具备交互性。例如,你可以在 WHERE 子句中添加查询参数,将其用作过滤条件。
你可以在可视化设置中选择“filter”类型,通过 Global 全局过滤器侧边栏来切换查询参数输入。你也可以通过在仪表板上链接到其他对象(例如表)来切换查询参数输入。请参阅下文快速入门指南中的“配置过滤器”部分。
快速开始
我们来创建一个仪表板,借助 query_log 系统表来监控我们的 ClickHouse 服务。
快速开始
创建已保存查询
如果已经有用于可视化的已保存查询,可以跳过此步骤。
打开一个新的查询标签页。我们来编写一个查询,使用 ClickHouse 的 system 表按天统计某个服务的查询量:

可以以表格形式查看查询结果,或者从图表视图开始构建可视化。接下来,将该查询保存为 queries over time:

关于已保存查询的更多内容,请参见“保存查询”部分。
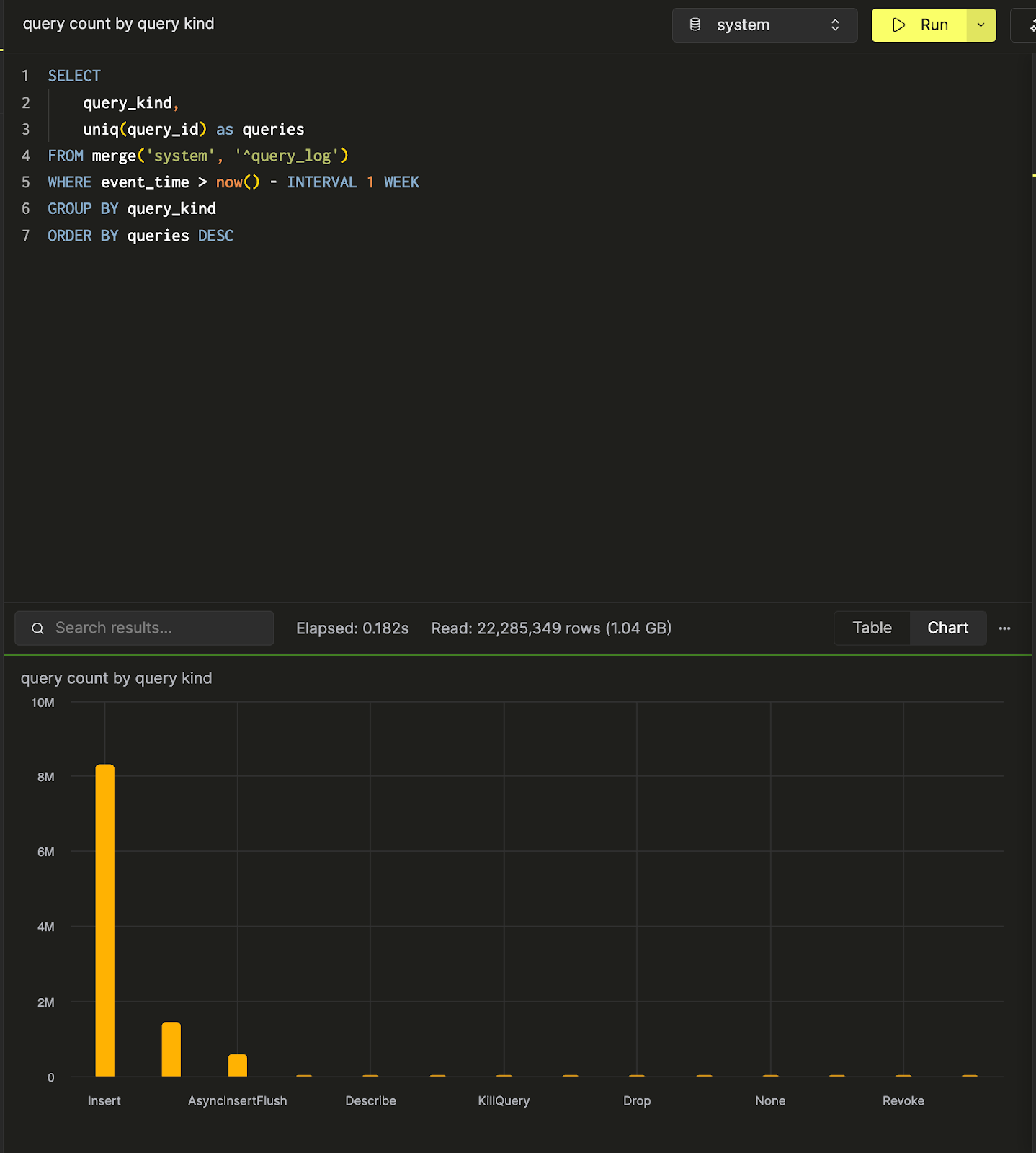
接着可以再创建并保存另一个查询 query count by query kind,用于按查询类型统计查询数量。下面是在 SQL 控制台中对该数据进行柱状图可视化的示例。

现在已经有两个查询了,接下来创建一个仪表板来可视化并汇总这些查询。
创建仪表板
进入 Dashboards 面板,然后点击 “New Dashboard” 按钮。在指定名称后,即可成功创建第一个仪表板。

添加可视化
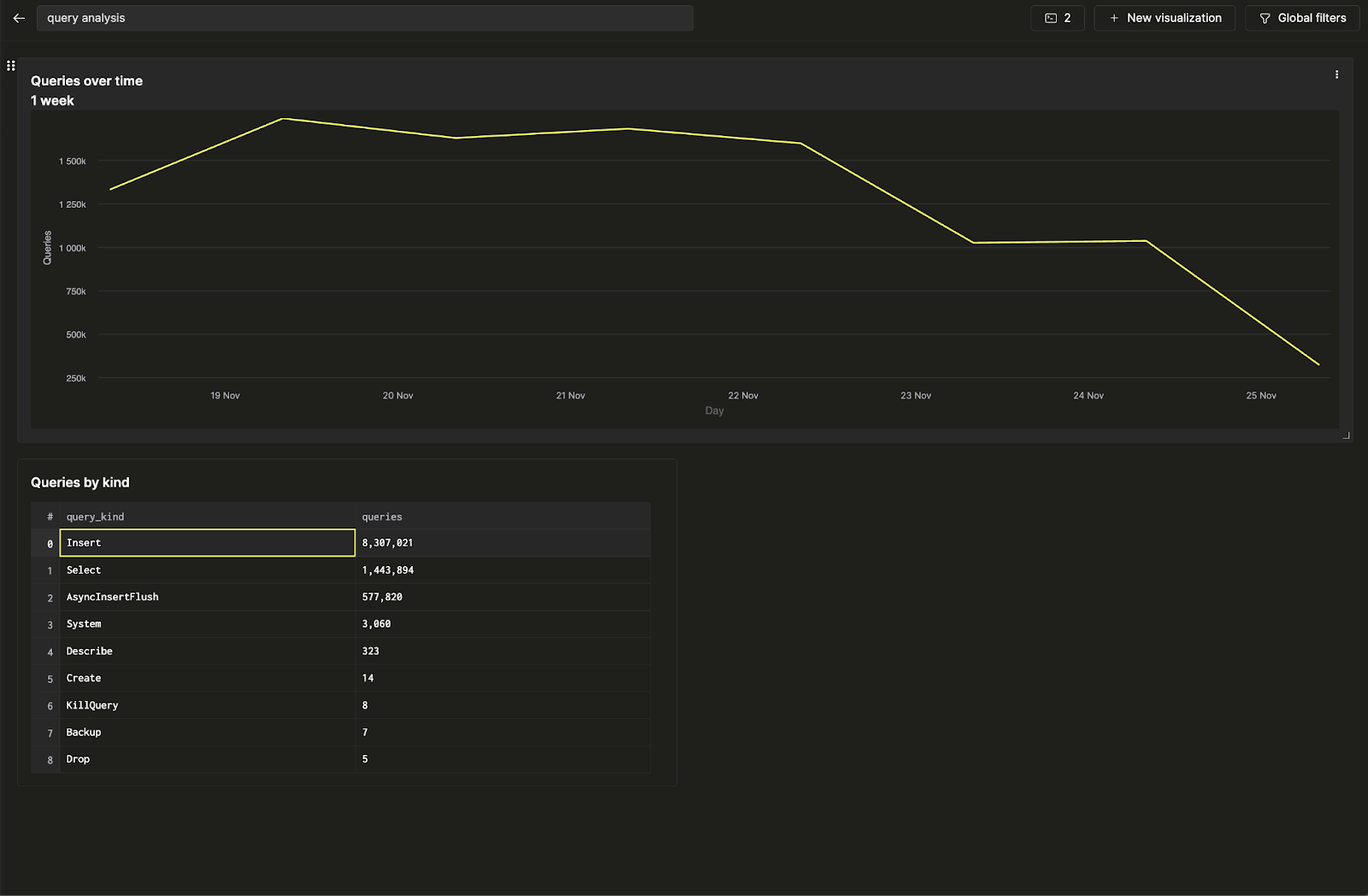
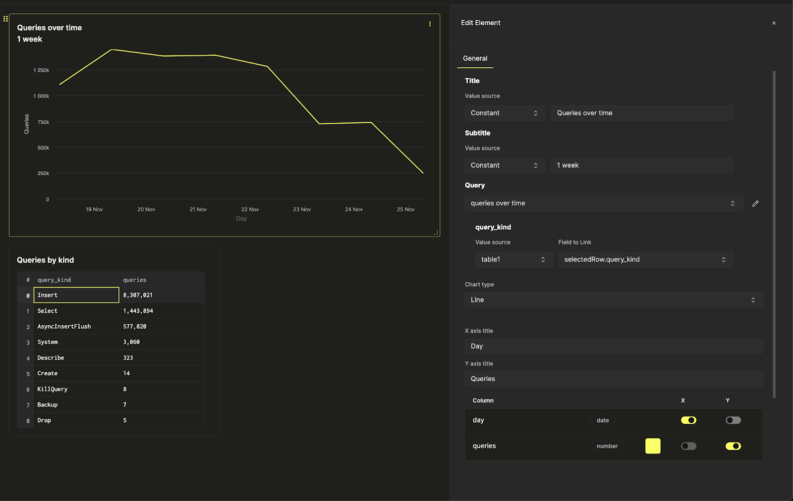
现在有两个已保存查询:queries over time 和 query count by query kind。先将第一个查询可视化为折线图。为可视化添加标题和副标题,并选择要可视化的查询。然后选择 “Line” 图表类型,并指定 x 轴和 y 轴。

此处还可以进行额外的样式调整,例如数字格式、图例布局和坐标轴标签。
接下来,将第二个查询可视化为表格,并将其放置在折线图下方。

现在已经通过可视化两个已保存查询创建了第一个仪表板。
配置筛选器
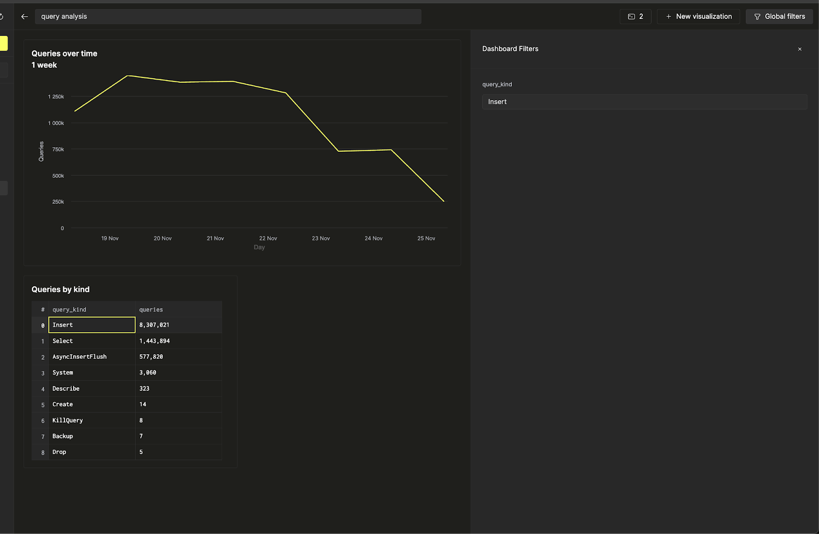
通过在查询类型上添加筛选器,使这个仪表板具备交互性,这样就可以仅展示与 Insert 查询相关的趋势。我们将使用查询参数来完成此任务。
点击折线图旁边的三个点按钮,然后点击查询旁边的铅笔按钮以打开内联查询编辑器。在这里,可以直接从仪表板编辑底层的已保存查询。

现在,当点击黄色的“运行查询”按钮时,会看到与之前相同的查询结果,但只包含 insert 查询。点击保存按钮以更新查询。返回图表设置后,就可以对折线图进行筛选。
接下来,使用顶部功能区中的 Global Filters,可以通过更改输入来切换筛选器。

假设希望将折线图的筛选器与表格关联起来。可以通过返回可视化设置,将 query_kind 查询参数的 value source 更改为 table,并选择 query_kind 列作为要关联的字段来实现这一点。

现在,就可以直接从“按查询类型统计的查询”表中控制折线图上的筛选器,使仪表板更加交互化。
