查询洞察
查询洞察(Query Insights) 功能通过多种可视化和表格,使 ClickHouse 内置的查询日志更易用。ClickHouse 的 system.query_log 表是进行查询优化、调试,以及监控整个集群健康状况和性能的关键信息来源。
查询概览
选择某个服务后,左侧边栏中的 Monitoring 导航项会展开,显示一个新的 Query insights 子项。点击该选项会打开新的 Query Insights 页面:

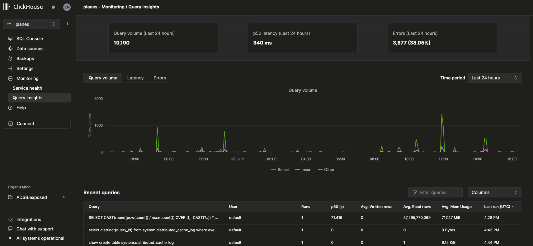
顶层指标
顶部的统计卡片展示了在所选时间范围内的一些基础顶层查询指标。在其下方,可以看到三个时间序列图表,分别展示在选定时间窗口内按查询类型(select、insert、other)划分的查询量、延迟和错误率。延迟图表还可以进一步调整,以显示 p50、p90 和 p99 分位延迟:

最近查询
在顶层指标下方会显示一个表格,其中包含在所选时间窗口内的查询日志记录(按标准化查询哈希和用户分组):

可以按任意可用字段筛选和排序最近查询。还可以配置该表以显示或隐藏其他字段,例如表名、p90 和 p99 延迟。
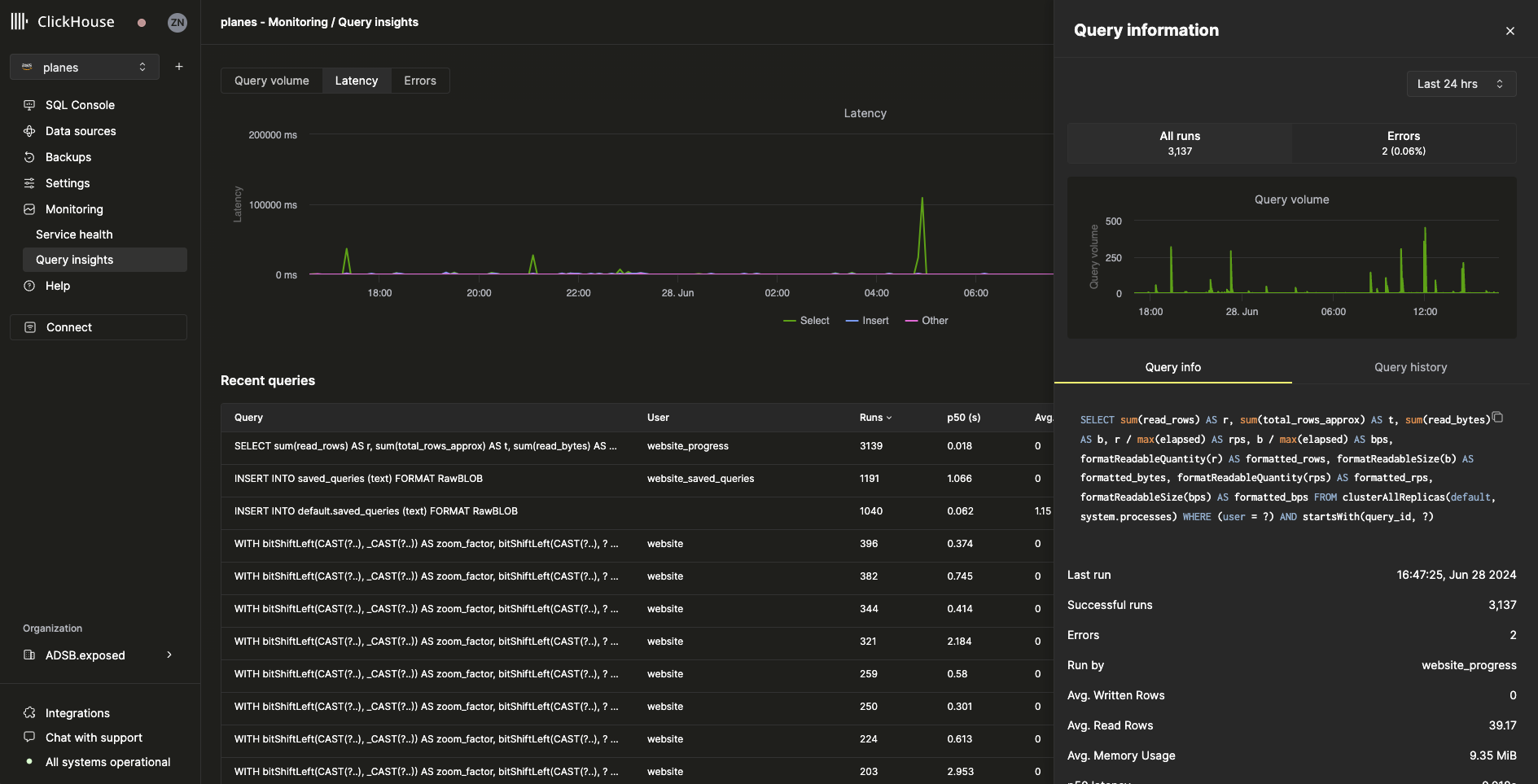
查询下钻
在“最近查询”表格中选择某个查询时,会打开一个飞出面板,其中包含该查询特有的指标和信息:

从飞出面板可以看到,在过去 24 小时内,此查询已运行超过 3000 次。Query info 选项卡中的所有指标都是聚合指标,但我们也可以通过选择 Query history 选项卡来查看单次运行的指标:

在该面板中,可以展开每次查询运行的 Settings 和 Profile Events 项以查看更多信息。