Мониторинг трасс Nginx с помощью ClickStack
В этом руководстве показано, как собирать распределённые трассы из существующей установки Nginx и визуализировать их в ClickStack. Вы узнаете, как:
- Добавить модуль OpenTelemetry в Nginx
- Настроить Nginx на отправку трасс на OTLP-эндпоинт ClickStack
- Проверить, что трассы появляются в HyperDX
- Использовать готовую панель для визуализации характеристик запросов (задержка, ошибки, пропускная способность)
Доступен демонстрационный набор данных с примерами трасс, если вы хотите протестировать интеграцию до настройки вашего production Nginx.
Требуемое время: 5–10 минут
Интеграция с существующим Nginx
В этом разделе рассматривается, как добавить распределённое трассирование в вашу существующую установку Nginx, установив модуль OpenTelemetry и настроив его на отправку трейсов в ClickStack. Если вы хотите протестировать интеграцию до настройки собственной установки, вы можете воспользоваться нашим предварительно настроенным стендом и примером данных в следующем разделе.
Предварительные требования
- Запущенный экземпляр ClickStack с доступными OTLP-эндпоинтами (порты 4317/4318)
- Установленный Nginx (версии 1.18 или выше)
- Доступ root или sudo для изменения конфигурации Nginx
- Имя хоста или IP-адрес экземпляра ClickStack
Установка модуля OpenTelemetry для Nginx
Проще всего добавить трассировку в Nginx с помощью официального образа Nginx со встроенной поддержкой OpenTelemetry.
Использование образа nginx:otel
Замените ваш текущий образ Nginx версией с поддержкой OpenTelemetry:
Этот образ включает предустановленный модуль ngx_otel_module.so, готовый к использованию.
Если вы запускаете Nginx вне Docker, обратитесь к документации OpenTelemetry для Nginx для инструкций по ручной установке.
Настройка Nginx для отправки трейсов в ClickStack
Добавьте конфигурацию OpenTelemetry в файл nginx.conf. Конфигурация загружает модуль и направляет трейсы в OTLP-эндпоинт ClickStack.
Сначала получите ваш ключ API:
- Откройте HyperDX по вашему URL ClickStack
- Перейдите в Settings → API Keys
- Скопируйте ваш Ingestion API Key
- Установите его как переменную окружения:
export CLICKSTACK_API_KEY=your-api-key-here
Добавьте это в ваш nginx.conf:
Если вы запускаете Nginx в Docker, передайте переменную окружения в контейнер:
Замените <clickstack-host> на имя хоста или IP-адрес вашего экземпляра ClickStack.
- Порт 4317 — это gRPC-эндпоинт, используемый модулем Nginx
- otel_service_name должен описательно отражать ваш экземпляр Nginx (например, «api-gateway», «frontend-proxy»)
- Измените otel_service_name в соответствии с вашей средой для более удобной идентификации в HyperDX
Разбор конфигурации
Что трассируется: Каждый запрос к Nginx создаёт спан трассировки, в котором отображаются:
- метод и путь запроса;
- HTTP-код состояния;
- длительность запроса;
- метка времени.
Атрибуты спана:
Директивы otel_span_attr добавляют метаданные к каждому трейсу, что позволяет фильтровать и анализировать запросы в HyperDX по коду состояния, методу, маршруту и т. д.
После внесения этих изменений протестируйте конфигурацию Nginx:
Если тест прошёл успешно, перезагрузите Nginx:
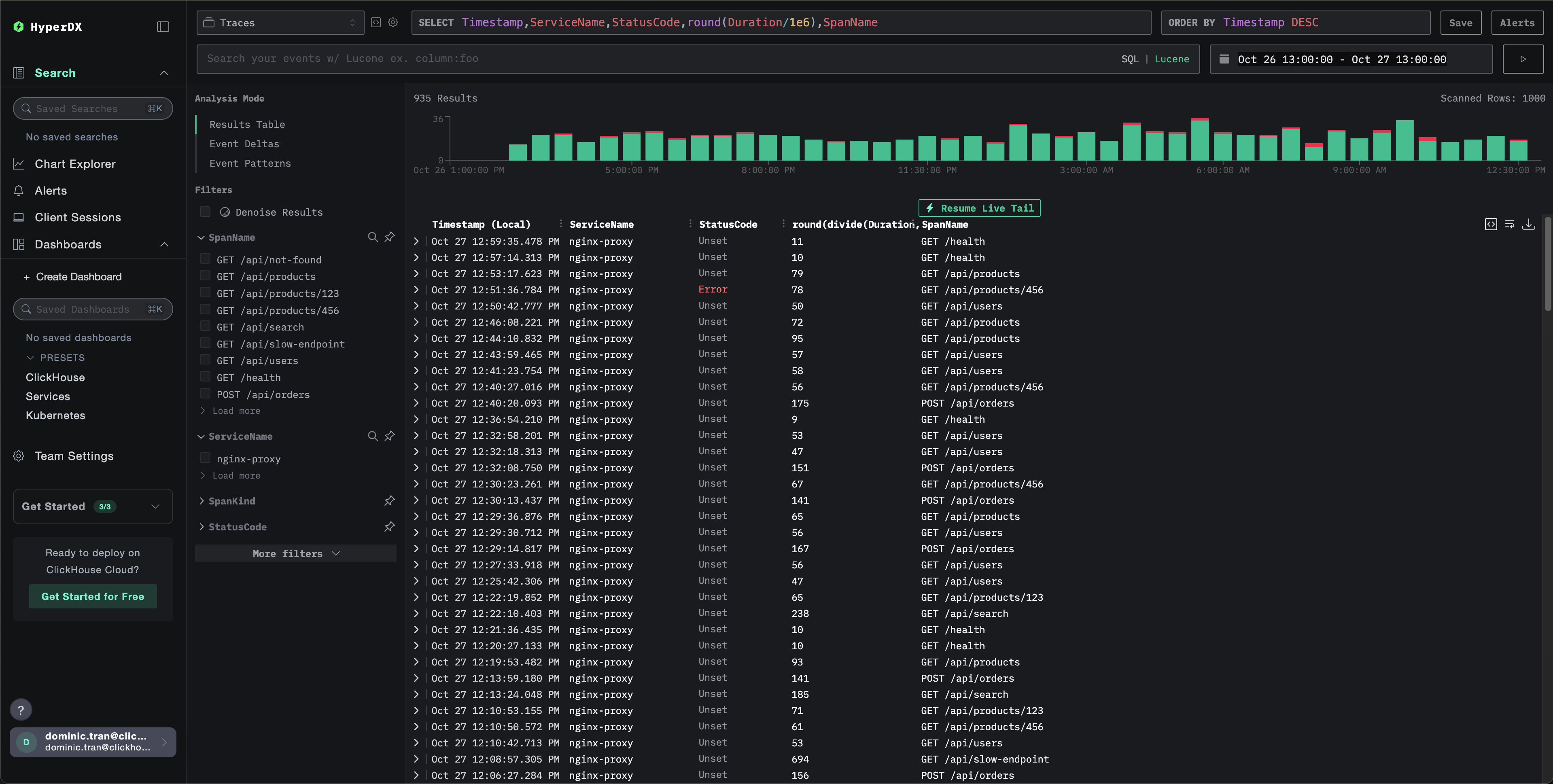
Проверка трейсов в HyperDX
После настройки войдите в HyperDX и убедитесь, что трейсы поступают. Вы должны увидеть примерно следующее; если вы не видите трейсы, попробуйте изменить диапазон времени:

Демо-набор данных
Для пользователей, которые хотят протестировать интеграцию трасс nginx до настройки своих production-систем, мы предоставляем пример набора предварительно сгенерированных трасс nginx с реалистическими паттернами трафика.
Запустите ClickStack
Если у вас ещё не запущен ClickStack, запустите его командой:
Подождите около 30 секунд, чтобы ClickStack полностью инициализировался, прежде чем продолжить.
- Порт 8080: веб-интерфейс HyperDX
- Порт 4317: OTLP gRPC endpoint (используется модулем nginx)
- Порт 4318: OTLP HTTP endpoint (используется для демо-трасс)
Загрузите демонстрационный набор данных
Загрузите файл с демонстрационными трассами и обновите временные метки до текущего времени:
Набор данных включает:
- 1 000 спанов трасс с реалистическими временными характеристиками
- 9 различных конечных точек (endpoints) с разными паттернами трафика
- ~93% успешных ответов (200), ~3% клиентских ошибок (404), ~4% серверных ошибок (500)
- Задержки в диапазоне от 10 мс до 800 мс
- Исходные паттерны трафика сохранены и сдвинуты к текущему времени
Отправьте трассы в ClickStack
Установите значение вашего API key в переменную окружения (если это ещё не сделано):
Как получить ваш API key:
- Откройте HyperDX по вашему URL ClickStack
- Перейдите в Settings → API Keys
- Скопируйте ваш ключ API для приёма данных API key
Затем отправьте трассы в ClickStack:
В этом демо предполагается, что ClickStack запущен локально на localhost:4318. Для удалённых экземпляров замените localhost на ваш hostname ClickStack.
Вы должны увидеть ответ вида {"partialSuccess":{}}, указывающий, что трассы были успешно отправлены. Все 1 000 трасс будут приняты (ингестированы) в ClickStack.
Проверьте трассы в HyperDX
- Откройте HyperDX и войдите в свою учётную запись (при необходимости сначала создайте её)
- Перейдите в представление Search и установите источник
Traces - Установите диапазон времени на 2025-10-25 13:00:00 - 2025-10-28 13:00:00
Вот что вы должны увидеть в окне поиска:
HyperDX отображает временные метки в локальном часовом поясе вашего браузера. Демо-данные покрывают период 2025-10-26 13:00:00 - 2025-10-27 13:00:00 (UTC). Широкий диапазон времени гарантирует, что вы увидите демо-трассы независимо от вашего местоположения. После того как вы увидите трассы, вы можете сузить диапазон до 24 часов для более наглядной визуализации.

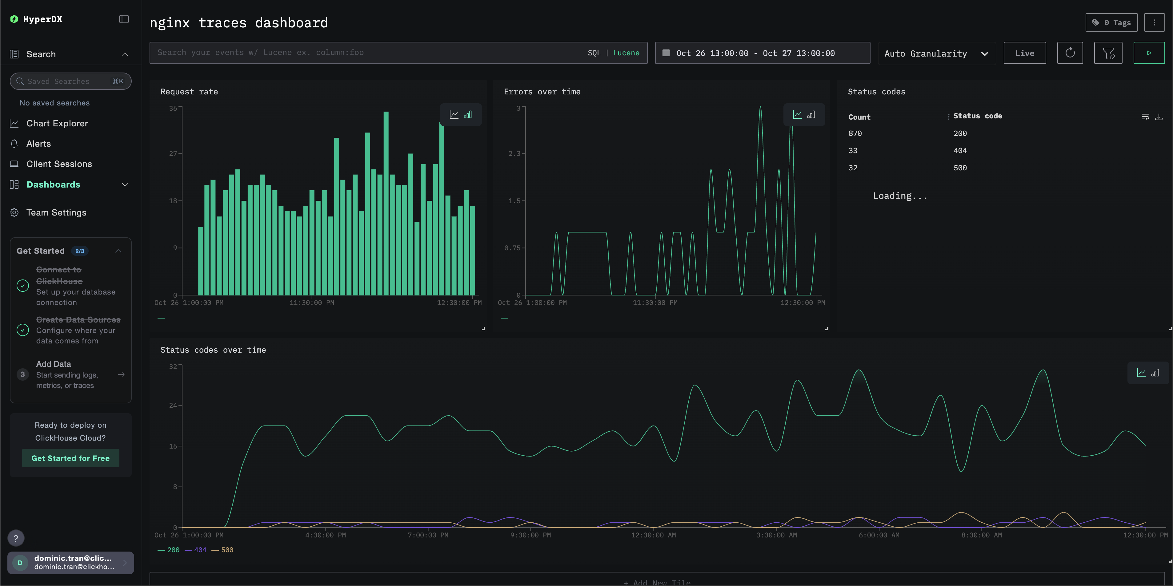
Дашборды и визуализация
Чтобы помочь вам начать мониторинг трейсов с помощью ClickStack, мы предоставляем основные визуализации для данных трейсов.
Импортируйте готовый дашборд
- Откройте HyperDX и перейдите в раздел Dashboards.
- Нажмите «Import Dashboard» в правом верхнем углу под значком с многоточием.

- Загрузите файл nginx-trace-dashboard.json и нажмите «Finish import».

Дашборд будет создан со всеми преднастроенными визуализациями.
Для демонстрационного набора данных установите диапазон времени 2025-10-26 13:00:00 - 2025-10-27 13:00:00 (UTC) (скорректируйте в соответствии с вашим часовым поясом). Импортированный дашборд по умолчанию не будет иметь заданного диапазона времени.

Поиск и устранение неисправностей
Трейсы не отображаются в HyperDX
Убедитесь, что модуль Nginx загружен:
Вы должны увидеть упоминания модуля OpenTelemetry.
Проверьте сетевое подключение:
Подключение к конечной точке OTLP gRPC должно пройти успешно.
Проверьте, что API-ключ задан:
В результате вы должны увидеть ваш API‑ключ (не пустой).
Проверьте логи ошибок nginx:
Проверьте, нет ли ошибок, связанных с OpenTelemetry.
Проверьте, что nginx получает запросы:
Следующие шаги
Если вы хотите продолжить изучение возможностей, ниже приведены варианты для экспериментов с вашей панелью мониторинга:
- Настройте оповещения для критически важных метрик (частота ошибок, пороговые значения задержки)
- Создайте дополнительные панели мониторинга для конкретных сценариев (мониторинг API, события безопасности)