Локальные логи и метрики
Это руководство по началу работы позволяет собирать локальные логи и метрики с вашей системы и отправлять их в ClickStack для визуализации и анализа.
Этот пример работает только на системах OSX и Linux
- Управляемый ClickStack
- ClickStack с открытым исходным кодом
Данное руководство предполагает, что вы завершили Руководство по началу работы с управляемым ClickStack и записали учётные данные для подключения.
Создайте пользовательскую конфигурацию OpenTelemetry
Создайте файл custom-local-config.yaml со следующим содержимым:
Данная конфигурация собирает системные журналы и метрики для систем OSX и Linux, отправляя результаты в ClickStack. Конфигурация расширяет коллектор ClickStack путём добавления новых получателей и конвейеров — вы ссылаетесь на существующий экспортёр clickhouse и процессоры (memory_limiter, batch), которые уже настроены в базовом коллекторе ClickStack.
Эта конфигурация корректирует временные метки при приёме данных, присваивая каждому событию обновлённое значение времени. Рекомендуется предварительно обрабатывать или парсить временные метки с помощью процессоров или операторов OTel в файлах логов, чтобы сохранить точное время события.
При такой конфигурации, если приёмник или файловый процессор настроен на чтение с начала файла, всем существующим записям журнала будет присвоена одна и та же скорректированная временная метка — время обработки, а не исходное время события. Любые новые события, добавленные в файл, получат временные метки, приблизительно соответствующие времени их фактического создания.
Чтобы избежать такого поведения, можно установить начальную позицию в значение end в конфигурации приёмника. Это гарантирует, что будут приниматься только новые записи с временными метками, близкими к фактическому времени их поступления.
Для получения более подробной информации о структуре конфигурации OpenTelemetry (OTel) рекомендуем ознакомиться с официальным руководством.
Запуск коллектора OpenTelemetry
Выполните следующую команду для запуска автономного коллектора:
Коллектор немедленно начнет сбор локальных системных журналов и метрик.
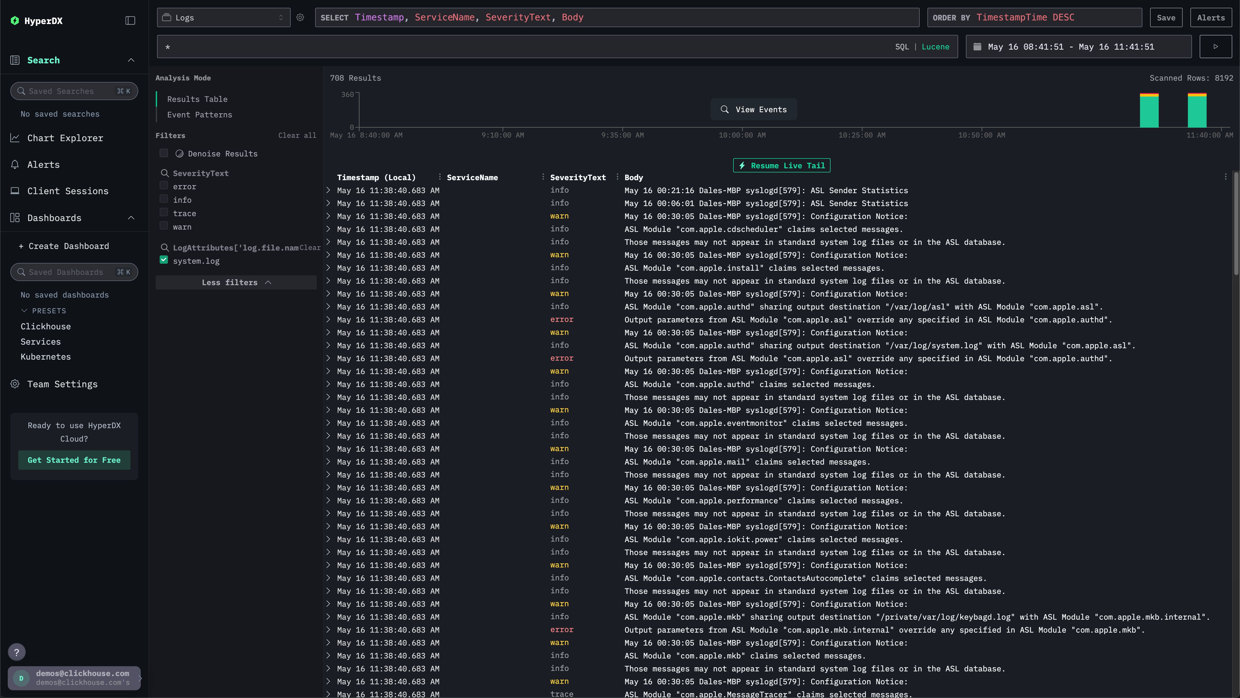
Исследование системных логов
Выберите ClickStack в левом меню для перехода в интерфейс ClickStack, где вы будете автоматически аутентифицированы.
В интерфейсе поиска должны отображаться локальные системные логи. Разверните фильтры и выберите system.log:

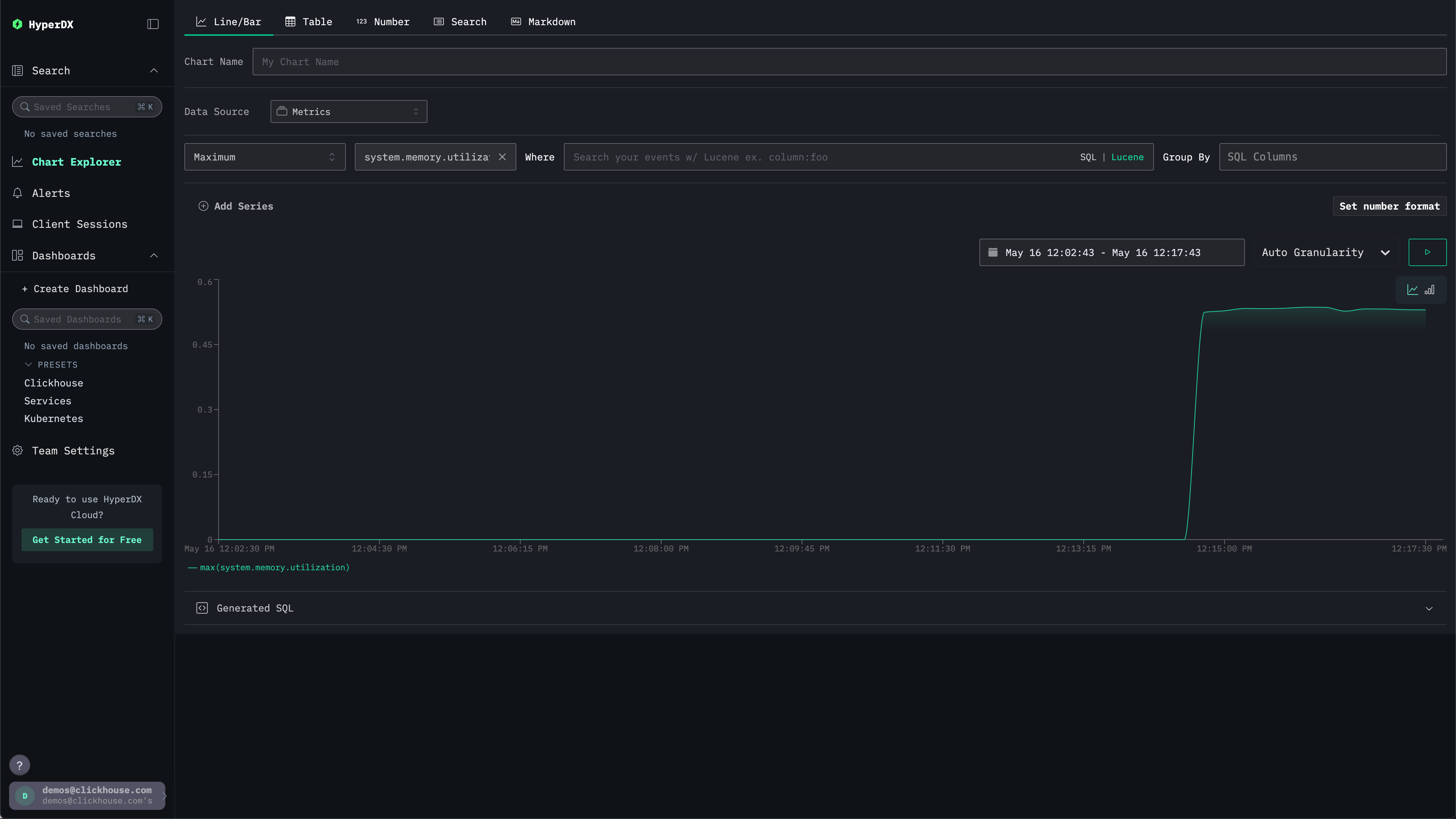
Исследование системных метрик
Метрики можно исследовать с помощью графиков.
Перейдите в Chart Explorer через левое меню. Выберите источник Metrics и тип агрегации Maximum.
В меню Select a Metric введите memory, а затем выберите system.memory.utilization (Gauge).
Нажмите кнопку запуска, чтобы визуализировать использование памяти во времени.

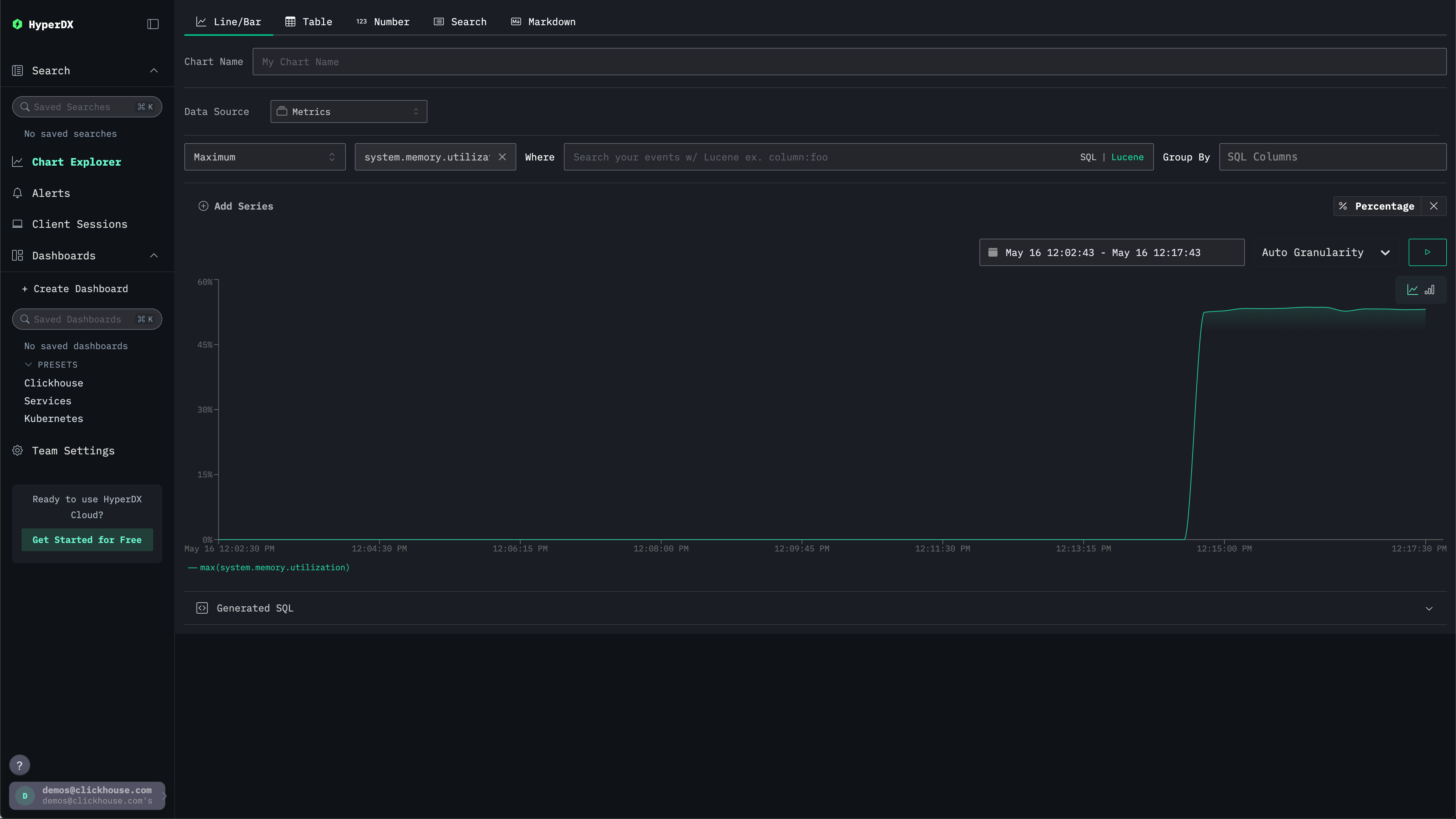
Обратите внимание, что число возвращается в виде числа с плавающей точкой %. Для более чёткого отображения выберите Set number format.

В открывшемся меню выберите Percentage из выпадающего списка Output format, после чего нажмите Apply.

