ClickStack을 사용한 MongoDB 로그 모니터링
OTel filelog 수신기를 사용하여 ClickStack에서 MongoDB 서버 로그(4.4+ JSON 형식)를 수집하고 시각화합니다. 데모 데이터셋과 미리 구성된 대시보드가 포함되어 있습니다.
기존 MongoDB 통합
이 섹션에서는 ClickStack OTel collector 구성을 수정하여 기존 MongoDB 설치에서 ClickStack으로 로그를 전송하도록 설정하는 방법을 설명합니다. 기존 환경을 직접 구성하기 전에 MongoDB 통합을 테스트하려면 "데모 데이터셋" 섹션의 사전 구성된 환경과 샘플 데이터를 사용해 테스트할 수 있습니다.
사전 요구 사항
- 실행 중인 ClickStack 인스턴스
- 기존 자가 관리형 MongoDB 설치 환경(버전 4.4 이상)
- MongoDB 로그 파일에 대한 접근 권한
MongoDB 로깅 구성 확인
MongoDB 4.4 이상은 기본적으로 구조화된 JSON 로그를 출력합니다. 로그 파일 위치를 확인하세요:
일반적인 MongoDB 로그 위치:
- Linux (apt/yum):
/var/log/mongodb/mongod.log - macOS (Homebrew):
/usr/local/var/log/mongodb/mongo.log - Docker: 일반적으로 stdout에 기록되지만,
/var/log/mongodb/mongod.log에 기록하도록 구성할 수도 있습니다
MongoDB가 stdout으로 로그를 출력하고 있다면, mongod.conf를 업데이트하여 파일에 기록하도록 설정하십시오:
구성을 변경한 후 MongoDB를 재시작하십시오:
MongoDB용 사용자 정의 OTel collector 구성 생성
ClickStack에서는 사용자 정의 구성 파일을 마운트하고 환경 변수를 설정하여 기본 OpenTelemetry Collector 구성을 확장할 수 있습니다. 사용자 정의 구성은 OpAMP를 통해 HyperDX가 관리하는 기본 구성과 병합됩니다.
다음 구성으로 mongodb-monitoring.yaml 파일을 생성하십시오:
- 사용자 지정 구성에서는 새로운 receiver와 pipeline만 정의하면 됩니다. processor(
memory_limiter,transform,batch)와 exporter(clickhouse)는 기본 ClickStack 구성에 이미 정의되어 있으므로, 이름으로 참조만 하면 됩니다. - 이 구성은 수집기가 시작될 때 기존 로그를 모두 읽기 위해
start_at: beginning을 사용합니다. 프로덕션 배포에서는 수집기가 다시 시작될 때 로그를 다시 수집하지 않도록start_at: end로 변경하십시오.
사용자 정의 설정을 로드하도록 ClickStack 구성하기
기존 ClickStack 배포에서 사용자 정의 수집기 구성을 활성화하려면 다음 작업을 수행하십시오.
- 사용자 지정 구성 파일을
/etc/otelcol-contrib/custom.config.yaml에 마운트하십시오 - 환경 변수
CUSTOM_OTELCOL_CONFIG_FILE=/etc/otelcol-contrib/custom.config.yaml을 설정하세요 - 수집기가 MongoDB 로그를 읽을 수 있도록 MongoDB 로그 디렉터리를 마운트하십시오
- Docker Compose
- Docker Run (All-in-One Image)
ClickStack 배포 구성을 업데이트하십시오:
Docker 올인원 이미지를 사용하는 경우 다음을 실행하십시오:
ClickStack 수집기에 MongoDB 로그 파일을 읽을 수 있는 적절한 권한이 부여되어 있는지 확인하십시오. 프로덕션 환경에서는 읽기 전용 마운트(:ro)를 사용하고 최소 권한 원칙을 준수하십시오.
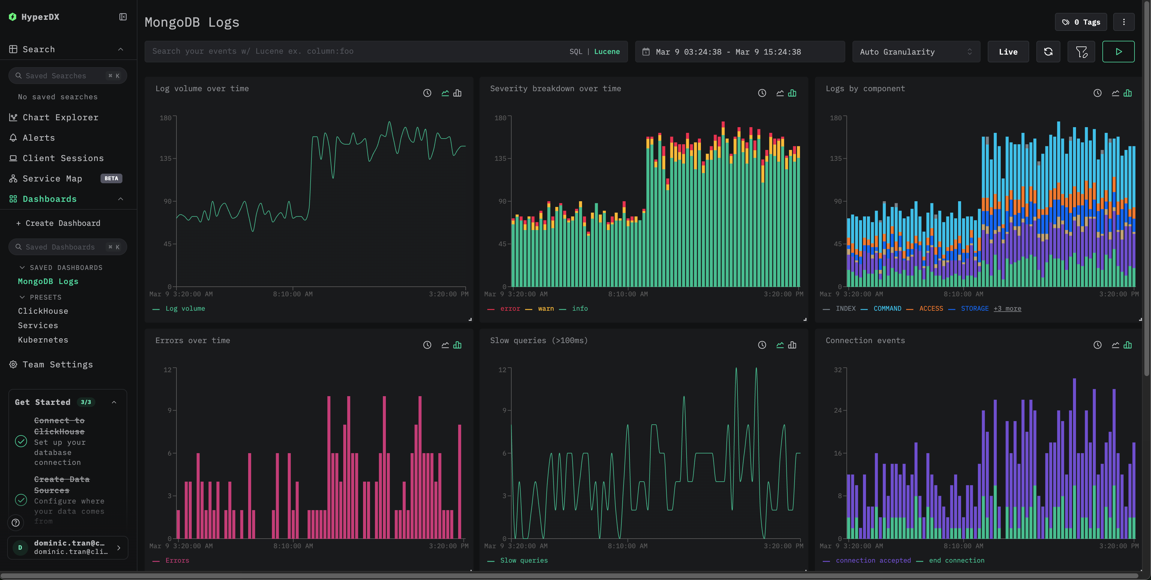
데모 데이터셋
프로덕션 시스템을 구성하기 전에 미리 생성된 샘플 데이터셋으로 MongoDB 통합을 테스트합니다.
대시보드 및 시각화
미리 구성된 대시보드 가져오기
- HyperDX를 열고 Dashboards 섹션으로 이동합니다.
- 오른쪽 상단의 점 3개 메뉴 아래에서 "Import Dashboard"를 클릭합니다.

- mongodb-logs-dashboard.json 파일을 업로드한 다음 가져오기를 완료합니다.

대시보드가 생성되며 모든 시각화가 미리 구성됩니다
데모 데이터셋의 경우 시간 범위를 **2026-03-09 00:00:00 - 2026-03-10 00:00:00 (UTC)**가 포함되도록 설정합니다.

문제 해결
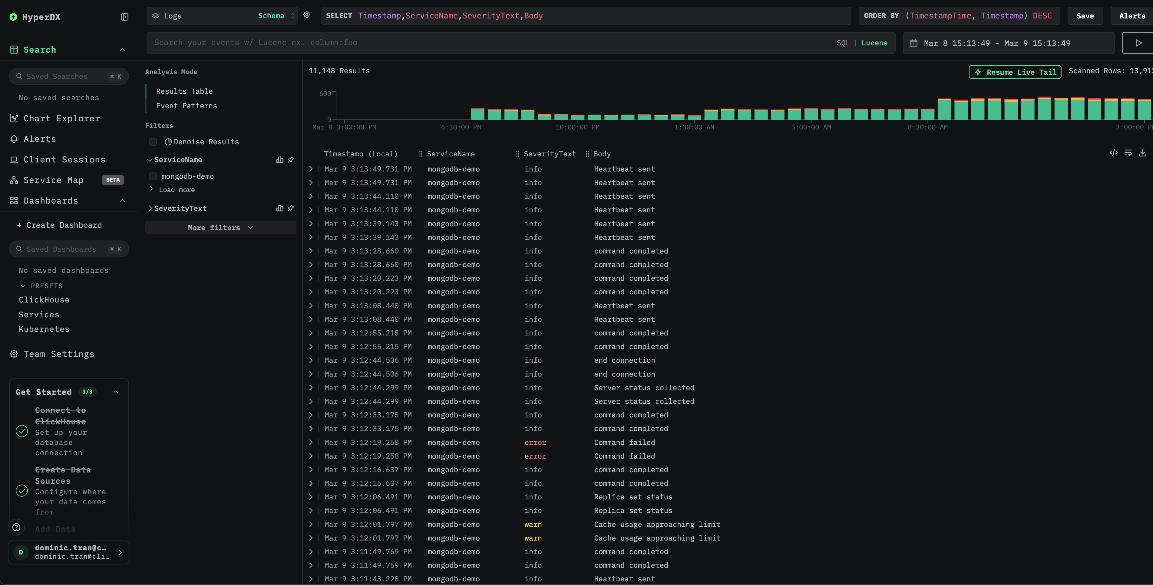
HyperDX에 로그가 표시되지 않음
실제로 적용된 구성에 filelog 수신기가 포함되어 있는지 확인하십시오:
Collector 로그에서 오류를 확인하십시오:
로그가 올바르게 파싱되지 않는 경우
MongoDB가 JSON 형식의 로그를 출력하는지 확인하십시오(4.4+):
출력이 유효한 JSON이 아니라면, 사용 중인 MongoDB 버전에서 레거시 텍스트 로그 형식(4.4 이전)을 사용하고 있을 수 있습니다. 이 경우 json_parser 연산자를 regex_parser로 바꾸거나 MongoDB 4.4+로 업그레이드해야 합니다.
다음 단계
프로덕션 환경으로 전환하기
이 가이드는 빠르게 설정할 수 있도록 ClickStack에 기본 제공되는 OpenTelemetry Collector를 확장해 사용합니다. 프로덕션 환경에 배포할 때는 자체 OTel collector를 실행하고 데이터를 ClickStack의 OTLP 엔드포인트로 전송하는 방식을 권장합니다. 프로덕션 구성을 위한 자세한 내용은 OpenTelemetry 데이터 전송을 참조하십시오.

