본문으로 바로가기
본문으로 바로가기

ClickStack로 EC2 호스트 로그 모니터링

요약

EC2 메타데이터 자동 보강(인스턴스 ID, 리전, AZ, 인스턴스 유형) 기능과 함께 OpenTelemetry Collector를 사용하여 ClickStack에서 EC2 시스템 로그를 수집하고 시각화합니다. 데모 데이터셋과 미리 구성된 대시보드가 포함되어 있습니다.

기존 EC2 인스턴스와의 통합

이 섹션에서는 EC2 인스턴스에 OpenTelemetry Collector를 설치하여 시스템 로그를 수집하고, EC2 메타데이터를 자동으로 보강한 뒤 ClickStack으로 전송하는 방법을 다룹니다. 이 분산 아키텍처는 프로덕션 환경에 바로 사용할 수 있으며 여러 인스턴스로 확장 가능합니다.

동일한 EC2 인스턴스에서 ClickStack을 실행 중인 경우

모니터링하려는 로그가 있는 EC2 인스턴스에서 ClickStack을 함께 실행 중이라면, Generic Host Logs 가이드와 유사한 올인원(all-in-one) 접근 방식을 사용할 수 있습니다. /var/log를 ClickStack 컨테이너에 마운트하고, 사용자 정의 구성에 resourcedetection processor를 추가하여 EC2 메타데이터를 자동으로 수집하십시오. 이 가이드는 프로덕션 배포에서 보다 일반적인 분산 아키텍처에 초점을 맞춥니다.

프로덕션 인스턴스를 구성하기 전에 EC2 호스트 로그 통합을 먼저 테스트하려면, "Demo dataset" 섹션에서 미리 구성된 설정과 샘플 데이터를 사용하여 테스트할 수 있습니다.

사전 준비 사항
  • 실행 중인 ClickStack 인스턴스(온프레미스, Cloud, 로컬 환경 모두 가능)
  • 실행 중인 EC2 인스턴스(Ubuntu, Amazon Linux 또는 기타 Linux 배포판)
  • EC2 인스턴스에서 ClickStack의 OTLP 엔드포인트로의 네트워크 연결(HTTP의 경우 포트 4318, gRPC의 경우 포트 4317)
  • EC2 인스턴스 메타데이터 서비스에 대한 접근이 가능한 상태(기본적으로 활성화됨)

EC2 메타데이터 접근 가능 여부 확인하기

EC2 인스턴스에서 메타데이터 서비스에 접근할 수 있는지 확인하세요:

# Get metadata token (IMDSv2)
TOKEN=$(curl -X PUT "http://169.254.169.254/latest/api/token" -H "X-aws-ec2-metadata-token-ttl-seconds: 21600")

# Verify instance metadata
curl -H "X-aws-ec2-metadata-token: $TOKEN" http://169.254.169.254/latest/meta-data/instance-id
curl -H "X-aws-ec2-metadata-token: $TOKEN" http://169.254.169.254/latest/meta-data/placement/region
curl -H "X-aws-ec2-metadata-token: $TOKEN" http://169.254.169.254/latest/meta-data/instance-type

인스턴스 ID, 리전, 인스턴스 유형이 표시됩니다. 명령이 실패할 경우 다음을 확인하세요:

  • 인스턴스 메타데이터 서비스가 활성화되어 있어야 합니다
  • IMDSv2는 보안 그룹이나 네트워크 ACL에 의해 차단되지 않습니다.
  • 이 명령들은 EC2 인스턴스 자체에서 실행해야 합니다
참고

EC2 메타데이터는 인스턴스 내부에서 http://169.254.169.254를 통해 사용할 수 있습니다. OpenTelemetry resourcedetection 프로세서는 이 엔드포인트를 사용하여 로그에 클라우드 컨텍스트를 자동으로 추가합니다.

syslog 파일 존재 여부 확인

EC2 인스턴스가 syslog 파일을 기록하고 있는지 확인하세요:

# Ubuntu instances
ls -la /var/log/syslog

# Amazon Linux / RHEL instances
ls -la /var/log/messages

# View recent entries
tail -20 /var/log/syslog
# or
tail -20 /var/log/messages

OpenTelemetry Collector 설치하기

EC2 인스턴스에 OpenTelemetry Collector Contrib 배포판을 설치하세요:

# Download the latest release
wget https://github.com/open-telemetry/opentelemetry-collector-releases/releases/download/v0.114.0/otelcol-contrib_0.114.0_linux_amd64.tar.gz

# Extract and install
tar -xvf otelcol-contrib_0.114.0_linux_amd64.tar.gz
sudo mv otelcol-contrib /usr/local/bin/

# Verify installation
otelcol-contrib --version

수집기 구성 생성하기

/etc/otelcol-contrib/config.yaml 경로에 OpenTelemetry Collector 구성 파일을 생성하세요:

sudo mkdir -p /etc/otelcol-contrib

사용 중인 Linux 배포판에 맞는 구성을 선택하세요:

sudo tee /etc/otelcol-contrib/config.yaml > /dev/null << 'EOF'
receivers:
  filelog/syslog:
    include:
      - /var/log/syslog
      - /var/log/**/*.log
    start_at: end
    operators:
      - type: regex_parser
        regex: '^(?P<timestamp>\S+) (?P<hostname>\S+) (?P<unit>\S+?)(?:\[(?P<pid>\d+)\])?: (?P<message>.*)$'
        parse_from: body
        parse_to: attributes
      
      - type: time_parser
        parse_from: attributes.timestamp
        layout_type: gotime
        layout: '2006-01-02T15:04:05.999999-07:00'
      
      - type: add
        field: attributes.source
        value: "ec2-host-logs"

processors:
  resourcedetection:
    detectors: [ec2, system]
    timeout: 5s
    override: false
    ec2:
      tags:
        - ^Name
        - ^Environment
        - ^Team
  
  batch:
    timeout: 10s
    send_batch_size: 1024

exporters:
  otlphttp:
    endpoint: "http://YOUR_CLICKSTACK_HOST:4318"
    headers:
      authorization: "${env:CLICKSTACK_API_KEY}"

service:
  pipelines:
    logs:
      receivers: [filelog/syslog]
      processors: [resourcedetection, batch]
      exporters: [otlphttp]
EOF

구성에서 다음을 교체하세요:

  • YOUR_CLICKSTACK_HOST: ClickStack가 실행되고 있는 호스트명 또는 IP 주소
  • 로컬 테스트 시 SSH 터널을 사용할 수 있습니다(자세한 내용은 문제 해결 섹션을 참조하십시오).

이 구성:

  • 표준 위치(Ubuntu의 /var/log/syslog, Amazon Linux/RHEL의 /var/log/messages)에서 시스템 로그 파일을 읽습니다.
  • syslog 형식을 파싱하여 구조화된 필드(타임스탬프, 호스트 이름, 유닛/서비스, PID, 메시지)를 추출합니다.
  • resourcedetection 프로세서를 사용하여 EC2 메타데이터를 자동으로 감지하고 추가합니다
  • 해당 태그가 있는 경우 EC2 태그(Name, Environment, Team)를 선택적으로 포함합니다
  • OTLP over HTTP를 통해 로그를 ClickStack으로 전송합니다
EC2 메타데이터 보강

resourcedetection 프로세서는 모든 로그에 다음 속성을 자동으로 추가합니다:

  • cloud.provider: "aws"
  • cloud.platform: "aws_ec2"
  • cloud.region: AWS 리전 (예: "us-east-1")
  • cloud.availability_zone: AZ (예: "us-east-1a")
  • cloud.account.id: AWS 계정 ID
  • host.id: EC2 인스턴스 ID (예: "i-1234567890abcdef0")
  • host.type: 인스턴스 유형 (예: "t3.medium")
  • host.name: 인스턴스의 호스트 이름

ClickStack API 키 설정

ClickStack API 키를 환경 변수로 내보내세요:

export CLICKSTACK_API_KEY="your-api-key-here"

재부팅 후에도 유지되도록 하려면 셸 프로필에 추가하세요:

echo 'export CLICKSTACK_API_KEY="your-api-key-here"' >> ~/.bashrc
source ~/.bashrc

컬렉터 실행하기

OpenTelemetry Collector를 시작하세요:

CLICKSTACK_API_KEY="your-api-key-here" /usr/local/bin/otelcol-contrib --config /etc/otelcol-contrib/config.yaml
프로덕션 환경 사용 시

부팅 시 자동으로 시작되고 장애 발생 시 재시작되도록 collector를 systemd 서비스로 실행하도록 구성하세요. 자세한 내용은 OpenTelemetry Collector 문서를 참조하세요.

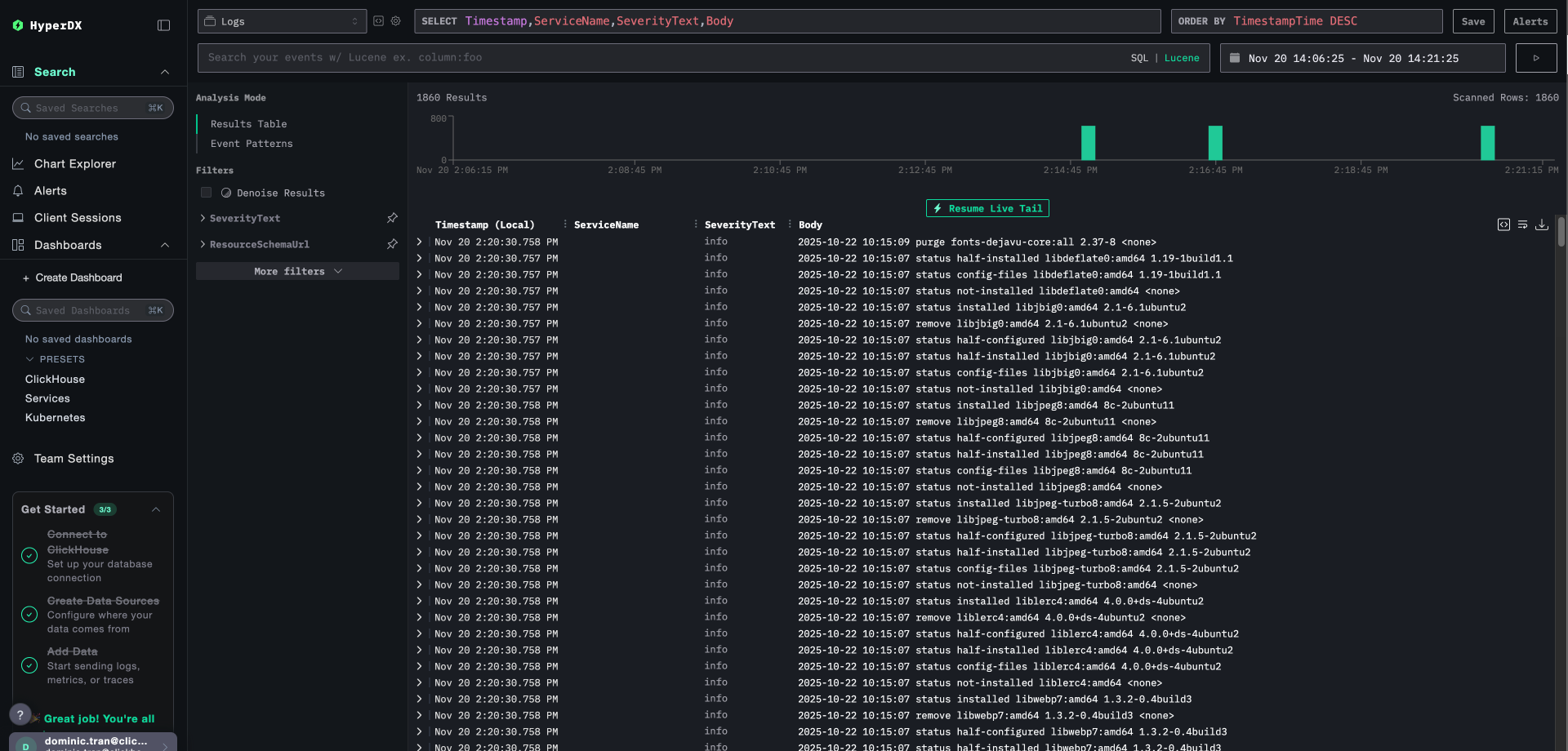
HyperDX에서 로그 확인

수집기가 실행되면 HyperDX에 로그인하여 EC2 메타데이터가 포함된 로그가 정상적으로 수집되는지 확인하십시오:

  1. 검색 화면으로 이동하십시오
  2. Source 값을 Logs로 설정하십시오
  3. source:ec2-host-logs로 필터링하십시오
  4. 로그 항목을 클릭하여 펼쳐 보십시오
  5. 리소스 속성에 EC2 메타데이터가 표시되는지 확인하십시오.
    • cloud.provider
    • cloud.region
    • host.id (인스턴스 ID)
    • host.type (인스턴스 유형)
    • cloud.availability_zone
EC2 로그 검색 화면
메타데이터를 포함한 EC2 로그 상세 정보

데모 데이터세트

프로덕션 인스턴스를 구성하기 전에 EC2 호스트 로그 연동을 시험해 보고자 하는 사용자를 위해 시뮬레이션된 EC2 메타데이터가 포함된 샘플 데이터세트를 제공합니다.

샘플 데이터셋 다운로드하기

샘플 로그 파일을 다운로드하세요:

curl -O https://datasets-documentation.s3.eu-west-3.amazonaws.com/clickstack-integrations/host-logs/journal.log

데이터셋에는 다음이 포함됩니다:

  • 시스템 부팅 순서
  • SSH 로그인 활동(성공 및 실패한 접속 시도)
  • 보안 인시던트(무차별 대입 공격에 대한 fail2ban 대응)
  • 정기 유지 관리(cron 작업, anacron)
  • 서비스 재시작 (rsyslog)
  • 커널 메시지 및 방화벽 활동 로그
  • 일반 운영 로그와 주요 이벤트가 섞여 있는 데이터

테스트 수집기 구성 생성하기

다음 구성으로 ec2-host-logs-demo.yaml 파일을 생성하세요:

cat > ec2-host-logs-demo.yaml << 'EOF'
receivers:
  filelog/journal:
    include:
      - /tmp/host-demo/journal.log
    start_at: beginning
    operators:
      - type: regex_parser
        regex: '^(?P<timestamp>\S+) (?P<hostname>\S+) (?P<unit>\S+?)(?:\[(?P<pid>\d+)\])?: (?P<message>.*)$'
        parse_from: body
        parse_to: attributes
      
      - type: time_parser
        parse_from: attributes.timestamp
        layout: '%Y-%m-%dT%H:%M:%S%z'
      
      - type: add
        field: attributes.source
        value: "ec2-demo"

processors:
  # Simulate EC2 metadata for demo (no real EC2 instance required)
  resource:
    attributes:
      - key: service.name
        value: "ec2-demo"
        action: insert
      - key: cloud.provider
        value: "aws"
        action: insert
      - key: cloud.platform
        value: "aws_ec2"
        action: insert
      - key: cloud.region
        value: "us-east-1"
        action: insert
      - key: cloud.availability_zone
        value: "us-east-1a"
        action: insert
      - key: host.id
        value: "i-0abc123def456789"
        action: insert
      - key: host.type
        value: "t3.medium"
        action: insert
      - key: host.name
        value: "prod-web-01"
        action: insert

service:
  pipelines:
    logs/ec2-demo:
      receivers: [filelog/journal]
      processors:
        - resource
        - memory_limiter
        - transform
        - batch
      exporters:
        - clickhouse
EOF
참고

데모 목적으로 resource 프로세서를 사용하여 EC2 메타데이터를 수동으로 추가합니다. 실제 EC2 인스턴스가 있는 프로덕션 환경에서는 EC2 메타데이터 API를 자동으로 조회하는 resourcedetection 프로세서를 사용하세요.

데모 구성으로 ClickStack 실행

데모 로그 및 구성을 사용하여 ClickStack을 실행하세요:

docker run --name clickstack-demo \
  -p 8080:8080 -p 4317:4317 -p 4318:4318 \
  -e CUSTOM_OTELCOL_CONFIG_FILE=/etc/otelcol-contrib/custom.config.yaml \
  -v "$(pwd)/ec2-host-logs-demo.yaml:/etc/otelcol-contrib/custom.config.yaml:ro" \
  -v "$(pwd)/journal.log:/tmp/host-demo/journal.log:ro" \
  docker.hyperdx.io/hyperdx/hyperdx-all-in-one:latest

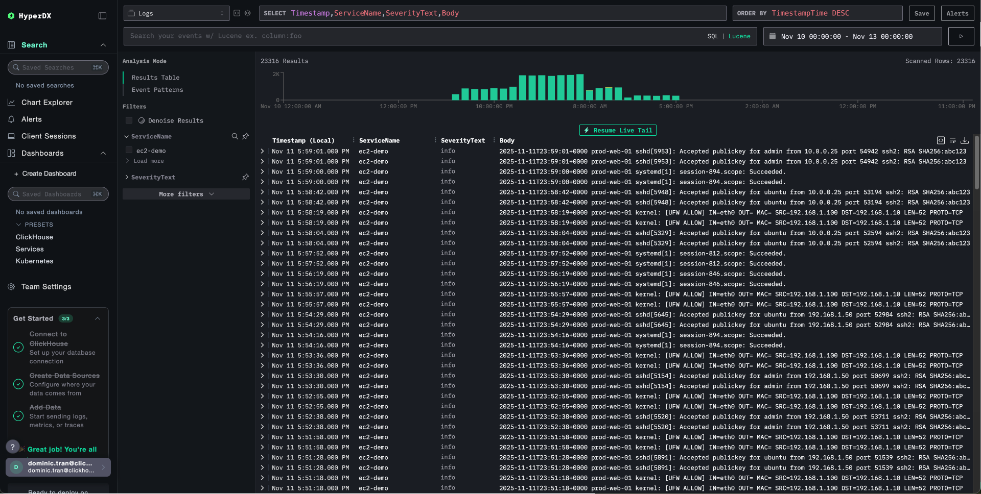
HyperDX에서 로그 확인하기

컬렉터가 실행되고 나면:

  1. HyperDX를 열고 계정에 로그인합니다(먼저 계정을 생성해야 할 수도 있습니다)
  2. 검색 화면으로 이동한 다음 소스를 Logs로 설정합니다.
  3. 시간 범위를 2025-11-10 00:00:00 - 2025-11-13 00:00:00로 설정하십시오
  4. source:ec2-demo로 필터링하세요
  5. 리소스 속성에서 EC2 메타데이터를 확인하려면 로그 항목을 확장하십시오
EC2 로그 검색 화면
메타데이터가 포함된 EC2 로그 세부 정보
타임존 표시

HyperDX는 브라우저의 로컬 타임존으로 타임스탬프를 표시합니다. 데모 데이터는 2025-11-11 00:00:00 - 2025-11-12 00:00:00 (UTC) 기간을 포함합니다. 넓은 시간 범위로 인해 위치에 관계없이 데모 로그를 확인할 수 있습니다. 로그를 확인한 후에는 더 명확한 시각화를 위해 범위를 24시간으로 좁히십시오.

시뮬레이션된 EC2 컨텍스트가 포함된 로그를 확인할 수 있으며, 여기에는 다음이 포함됩니다:

  • 인스턴스 ID: i-0abc123def456789
  • 리전: us-east-1
  • 가용 영역(Availability Zone): us-east-1a
  • 인스턴스 유형: t3.medium

대시보드와 시각화

ClickStack으로 EC2 호스트 로그 모니터링을 시작할 수 있도록, 클라우드 컨텍스트가 포함된 기본 시각화를 제공합니다.

대시보드 구성 파일을 다운로드합니다

사전 구성된 대시보드를 가져옵니다

  1. HyperDX를 열고 Dashboards 섹션으로 이동합니다.
  2. 오른쪽 상단의 줄임표(…​) 메뉴에서 Import Dashboard를 클릭합니다.
대시보드 가져오기 버튼
  1. host-logs-dashboard.json 파일을 업로드하고 Finish Import를 클릭합니다.
가져오기 완료

대시보드를 확인합니다

대시보드는 모든 시각화가 사전 구성된 상태로 생성됩니다.

EC2 로그 대시보드

EC2 컨텍스트별로 대시보드 시각화를 필터링할 수 있습니다.

  • cloud.region:us-east-1 - 특정 리전의 로그만 표시합니다.
  • host.type:t3.medium - 인스턴스 타입별로 필터링합니다.
  • host.id:i-0abc123def456 - 특정 인스턴스의 로그만 표시합니다.
참고

데모 데이터셋을 사용하는 경우, 시간 범위를 2025-11-11 00:00:00 - 2025-11-12 00:00:00 (UTC) 로 설정하십시오(로컬 시간대에 맞게 조정). 가져온 대시보드는 기본적으로 시간 범위가 지정되어 있지 않습니다.

문제 해결

로그에 EC2 메타데이터가 나타나지 않음

EC2 메타데이터 서비스에 접근할 수 있는지 확인하십시오.

# Get metadata token
TOKEN=$(curl -X PUT "http://169.254.169.254/latest/api/token" -H "X-aws-ec2-metadata-token-ttl-seconds: 21600")

# Test metadata endpoint
curl -H "X-aws-ec2-metadata-token: $TOKEN" http://169.254.169.254/latest/meta-data/instance-id

이 과정이 실패하면 다음을 확인하십시오:

  • 인스턴스 메타데이터 서비스가 활성화되어 있는지
  • IMDSv2가 보안 그룹에 의해 차단되지 않았는지
  • 수집기를 EC2 인스턴스 자체에서 실행 중인지

메타데이터 관련 오류가 있는지 수집기 로그를 확인하십시오.

# If running as systemd service
sudo journalctl -u otelcol-contrib -f | grep -i "ec2\|metadata\|resourcedetection"

# If running in foreground, check stdout

HyperDX에 로그가 표시되지 않습니다

syslog 파일이 존재하고 실제로 기록되고 있는지 확인하십시오.

ls -la /var/log/syslog /var/log/messages
tail -f /var/log/syslog

Collector가 로그 파일을 읽을 수 있는지 확인합니다:

cat /var/log/syslog | head -20

ClickStack으로의 네트워크 연결을 확인하십시오:

# Test OTLP endpoint
curl -v http://YOUR_CLICKSTACK_HOST:4318/v1/logs

# Should get a response (even if error, means endpoint is reachable)

수집기 로그에 오류가 있는지 확인하십시오.

# If running in foreground
# Look for error messages in stdout

# If running as systemd service
sudo journalctl -u otelcol-contrib -f | grep -i "error\|failed"

로그가 올바르게 파싱되지 않음

syslog 형식을 확인하십시오.

Ubuntu 24.04 이상에서:

# Should show ISO8601 format: 2025-11-17T20:55:44.826796+00:00
tail -5 /var/log/syslog

Amazon Linux 2 / Ubuntu 20.04에서:

# Should show traditional format: Nov 17 14:16:16
tail -5 /var/log/messages

형식이 일치하지 않는 경우, 사용하는 배포판에 따라 수집기 구성 생성 섹션에서 해당 구성 탭을 사용하십시오.

Collector가 systemd 서비스로 시작되지 않는 경우

서비스 상태 확인:

sudo systemctl status otelcol-contrib

상세 로그를 확인하세요:

sudo journalctl -u otelcol-contrib -n 50

일반적인 문제:

  • 환경에서 API 키가 올바르게 설정되지 않음
  • 설정 파일의 구문 오류
  • 로그 파일 읽기 권한 문제

다음 단계

  • 중요한 시스템 이벤트(서비스 장애, 인증 실패, 디스크 경고)에 대한 알림을 설정합니다.
  • 특정 리소스를 모니터링하기 위해 EC2 메타데이터 속성(리전, 인스턴스 유형, 인스턴스 ID)으로 필터링합니다.
  • 포괄적인 문제 해결을 위해 EC2 호스트 로그를 애플리케이션 로그와 연관시킵니다.
  • 보안 모니터링(SSH 시도, sudo 사용, 방화벽 차단)을 위한 사용자 정의 대시보드를 생성합니다.

프로덕션 환경으로 전환

이 가이드에서는 호스트 수준 모니터링에 권장되는 프로덕션 패턴으로 EC2 인스턴스에 OpenTelemetry 수집기를 직접 설치합니다. 여러 인스턴스에 걸쳐 수집기를 관리하려면 구성 관리 도구(Ansible, Chef, Puppet) 또는 Kubernetes 환경에서는 OpenTelemetry Operator 사용을 고려하십시오. 프로덕션 구성에 대해서는 OpenTelemetry 데이터 전송을 참조하십시오.