Grafana와 ClickHouse를 사용한 관측성(Observability)
Grafana는 ClickHouse에서 관측성 데이터를 시각화하기 위해 가장 선호되는 도구입니다. 이는 Grafana용 공식 ClickHouse 플러그인을 사용하여 구현됩니다. 설치 방법은 여기에 있는 안내를 따르면 됩니다.
플러그인 v4 버전에서는 새로운 쿼리 빌더 환경에서 로그와 트레이스를 일급 시민으로 다룹니다. 이를 통해 SRE가 SQL 쿼리를 직접 작성해야 할 필요성이 줄어들며, SQL 기반 관측성을 단순화하여 새롭게 부상하는 이러한 패러다임을 한 단계 진전시킵니다. 이 과정의 일부로 OpenTelemetry(OTel)를 플러그인의 핵심에 두었습니다. 향후 수년간 OpenTelemetry가 SQL 기반 관측성과 데이터 수집 방식의 기반이 될 것이라고 믿기 때문입니다.
OpenTelemetry 통합
Grafana에서 ClickHouse 데이터 소스를 구성할 때, 플러그인에서 로그와 트레이스를 위한 기본 데이터베이스와 테이블, 그리고 이 테이블들이 OTel 스키마를 따르는지 여부를 지정할 수 있습니다. 이를 통해 플러그인은 Grafana에서 로그와 트레이스를 올바르게 렌더링하는 데 필요한 컬럼을 반환할 수 있습니다. 기본 OTel 스키마를 변경하고 자체 컬럼 이름을 사용하려는 경우, 이를 별도로 지정할 수 있습니다. 시간(Timestamp), 로그 레벨(SeverityText), 메시지 본문(Body) 등의 컬럼에 대해 기본 OTel 컬럼 이름을 사용하는 경우에는 별도의 변경이 필요하지 않습니다.
Grafana를 ClickHouse에 HTTP 또는 Native 프로토콜을 통해 연결할 수 있습니다. Native 프로토콜은 약간의 성능 이점을 제공하지만, 이는 Grafana에서 발행되는 집계 쿼리 수준에서는 체감하기 어려운 정도입니다. 반면 HTTP 프로토콜은 일반적으로 프록시 구성 및 트래픽 모니터링/분석이 더 간단합니다.
Logs 구성에서는 로그를 올바르게 렌더링하기 위해 시간, 로그 레벨, 메시지 컬럼이 필요합니다.
Traces 구성은 약간 더 복잡합니다(전체 목록은 여기 참고). 여기에서 필요한 컬럼들은 전체 트레이스 프로파일을 빌드하는 후속 쿼리를 추상화할 수 있도록 하기 위한 것입니다. 이러한 쿼리는 데이터가 OTel과 유사한 방식으로 구조화되어 있다고 가정하므로, 표준 스키마에서 크게 벗어나는 사용자는 이 기능을 활용하기 위해 VIEW를 사용해야 합니다.

구성이 완료되면 Grafana Explore로 이동하여 로그와 트레이스를 검색하기 시작할 수 있습니다.
Logs
로그에 대한 Grafana 요구사항을 충족하는 경우 쿼리 빌더에서 Query Type: Log를 선택한 다음 Run Query를 클릭하면 됩니다. 쿼리 빌더는 로그를 나열하고 올바르게 렌더링되도록 하는 쿼리를 자동으로 작성합니다. 예를 들어,

쿼리 빌더는 SQL을 직접 작성할 필요 없이 쿼리를 수정할 수 있는 간단한 방법을 제공합니다. 키워드를 포함하는 로그 검색을 비롯한 필터링 작업은 쿼리 빌더에서 수행할 수 있습니다. 더 복잡한 쿼리를 작성하려는 사용자는 SQL 편집기로 전환할 수 있습니다. 적절한 컬럼이 반환되고 Query Type에서 logs를 선택하면 결과가 로그 형태로 렌더링됩니다. 로그 렌더링에 필요한 컬럼 목록은 여기에 나와 있습니다.
로그에서 트레이스로
로그에 trace ID가 포함되어 있으면 특정 로그 라인에서 해당 트레이스로 이동하여 탐색할 수 있습니다.

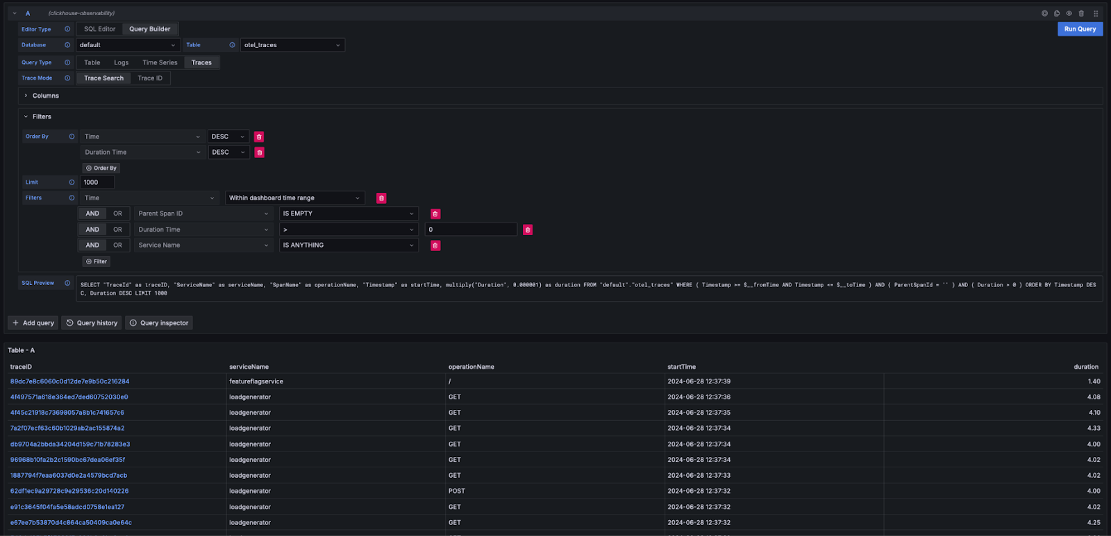
Traces
앞서 살펴본 로그 사용 경험과 마찬가지로, Grafana가 트레이스를 표시하는 데 필요한 컬럼이 충족되면(예: OTel 스키마 사용), 쿼리 빌더가 필요한 쿼리를 자동으로 구성할 수 있습니다. Query Type: Traces를 선택하고 Run Query를 클릭하면, 구성한 컬럼에 따라 다음과 유사한 쿼리가 생성 및 실행됩니다(아래 예시는 OTel 사용을 가정합니다):
이 쿼리는 Grafana에서 요구하는 컬럼 이름을 반환하며, 아래와 같이 트레이스 테이블을 표시합니다. 지속 시간(duration) 또는 다른 컬럼에 대한 필터링은 SQL을 작성하지 않고도 수행할 수 있습니다.

보다 복잡한 쿼리를 작성하려는 사용자는 SQL Editor로 전환할 수 있습니다.
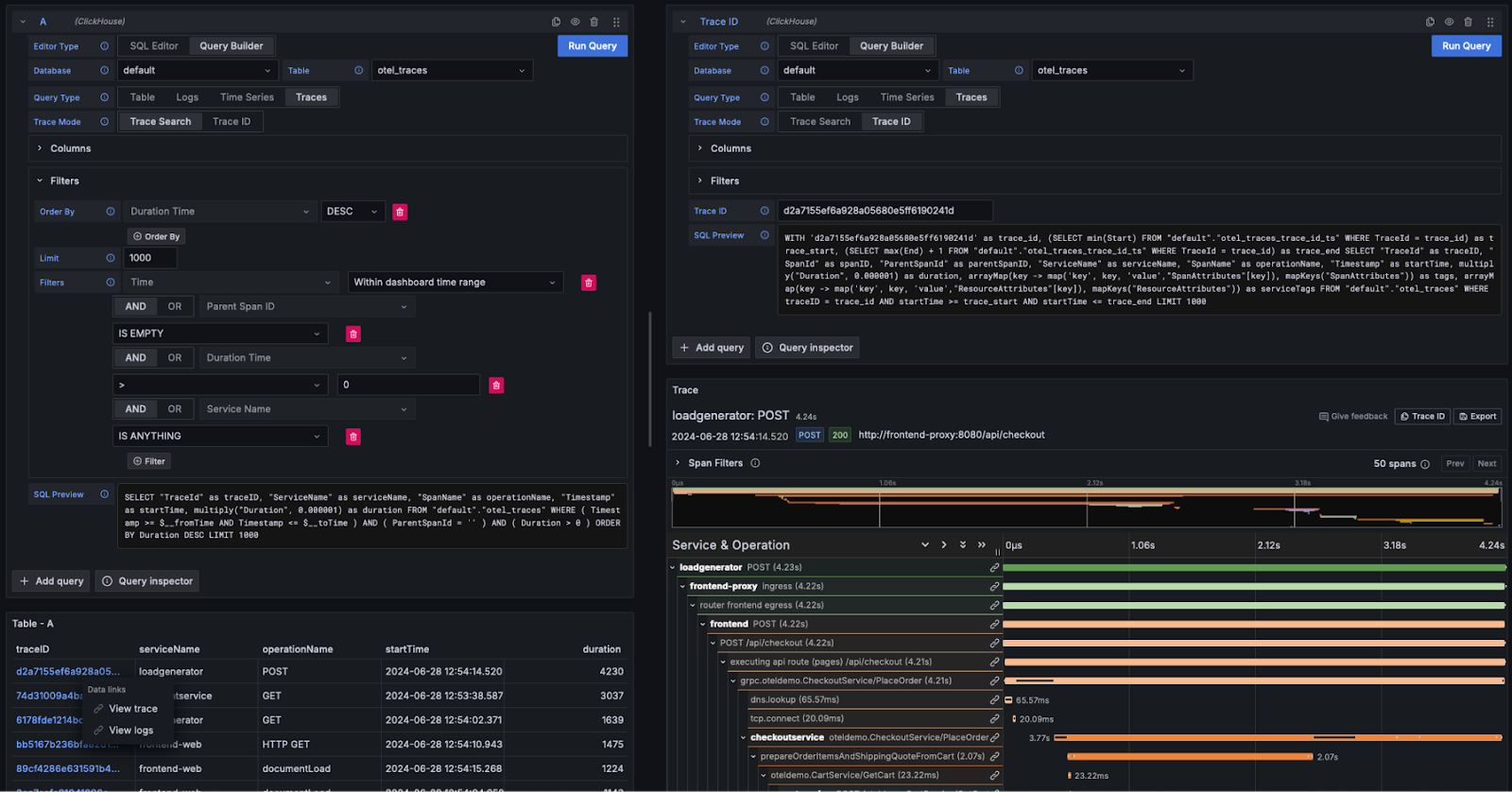
트레이스 세부 정보 보기
위에서 본 것처럼 트레이스 ID는 클릭 가능한 링크로 표시됩니다. 트레이스 ID를 클릭하면 View Trace 링크를 통해 관련 스팬을 확인할 수 있습니다. 이때 (OTel 컬럼을 사용한다고 가정하면) 필요한 구조로 스팬을 조회하기 위해 다음 쿼리가 실행되며, 결과는 워터폴 형태로 렌더링됩니다.
위 쿼리는 trace id 조회를 수행하기 위해 materialized view otel_traces_trace_id_ts를 사용하는 점에 주목하십시오. 자세한 내용은 쿼리 가속화 - 조회를 위한 materialized view 사용을 참조하십시오.

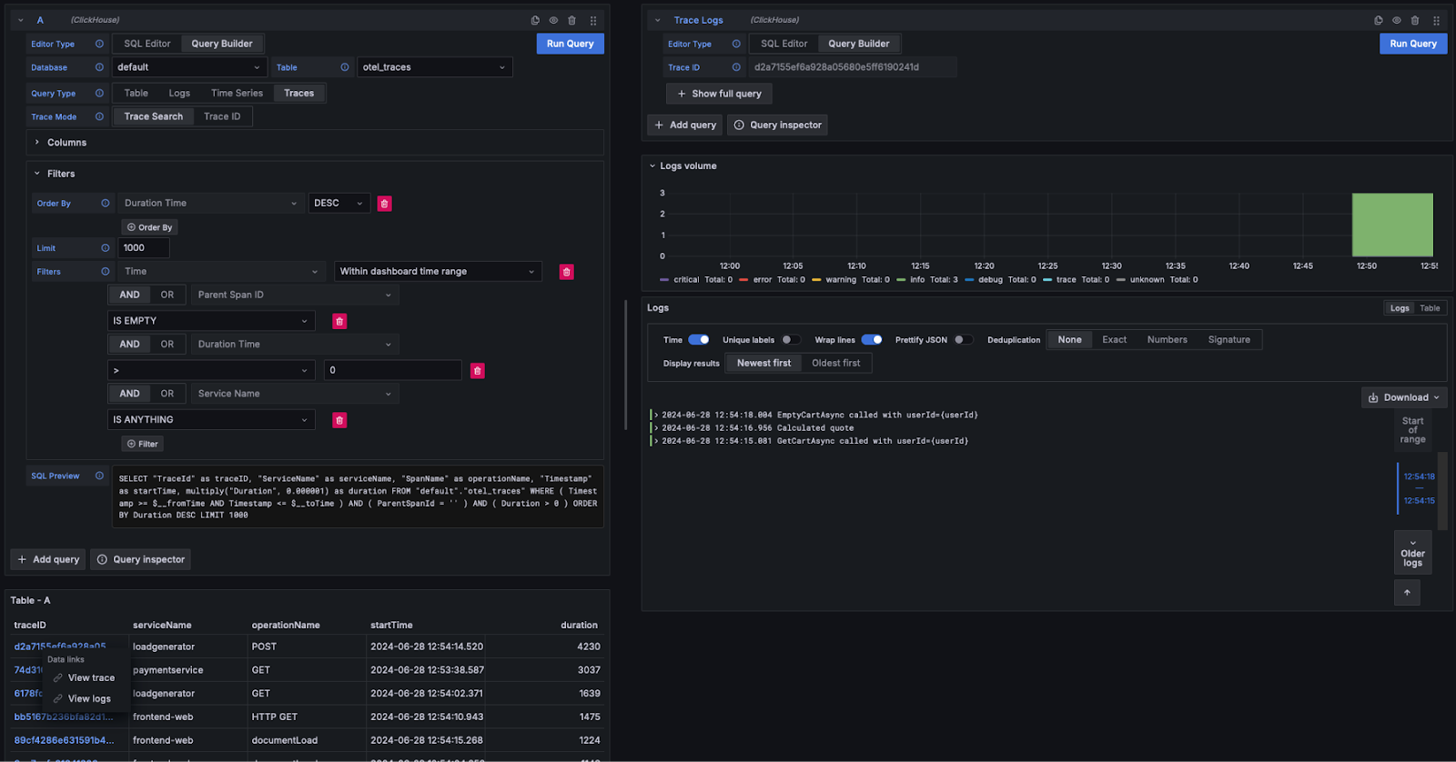
트레이스에서 로그로
로그에 trace ID가 포함되어 있으면 트레이스에서 해당 로그로 이동할 수 있습니다. 로그를 보려면 trace ID를 클릭한 후 View Logs를 선택합니다. 그러면 기본 OTel 컬럼 구성을 가정하고 다음 쿼리를 실행합니다.

대시보드
Grafana에서 ClickHouse 데이터 소스를 사용하여 대시보드를 구성할 수 있습니다. 보다 자세한 내용, 특히 매크로 개념 및 변수에 대해서는 Grafana 및 ClickHouse 데이터 소스 문서를 참고하는 것이 좋습니다.
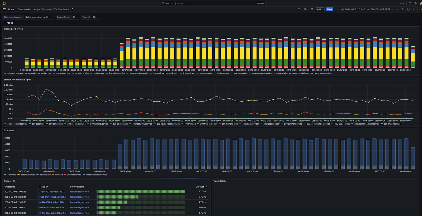
이 플러그인은 OTel 사양을 준수하는 로깅 및 트레이싱 데이터용 예제 대시보드인 「Simple ClickHouse OTel dashboarding」을 포함하여 여러 가지 기본 제공 대시보드를 제공합니다. 이를 사용하려면 OTel에 대한 기본 컬럼 이름을 그대로 사용해야 하며, 데이터 소스 설정에서 설치할 수 있습니다.

아래에서는 시각화를 구성할 때 유용한 몇 가지 간단한 팁을 제공합니다.
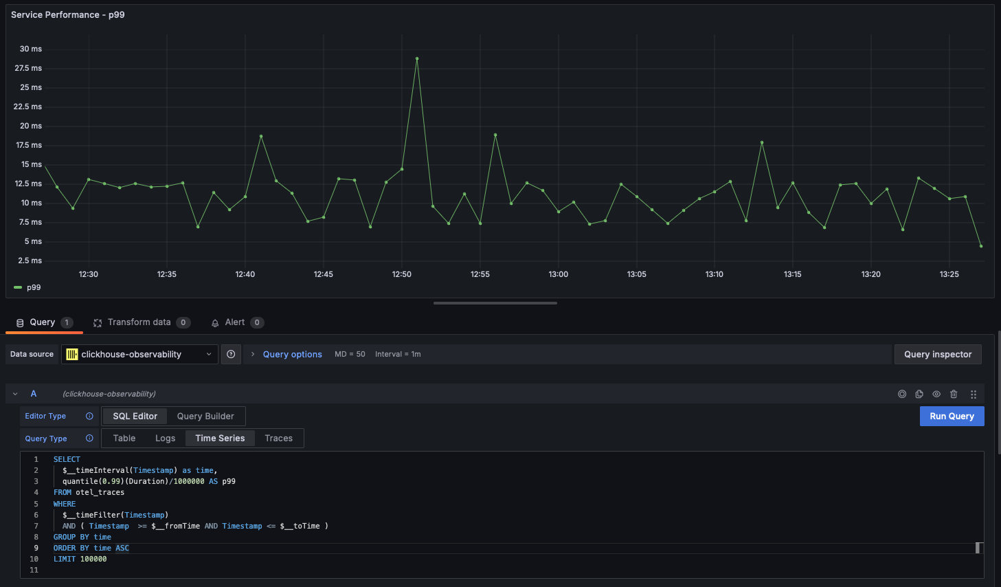
시계열
통계와 더불어 선형 차트는 관측성 사용 사례에서 가장 일반적으로 사용되는 시각화 방식입니다. ClickHouse 플러그인은 쿼리가 time이라는 이름의 datetime 컬럼과 수치 컬럼을 반환하면 선형 차트를 자동으로 렌더링합니다. 예를 들면 다음과 같습니다.

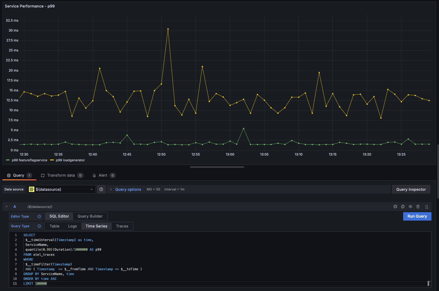
다중 선 차트
다중 선 차트는 다음 조건을 충족하는 쿼리에 대해 자동으로 생성됩니다:
- 필드 1: 별칭이 time인 datetime 타입 필드
- 필드 2: 그룹화에 사용할 값.
String이어야 합니다. - 필드 3+: 지표(metric) 값
예를 들어:

지리 데이터 시각화
앞선 섹션에서 IP 딕셔너리를 사용해 관측성 데이터에 지리 좌표를 추가하는 방법을 살펴보았습니다. latitude와 longitude 컬럼이 있다고 가정하면, geohashEncode 함수를 사용해 관측성 데이터를 시각화할 수 있습니다. 이 함수는 Grafana Geo Map 차트와 호환되는 지오해시(geohash)를 생성합니다. 예시 쿼리와 시각화 결과는 아래와 같습니다:
