Text-to-Chart
ClickStackのText-to-Chart機能を使用すると、表示したい内容を自然文で記述するだけで可視化を作成できます。メトリクス、フィルター、グループ化フィールドを手動で選択する代わりに、"過去24時間のサービス別エラー率" のようなプロンプトを入力すると、ClickStackが対応するチャートを自動的に生成します。
この機能は大規模言語モデル (LLM) を使用してテキストプロンプトをクエリに変換し、Chart Explorer で可視化を作成します。設定済みの任意のデータソースで動作します。
前提条件
Text-to-Chart を使用するには、Anthropic API キーが必要です。ClickStack の起動時に、ANTHROPIC_API_KEY 環境変数を設定してください。
オープンソース環境にデプロイする場合は、キーを環境変数として渡します。設定方法はデプロイタイプによって異なります。
- Docker (All-in-One またはローカルモード)
- Docker (HyperDX のみ)
- Docker Compose
- Helm
変数を .env ファイルに追加するか、docker-compose.yaml で直接設定してください。
--set を使用してキーを渡します。
Text-to-Chart を使う
Chart Explorer に移動する
HyperDX の左側メニューで Chart Explorer を選択します。
テキストプロンプトを入力する
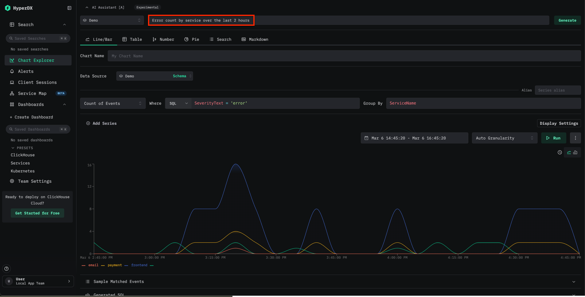
Chart Explorer の上部にある AI Assistant の入力欄を見つけます。作成したいチャートの内容を自然言語で入力します。たとえば、次のように入力します。
Show error rates by service over the last 24 hoursLatency breakdown by endpointCount of events over time grouped by severity
ClickStack はプロンプトをクエリに変換し、自動的に可視化を表示します。

デモデータで試す
Text-to-Chart を最も手軽に試すには、Local Mode の Docker イメージと、リモートのデモデータセット を使用します。
localhost:8080 にアクセスします。デモデータに接続するには、Team Settings に移動し、以下の内容で新しい接続を作成します。
- Connection Name:
Demo - Host:
https://sql-clickhouse.clickhouse.com - Username:
otel_demo - Password: 空欄のままにします

次に、各ソース — Logs、Traces、Metrics、Sessions — が otel_v2 データベースを使用するように設定します。ソースの設定方法の詳細については、リモートデモデータセットガイドを参照してください。
接続したら、Chart Explorer を開き、利用可能なログ、トレース、メトリクスに対してプロンプトを試してください。
例のプロンプト
以下のプロンプトは、オブザーバビリティデータを扱う際の一般的なユースケースを示しています。
| Prompt | Data source | Description |
|---|---|---|
Error count by service over time | Logs | サービス間でのエラー発生頻度をチャート化します |
Average request duration grouped by endpoint | Traces | エンドポイントごとのレイテンシパターンを示します |
P99 latency by service | Traces | サービス全体のテールレイテンシを特定します |
Count of 5xx status codes over the last 6 hours | Logs | サーバーエラーの傾向を追跡します |
プロンプトでは、構成済みのデータソースで使用可能な任意のカラムまたは属性を参照できます。プロンプトが具体的であるほど、生成されるチャートはより正確になります。
制限事項
- Text-to-Chart は現在、LLM プロバイダーとして Anthropic のみをサポートしています。OpenAI を含む追加プロバイダーのサポートは、今後のリリースで予定されています。
- データソースとしてサポートされるのは、ログとトレースのみです。Prometheus メトリクスはまだサポートされていません。
- チャートの精度は、プロンプトの明確さと元となるデータの構造に依存します。生成されたチャートが期待どおりでない場合は、プロンプトを言い換えるか、カラム名を明示的に指定してください。
関連情報
- テキストからチャートへ: ClickStack でよりすばやく可視化する方法 — この機能を紹介するブログ記事
- ダッシュボードと可視化 — Chart Explorer を使用した手動でのチャート作成
- 検索 — 全文検索およびプロパティ検索の構文
- 設定 — ClickStack のすべての環境変数
