ClickStack による Node.js トレースの監視
このガイドでは、Node.js アプリケーションから分散トレースを収集し、OpenTelemetry の自動インストゥルメンテーションを使用して ClickStack 上で可視化する方法を説明します。以下の内容を学びます:
- 自動インストゥルメンテーション付きで Node.js 用の OpenTelemetry をインストールおよび構成する方法
- ClickStack の OTLP エンドポイントへトレースを送信する方法
- HyperDX 上でトレースが表示されていることを確認する方法
- アプリケーションパフォーマンスを可視化するために、あらかじめ用意されたダッシュボードを利用する方法
本番アプリケーションを計測する前に統合をテストしたい場合のために、サンプルトレースを含むデモ用データセットが用意されています。
所要時間: 10〜15 分
既存の Node.js アプリケーションとの統合
このセクションでは、OpenTelemetry 自動インストルメンテーションを使用して、既存の Node.js アプリケーションに分散トレーシングを追加する方法について説明します。
ご自身の既存環境を構成する前に統合を試してみたい場合は、デモデータセットのセクションにある、あらかじめ設定済みの環境とサンプルデータを使ってテストできます。
前提条件
- OTLP エンドポイントにアクセス可能な ClickStack インスタンス(ポート 4317/4318)
- 既存の Node.js アプリケーション(Node.js 14 以上)
- npm または yarn パッケージマネージャー
- ClickStack のホスト名または IP アドレス
OpenTelemetry のインストールと設定
アプリケーションの先頭で @hyperdx/node-opentelemetry パッケージをインストールし、初期化します。詳細なインストール手順については、Node.js SDK ガイド を参照してください。
ClickStack API key の取得
ClickStack の OTLP エンドポイントにトレースを送信するための API key を取得します。
- ClickStack の URL (例: http://localhost:8080) で HyperDX を開く
- 必要に応じてアカウントを作成するかログインする
- Team Settings → API Keys に移動する
- インジェスト API key をコピーする

HyperDX でトレースを確認する
設定が完了したら、HyperDX にログインしてトレースがインジェストされていることを確認します。次のような画面が表示されるはずです。トレースが表示されない場合は、時間範囲を調整してみてください。

任意のトレースをクリックすると、スパン、タイミング、属性を含む詳細ビューを確認できます:

デモデータセット
本番アプリケーションを計装する前に ClickStack で Node.js のトレースを試したいユーザー向けに、現実的なトラフィックパターンを持つ、事前生成済みの Node.js アプリケーショントレースのサンプルデータセットを提供しています。
ClickStack の API key を取得する
ClickStack の OTLP エンドポイントへトレースを送信するための API key を取得します。
- ClickStack の URL (例: http://localhost:8080) で HyperDX を開きます
- 必要に応じてアカウントを作成するかログインします
- Team Settings → API Keys に移動します
- インジェスト API key(Ingestion API Key) をコピーします

取得した API key を環境変数として設定します:
HyperDX でトレースを確認する
- HyperDX を開き、アカウントにログインします(まだの場合はアカウントを作成します)
- Search ビューに移動し、ソースを Traces に設定します
- 時間範囲を 2025-10-25 13:00:00 - 2025-10-28 13:00:00 に設定します


HyperDX はタイムスタンプをブラウザのローカルタイムゾーンで表示します。デモデータは 2025-10-26 13:00:00 - 2025-10-27 13:00:00 (UTC) の期間をカバーしています。広めの時間範囲を指定することで、どのロケーションからでもデモトレースを確実に確認できます。トレースが確認できたら、可視化を見やすくするために時間範囲を 24 時間に絞り込むことができます。
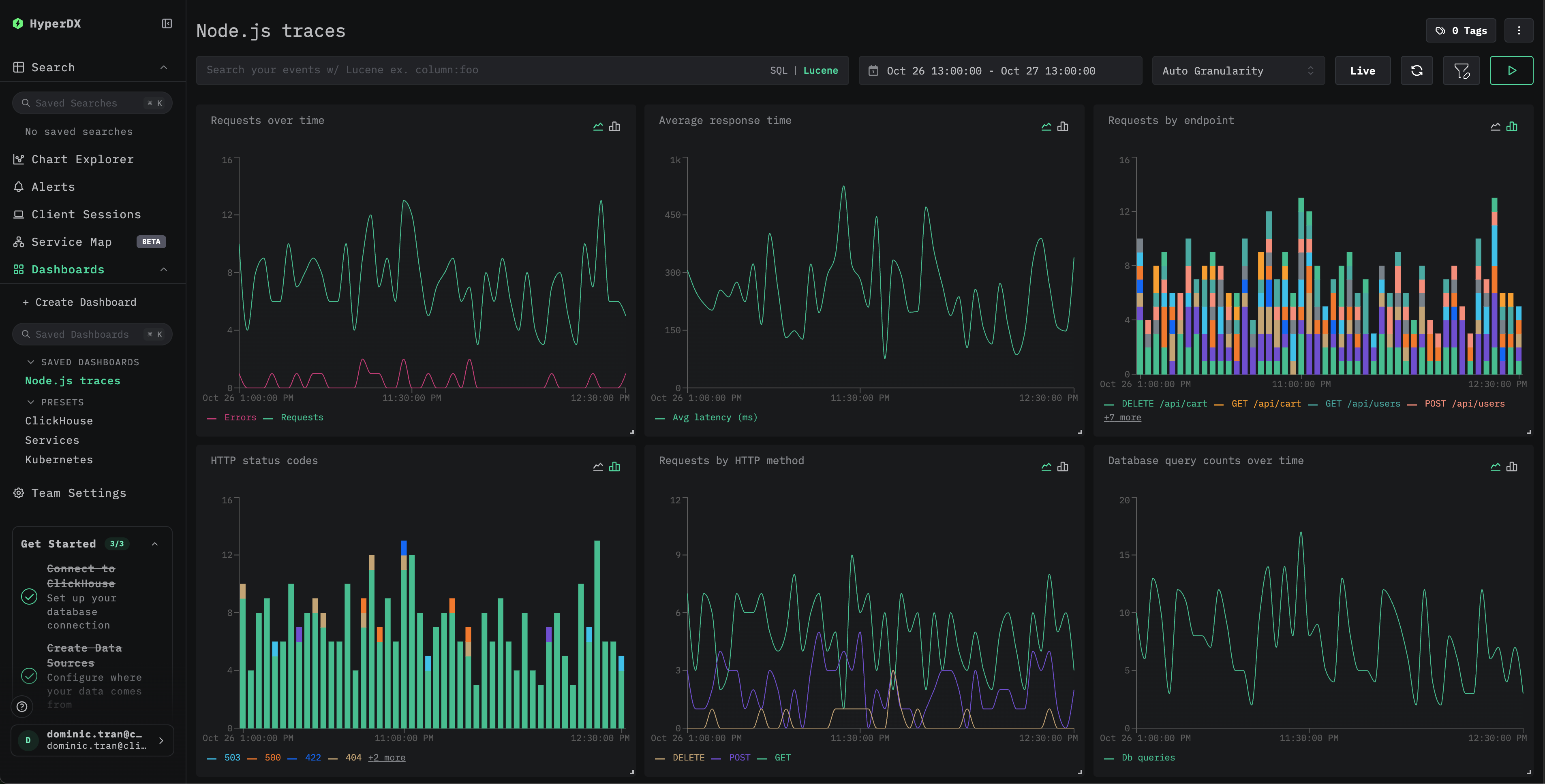
ダッシュボードと可視化
Node.js アプリケーションのパフォーマンス監視をすぐに始められるように、主要なトレースの可視化を備えたあらかじめ用意されたダッシュボードを提供しています。
あらかじめ用意されたダッシュボードをインポートする
- HyperDX を開き、Dashboards セクションに移動します
- 右上(省略記号メニューの下)にある Import Dashboard をクリックします

nodejs-traces-dashboard.jsonファイルをアップロードし、Finish Import をクリックします

すべての可視化が事前に設定された状態でダッシュボードが作成されます

デモ用データセットの場合、時間範囲を 2025-10-26 13:00:00 - 2025-10-27 13:00:00 (UTC) に設定してください(ローカルタイムゾーンに応じて調整してください)。インポートされたダッシュボードには、デフォルトでは時間範囲が指定されていません。
トラブルシューティング
curl 経由のデモトレースが表示されない
curl でトレースを送信したにもかかわらず HyperDX に表示されない場合は、トレースをもう一度送信してみてください。
これは、curl を使ったデモ用アプローチでのみ発生する既知の問題であり、計装済みの本番アプリケーションには影響しません。
HyperDX にトレースが表示されない場合
環境変数が設定されているか確認してください:
ネットワーク接続を確認する:
OTLP エンドポイントに正常に接続できるはずです。
アプリケーションログを確認する: アプリケーション起動時に、OpenTelemetry の初期化メッセージが出力されていることを確認します。HyperDX SDK は、初期化が完了したことを示す確認メッセージを出力するはずです。
次のステップ
さらに活用したい場合は、ダッシュボードで次のようなことを試してみてください。
- 重要なメトリクス(エラー率、レイテンシーのしきい値)向けにアラートを設定する
- 特定のユースケース(API モニタリング、セキュリティイベント)向けの追加ダッシュボードを作成する
本番運用への移行
このガイドでは、HyperDX SDK を使用してトレースを ClickStack の OTLP エンドポイントへ直接送信します。これは、開発・テスト環境や小〜中規模の本番環境でのデプロイに適しています。 より大規模な本番環境、またはテレメトリーデータをより細かく制御する必要がある場合は、エージェントとして独自の OpenTelemetry Collector をデプロイすることを検討してください。 本番環境向けのデプロイパターンと Collector の設定例については、OpenTelemetry を用いた取り込み を参照してください。