ClickStack を使用した Nginx ログの監視
このガイドでは、OpenTelemetry collector を構成して Nginx のアクセスログを取り込むことで、ClickStack を使って Nginx を監視する方法を説明します。次のことを学びます。
- Nginx を構成して JSON 形式のログを出力する
- ログのインジェスト用にカスタムの OTel collector 設定を作成する
- カスタム設定を使って ClickStack をデプロイする
- あらかじめ用意されたダッシュボードを使用して Nginx メトリクスを可視化する
本番環境の Nginx を設定する前にこの連携をテストしたい場合に使用できる、サンプルログ付きのデモデータセットも用意されています。
所要時間: 5〜10 分
既存の Nginx との統合
このセクションでは、ClickStack の OTel collector 設定を変更して、既存の Nginx インストールから ClickStack へログを送信する方法を説明します。 ご自身の既存環境を設定する前に統合を試してみたい場合は、次のセクションで、あらかじめ構成済みの環境とサンプルデータを使用してテストできます。
前提条件
- 稼働中の ClickStack インスタンス
- 既存の Nginx インストール
- Nginx 設定ファイルを編集できる権限
Nginx ログ形式の設定
まず、解析を容易にするため、NginxがJSON形式でログを出力するように設定します。nginx.confに次のログフォーマット定義を追加してください:
nginx.conf ファイルは通常、以下の場所に配置されています:
- Linux(apt/yum):
/etc/nginx/nginx.conf - macOS(Homebrew):
/usr/local/etc/nginx/nginx.confまたは/opt/homebrew/etc/nginx/nginx.conf - Docker:通常、設定ファイルをボリュームとしてマウントします
このログフォーマット定義を http ブロックに追加します:
この変更を行った後、Nginxを再起動してください。
カスタムOTel collector設定を作成する
ClickStackでは、カスタム設定ファイルをマウントして環境変数を設定することで、ベースのOpenTelemetry Collector設定を拡張できます。カスタム設定は、HyperDXがOpAMP経由で管理するベース設定とマージされます。
以下の設定で nginx-monitoring.yaml という名前のファイルを作成します:
この設定は以下を行います:
- 既定の場所にある Nginx ログを読み込みます
- JSON 形式のログエントリを解析します
- 元のログのタイムスタンプを抽出し、そのまま保持します
- HyperDX でのフィルタリング用に source: Nginx 属性を追加する
- 専用のパイプラインを介してログを ClickHouse エクスポーターに送信します
- カスタム構成では、新しい receiver と pipeline のみを定義します
- processor(memory_limiter、transform、batch)および exporter(clickhouse)は、ベースとなる ClickStack の構成内ですでに定義されているため、名前を指定するだけで参照できます。
- time_parser オペレーターは、元のログのタイミングを保持するために、Nginx の time_local フィールドからタイムスタンプを抽出します
- パイプラインは、既存の processors を介して、receivers から ClickHouse exporter へデータを転送します
ClickStackにカスタム設定を読み込ませる構成
既存のClickStackデプロイメントでカスタムコレクター設定を有効にするには、次の手順を実行してください:
- カスタム設定ファイルを /etc/otelcol-contrib/custom.config.yaml にマウントします
- 環境変数 CUSTOM_OTELCOL_CONFIG_FILE に /etc/otelcol-contrib/custom.config.yaml を設定します
- Nginx のログディレクトリをマウントし、コレクターが読み取れるようにします
オプション1:Docker Compose
ClickStack のデプロイメント設定を更新してください:
オプション2: Docker Run(オールインワンイメージ)
docker runでオールインワンイメージを使用する場合:
ClickStackコレクターがnginxログファイルを読み取るための適切な権限を持っていることを確認してください。本番環境では、読み取り専用マウント(:ro)を使用し、最小権限の原則に従ってください。
HyperDXでのログの確認
設定後、HyperDXにログインし、ログが正常に送信されていることを確認します:
- 検索ビューに移動します
- ソースを Logs に設定して、
request、request_time、upstream_response_timeなどのフィールドを含むログエントリが表示されることを確認します。
以下のような表示が確認できます:


デモデータセット
本番システムを設定する前に nginx インテグレーションをテストしたいユーザー向けに、現実的なトラフィックパターンを持つ、あらかじめ生成済みの nginx アクセスログからなるサンプルデータセットを提供しています。
サンプルデータセットをダウンロードする
このデータセットには次が含まれます:
- 現実的なトラフィックパターンを持つログエントリ
- さまざまなエンドポイントと HTTP メソッド
- 成功したリクエストとエラーの混在
- 現実的なレスポンスタイムとバイト数
HyperDX でログを確認する
ClickStack が起動したら、次を実行します:
- HyperDX を開き、アカウントにログインします(まずアカウントを作成する必要がある場合があります)
- Search ビューに移動し、source を
Logsに設定します - タイムレンジを 2025-10-19 11:00:00 - 2025-10-22 11:00:00 に設定します
Search ビューでは次のように表示されるはずです:
HyperDX はタイムスタンプをブラウザのローカルタイムゾーンで表示します。デモデータは 2025-10-20 11:00:00 から 2025-10-21 11:00:00 までの UTC の期間をカバーしています。広いタイムレンジを指定することで、どのロケーションからアクセスしてもデモログが表示されるようにしています。ログが表示されたら、可視化をより明瞭にするためにレンジを 24 時間に絞り込むことができます。


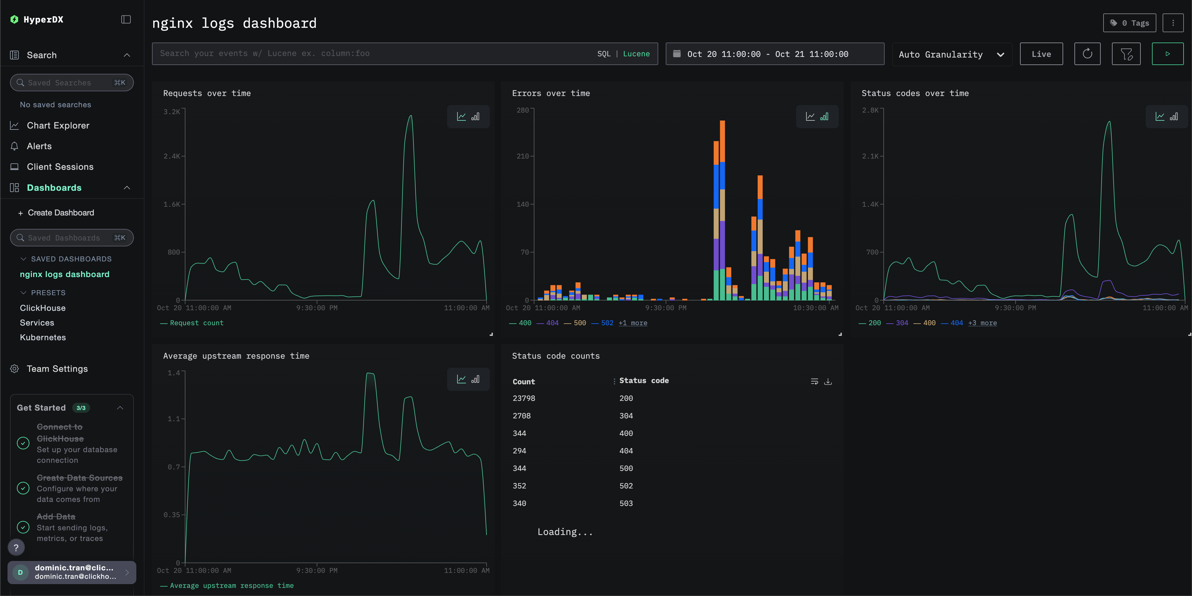
ダッシュボードと可視化
ClickStack を使って nginx の監視をすぐに始められるように、Nginx Logs 向けの基本的な可視化を提供しています。
あらかじめ用意されたダッシュボードをインポートする
- HyperDX を開き、Dashboards セクションに移動します。
- 右上の三点リーダーアイコンから「Import Dashboard」をクリックします。

- nginx-logs-dashboard.json ファイルをアップロードし、「Finish import」をクリックします。

すべての可視化があらかじめ設定された状態でダッシュボードが作成されます
デモ用データセットでは、時間範囲を 2025-10-20 11:00:00 - 2025-10-21 11:00:00 (UTC) に設定してください(ローカルタイムゾーンに応じて調整してください)。インポートされたダッシュボードには、デフォルトでは時間範囲が指定されていません。

トラブルシューティング
カスタム設定が読み込まれない
- 環境変数 CUSTOM_OTELCOL_CONFIG_FILE が正しく設定されていることを確認してください
- カスタム設定ファイルが /etc/otelcol-contrib/custom.config.yaml にマウントされていることを確認してください
- カスタム設定の内容を表示し、人間が読める形式であることを確認する
HyperDX にログが表示されない
- nginx が JSON 形式でログを書き出していることを確認する
- コレクターがログを読み取れていることを確認する
- 実際に適用されている設定に
filelogレシーバーが含まれていることを確認する
- コレクターログにエラーがないか確認する
次のステップ
さらに活用したい場合は、ダッシュボードで次のようなことを試してみてください。
- 重要なメトリクス(エラー率、レイテンシのしきい値)に対するアラートを設定する
- 特定のユースケース(API モニタリング、セキュリティイベント)向けに追加のダッシュボードを作成する