ClickStackでMongoDBログを監視する
OTel filelog レシーバーを使用して、MongoDBサーバーのログ (4.4以降のJSON形式) をClickStackで収集・可視化します。デモ用データセットと事前構築済みダッシュボードが含まれます。
既存のMongoDBとの統合
このセクションでは、ClickStack OTel collector の設定を変更して、既存の MongoDB インストールから ClickStack にログを送信するよう構成する方法を説明します。 独自の既存環境を構成する前に MongoDB 統合を試したい場合は、"デモ用データセット" セクションにある事前設定済みの構成とサンプルデータを使用してテストできます。
前提条件
- 稼働中の ClickStack インスタンス
- 既存のセルフマネージド MongoDB 環境 (バージョン 4.4 以降)
- MongoDB のログファイルへのアクセス
MongoDBのログ設定を確認する
MongoDB 4.4以降は、デフォルトで構造化JSONログを出力します。ログファイルの場所を確認してください:
MongoDBの一般的なログの場所:
- Linux (apt/yum):
/var/log/mongodb/mongod.log - macOS (Homebrew):
/usr/local/var/log/mongodb/mongo.log - Docker: 多くの場合、stdout に出力されますが、
/var/log/mongodb/mongod.logに書き込むよう設定することもできます
MongoDB が stdout にログを出力している場合は、mongod.conf を更新してファイルへの書き込みを設定してください:
設定を変更したら、MongoDBを再起動してください:
MongoDB用のカスタムOTel collector設定を作成する
ClickStack では、カスタム設定ファイルをマウントして環境変数を設定することで、ベースの OpenTelemetry Collector 設定を拡張できます。カスタム設定は、OpAMP を介して HyperDX が管理するベース設定にマージされます。
以下の設定で mongodb-monitoring.yaml という名前のファイルを作成してください。
- カスタム設定では、新しいレシーバーとパイプラインのみを定義します。プロセッサー (
memory_limiter、transform、batch) とエクスポーター (clickhouse) は、ベースの ClickStack 設定ですでに定義されているため、名前で参照するだけです。 - この設定では、コレクターの起動時に既存のすべてのログを読み込むために
start_at: beginningを使用します。本番環境へのデプロイメントでは、コレクターの再起動時にログを再取り込みしないよう、start_at: endに変更してください。
カスタム設定を読み込むようにClickStackを設定する
既存のClickStackデプロイメントでカスタムコレクター設定を有効にするには、次の手順を実行してください。
- カスタム設定ファイルを
/etc/otelcol-contrib/custom.config.yamlにマウントします - 環境変数
CUSTOM_OTELCOL_CONFIG_FILE=/etc/otelcol-contrib/custom.config.yamlを設定します - コレクターが読み取れるように、MongoDB のログディレクトリをマウントします
- Docker Compose
- Docker Run (All-in-One Image)
ClickStack のデプロイメント設定を更新します。
Docker で all-in-one イメージを使用している場合は、次を実行します。
ClickStack コレクターに MongoDB ログファイルを読み取るための適切な権限が付与されていることを確認してください。本番環境では、読み取り専用マウント (:ro) を使用し、最小権限の原則に従ってください。
デモデータセット
本番システムを構成する前に、事前に生成されたサンプルデータセットを使って MongoDB インテグレーションをテストします。
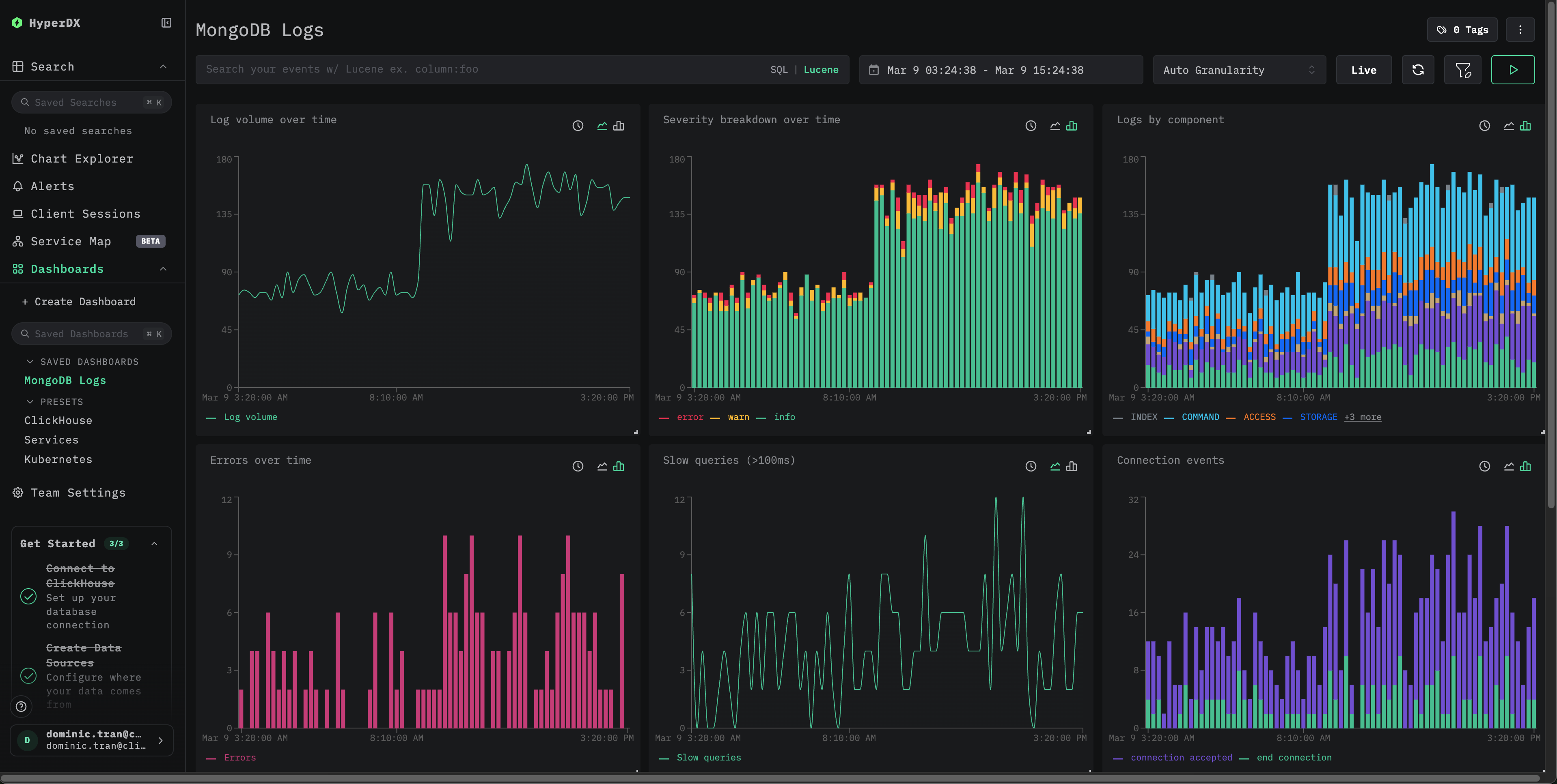
ダッシュボードと可視化
事前構築済みダッシュボードをインポートする
- HyperDX を開き、ダッシュボードセクションに移動します。
- 右上の三点メニュー内にある「Import Dashboard」をクリックします。

- mongodb-logs-dashboard.json ファイルをアップロードし、finish import をクリックします。

すべての可視化が事前設定されたダッシュボードが作成されます
デモ用データセットでは、2026-03-09 00:00:00 - 2026-03-10 00:00:00 (UTC) を含むように時間範囲を設定します。

トラブルシューティング
HyperDX にログが表示されない場合
実際に適用されている設定に filelog レシーバーが含まれていることを確認します。
コレクターのログでエラーを確認します:
ログが正しく解析されない場合
MongoDB が JSON 形式のログを出力していることを確認します (4.4+) :
出力が有効なJSONでない場合は、お使いのMongoDBのバージョンで従来のテキストログ形式 (4.4以前) が使用されている可能性があります。json_parserオペレーターをregex_parserに置き換えるか、MongoDB 4.4以降にアップグレードする必要があります。
次のステップ
本番環境への移行
このガイドでは、すばやくセットアップできるよう、ClickStack に組み込まれている OpenTelemetry Collector を拡張した構成を使用しています。本番環境にデプロイする場合は、独自の OTel Collector を実行し、データを ClickStack の OTLP エンドポイントに送信することを推奨します。本番環境向けの設定については、OpenTelemetry データの送信を参照してください。

