ClickStack 入門
あらかじめ用意された Docker イメージが利用できるため、ClickStack を使い始めるのは簡単です。これらのイメージは公式の ClickHouse Debian パッケージをベースとしており、さまざまなユースケースに対応できるよう複数のディストリビューションが提供されています。
ローカルデプロイメント
最も簡単なオプションは、スタックのすべてのコアコンポーネントをまとめた 単一イメージのディストリビューション です。
- HyperDX UI
- OpenTelemetry (OTel) collector
- ClickHouse
このオールインワンイメージを使用すると、単一のコマンドでフルスタックを起動できるため、テスト、検証、あるいは迅速なローカルデプロイメントに最適です。
Docker でスタックをデプロイ
次のコマンドは、OpenTelemetry collector(ポート 4317 と 4318)と HyperDX UI(ポート 8080)を起動します。
ClickStack のイメージは、現在 clickhouse/clickstack-* として公開されています(以前は docker.hyperdx.io/hyperdx/*)。
コンテナの再起動間でデータと設定を永続化するには、上記の docker コマンドを修正し、/data/db、/var/lib/clickhouse、/var/log/clickhouse-server のパスをマウントします。
例:
HyperDX UI にアクセスする
http://localhost:8080 にアクセスして HyperDX UI を開きます。
ユーザーを作成し、パスワードポリシーの要件を満たすユーザー名とパスワードを入力します。

HyperDX はローカルクラスターに自動的に接続し、ログ、トレース、メトリクス、セッション用のデータソースを作成します。これにより、すぐに製品を探索できます。
製品を探索する
スタックがデプロイされたら、サンプルデータセットのいずれかを試してみてください。
ローカルクラスターを使い続けるには、次のいずれかを実行します。
- サンプルデータセット - 公開デモからサンプルデータセットをロードし、簡単な問題の診断を体験します。
- ローカルファイルとメトリクス - ローカル OTel collector を使用して、macOS または Linux 上のローカルファイルをロードし、システムを監視します。
別の方法として、より大きなデータセットを探索できるデモクラスターに接続することもできます。
- リモートデモデータセット - デモ ClickHouse サービス上のデモデータセットを探索します。
ClickHouse Cloud でデプロイする
ClickStack を ClickHouse Cloud 上にデプロイすることで、完全マネージドでセキュアなバックエンドの利点を得つつ、インジェスト、スキーマ、オブザーバビリティのワークフローに対する完全な制御を維持できます。
ClickHouse Cloud サービスを作成する
ClickHouse Cloud のクイックスタートガイドに従ってサービスを作成します。
Docker でデプロイする
ターミナルを開き、先ほどコピーした認証情報を環境変数としてエクスポートします:
次の Docker コマンドを実行します:
これにより、OpenTelemetry collector(ポート 4317 および 4318)と HyperDX UI(ポート 8080)が公開されます。
HyperDX UI にアクセスする
http://localhost:8080 にアクセスして HyperDX UI を開きます。
ユーザーを作成し、ユーザー名と、パスワードポリシーの要件を満たすパスワードを入力します。

ClickHouse Cloud 接続を作成する
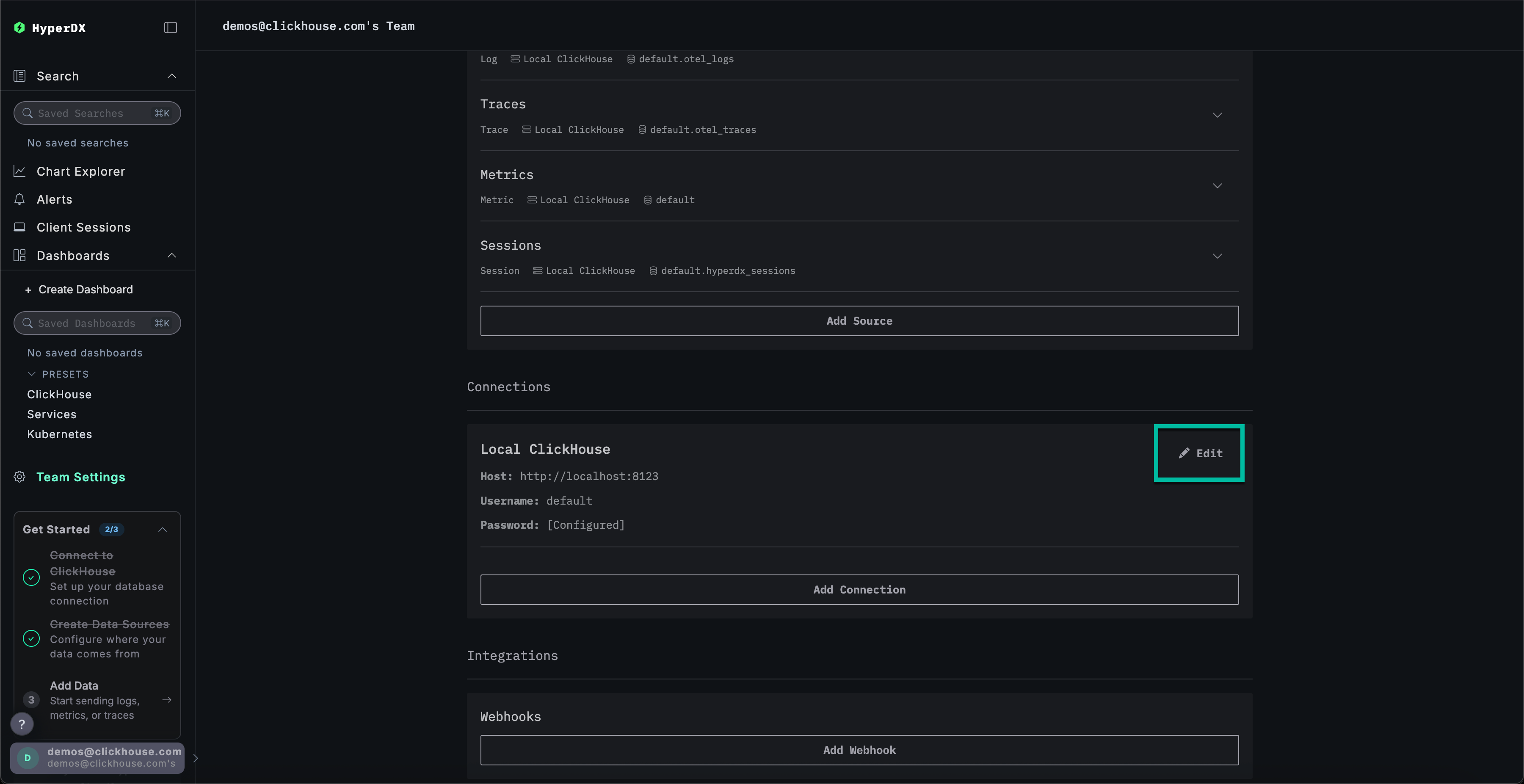
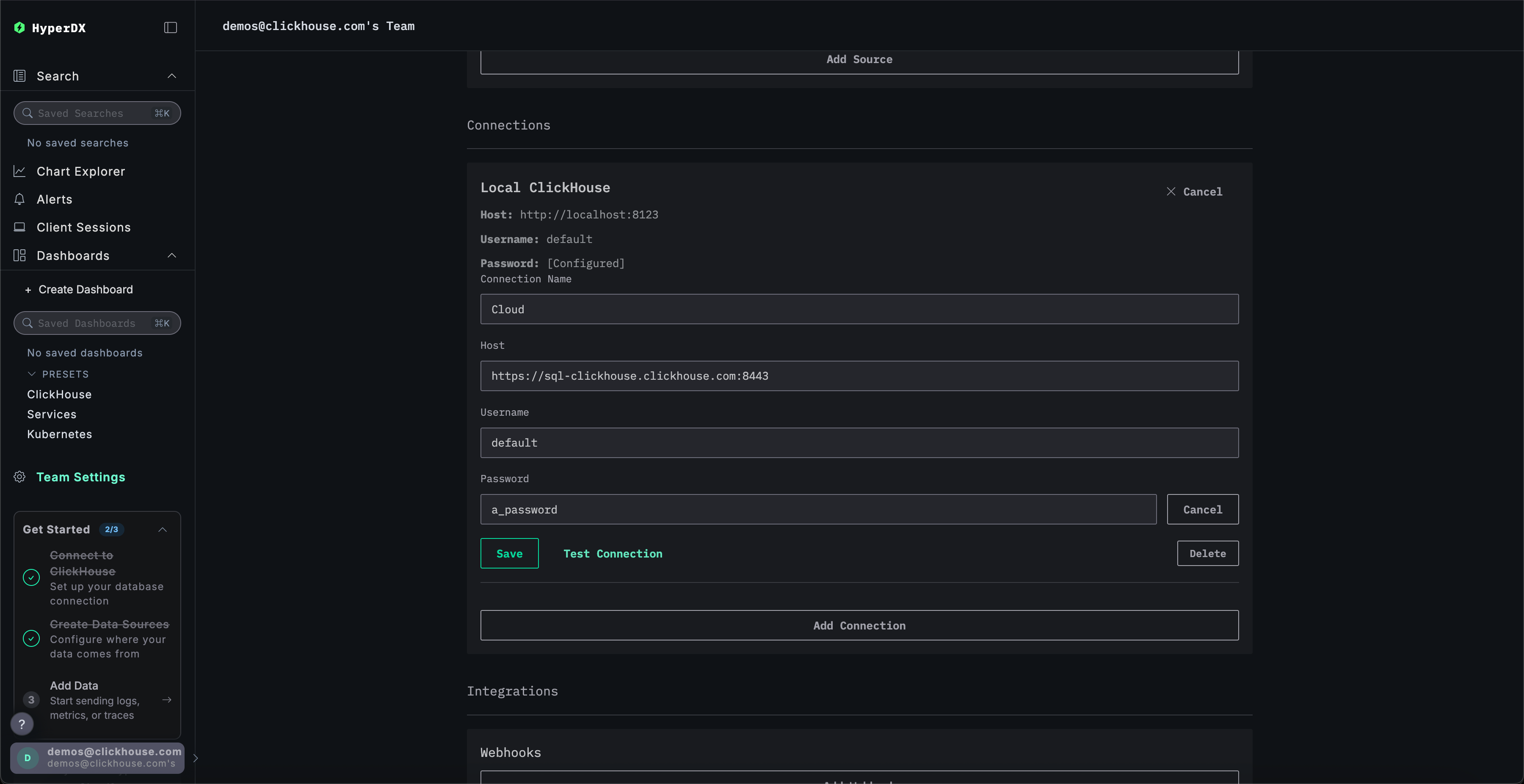
Team Settings に移動し、Local Connection の Edit をクリックします:

接続名を Cloud に変更し、ClickHouse Cloud サービスの認証情報で後続のフォームを入力してから Save をクリックします:

製品を試してみる
スタックがデプロイされたら、サンプルデータセットのいずれかを試してみてください。
- Example dataset - パブリックデモからサンプルデータセットをロードして、簡単な問題を診断します。
- Local files and metrics - ローカルの OTel collector を使用して、OSX または Linux 上のローカルファイルをロードし、システムを監視します。
ローカルモード
ローカルモードは、認証なしで HyperDX をデプロイするためのモードです。
認証はサポートされていません。
このモードは、認証や設定の永続化が不要な、テスト、開発、デモ、デバッグといった用途での利用を想定しています。
ホスト型版
ローカルモードでは、play.hyperdx.io で提供されているホスト型 HyperDX を利用できます。
セルフホスト版
Docker で実行する
セルフホストのローカルモード用イメージには、事前に設定済みの OpenTelemetry collector と ClickHouse サーバーが含まれています。これにより、外部での追加セットアップを最小限に抑えつつ、アプリケーションからのテレメトリデータを取り込み、HyperDX 上で可視化できます。セルフホスト版を使い始めるには、適切なポートをフォワードして Docker コンテナを実行するだけです:
ローカルモードには認証機能が含まれていないため、ユーザー作成を求められることはありません。
接続認証情報の入力
独自の 外部 ClickHouse クラスター に接続する場合は、接続認証情報を手動で入力できます。
あるいは、製品をすばやく試したい場合は、Connect to Demo Server をクリックして、あらかじめロードされたデータセットにアクセスし、事前のセットアップなしで ClickStack を試すこともできます。

デモサーバーに接続した場合は、デモデータセットの手順に従ってデータセットを探索できます。
