ClickStack によるアラート
ClickStack にはアラート機能が組み込まれており、ログ、メトリクス、トレース全体にわたってリアルタイムに問題を検知・対応できます。
アラートは HyperDX のインターフェースから直接作成でき、Slack や PagerDuty など、よく利用される通知システムと連携します。
アラート機能は ClickStack のデータ全体に対してシームレスに動作し、システムの健全性の把握、パフォーマンス劣化の検出、主要なビジネスイベントの監視に役立ちます。
アラートの種類
ClickStack では、アラートを作成するための 2 つの補完的な方法として、検索アラート と ダッシュボードチャートアラート をサポートしています。アラートを作成すると、そのアラートは対応する検索またはチャートに関連付けられます。
1. 検索アラート
検索アラートを使用すると、保存済み検索の結果に基づいて通知をトリガーできます。これにより、特定のイベントやパターンが予想以上(または予想以下)の頻度で発生していることを検出できます。
定義された時間ウィンドウ内で一致する結果の件数が、指定したしきい値を超えるか下回ったときにアラートがトリガーされます。
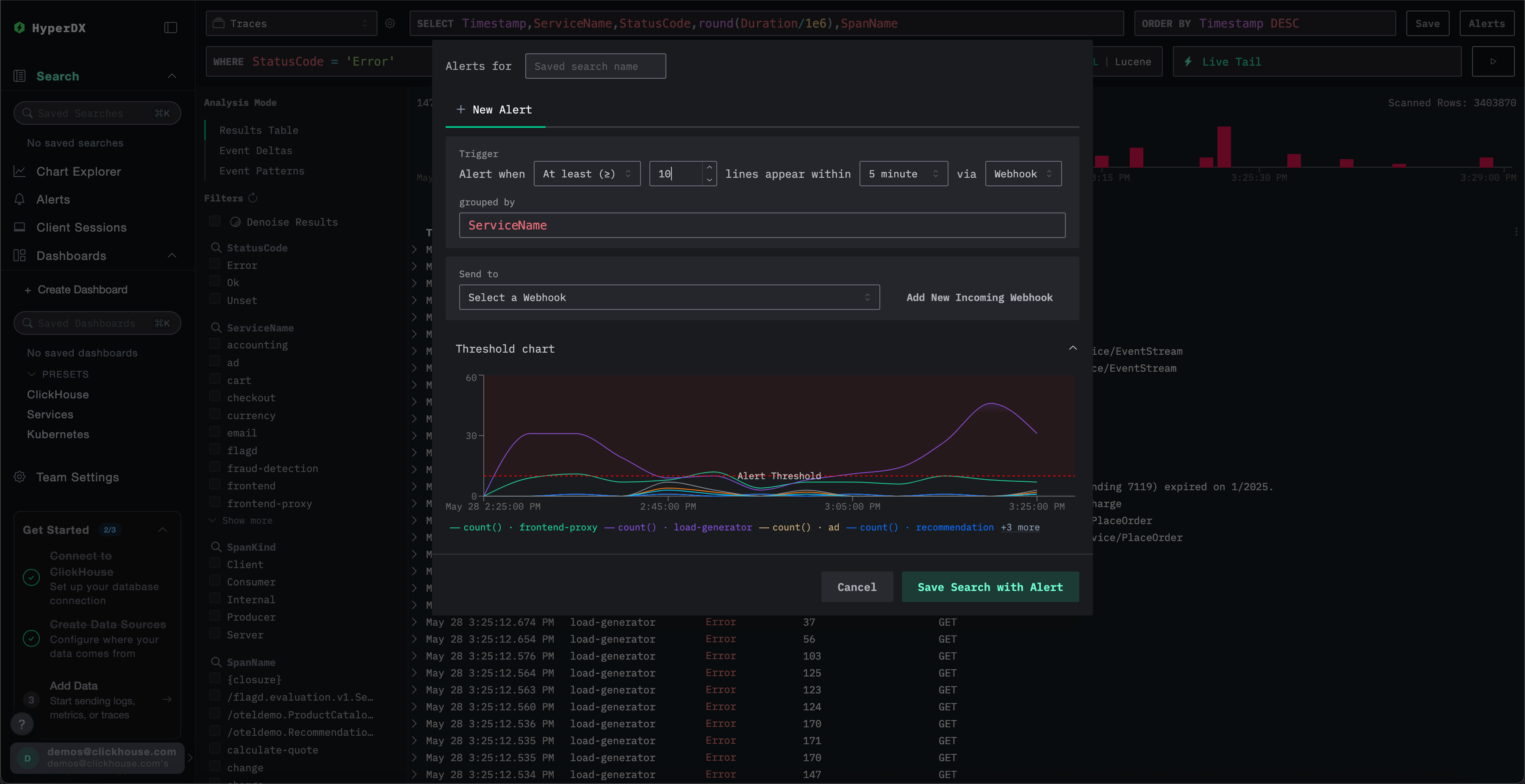
検索アラートを作成するには:
アラートを作成する
アラート作成パネルから、次の操作を行えます:
- アラートに関連付ける保存済み検索に名前を付けます。
- しきい値を設定し、指定した期間内に何回しきい値に達したらアラートを発生させるかを指定します。しきい値は上限または下限としても使用できます。ここで設定する期間は、アラートがどの程度の頻度でトリガーされるかも決定します。
grouped byの値を指定します。これにより、例えばServiceNameのようなキーで検索結果を集約し、同じ検索から複数のアラートをトリガーできるようになります。- 通知の送信先となる Webhook を選択します。このビューから新しい Webhook を直接追加することもできます。詳細は Webhook の追加 を参照してください。
保存する前に、ClickStack はしきい値条件を可視化し、期待どおりに動作するかを確認できるようにします。

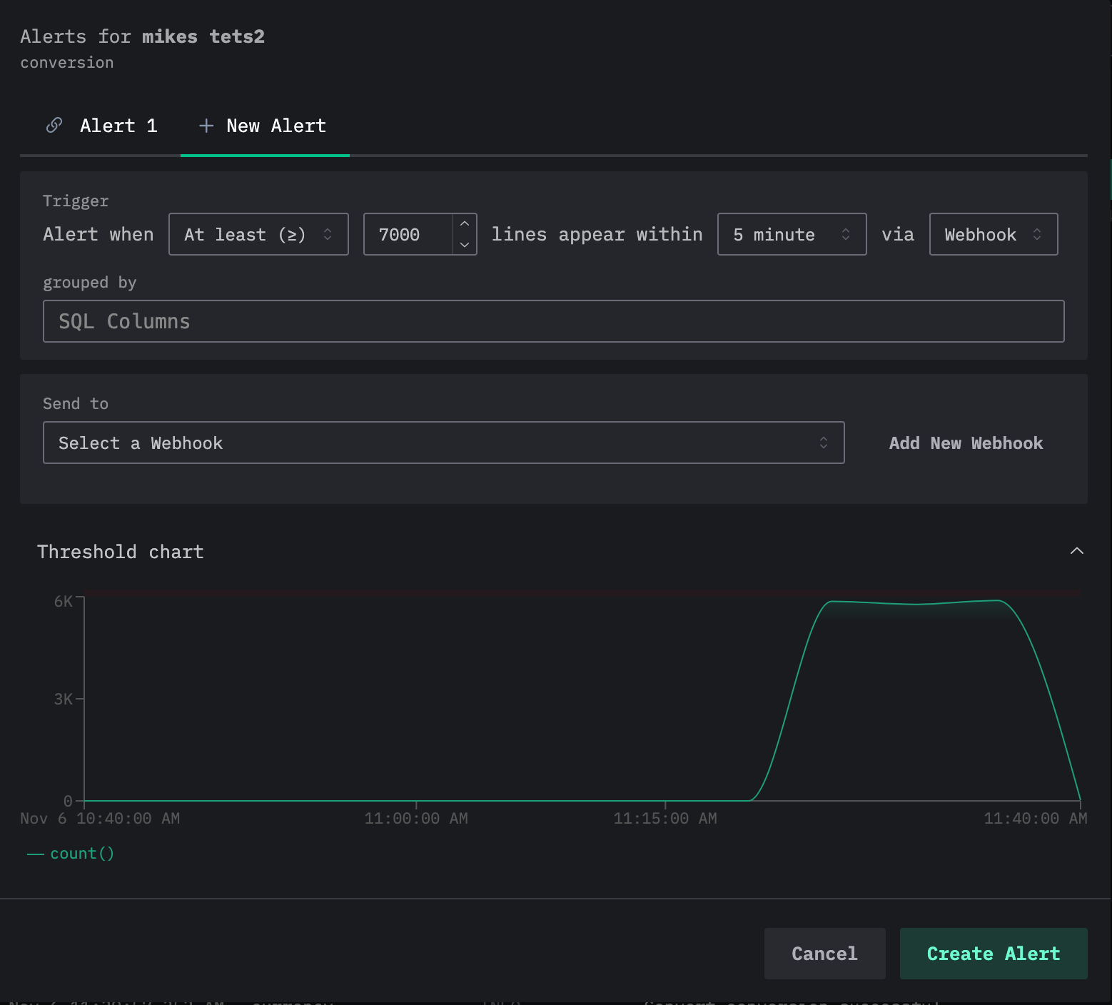
1 つの検索に対して複数のアラートを追加できる点に注意してください。上記の手順を繰り返すと、現在のアラートがアラート編集ダイアログ上部のタブとして表示され、それぞれのアラートには番号が割り当てられます。

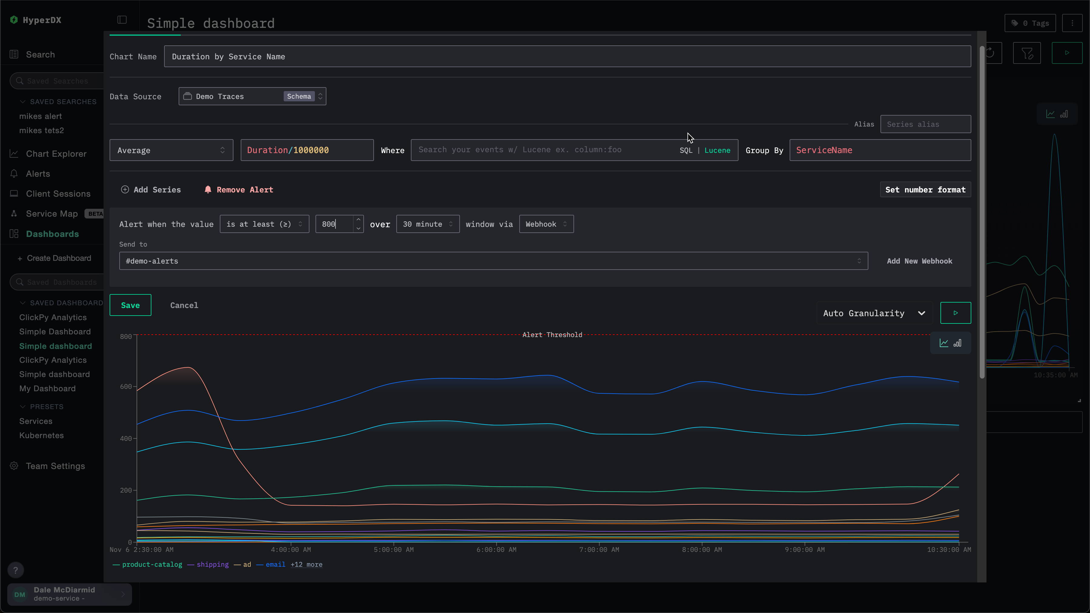
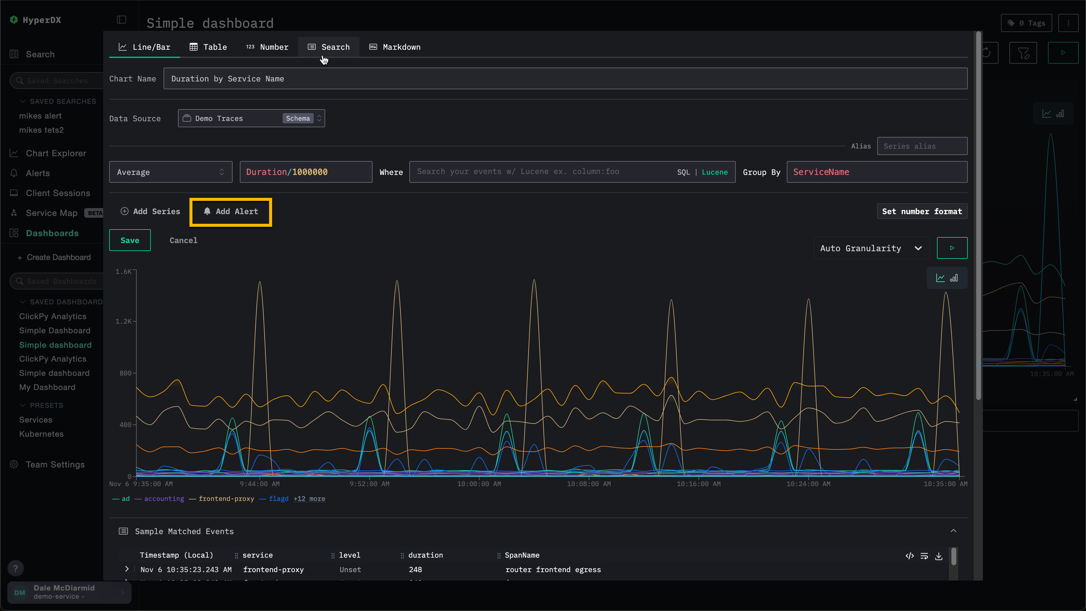
2. ダッシュボードチャートアラート
ダッシュボードアラートを使用すると、アラート機能をチャートに拡張できます。
保存済みダッシュボードから、チャートベースのアラートを直接作成できます。高度な計算には、フルな SQL 集計機能および ClickHouse 関数を利用できます。
メトリクスが定義したしきい値を超える (もしくは下回る) と、自動的にアラートがトリガーされ、KPI、レイテンシー、その他の主要なメトリクスを継続的に監視できます。
ダッシュボード上の可視化に対してアラートを作成するには、そのダッシュボードが保存されている必要があります。
ダッシュボードアラートを追加するには:
アラート条件を定義する
条件 (>=、>、<=、<、=、!=、<= x >=、> or <) 、しきい値、期間、webhook を定義します。ここで設定した期間は、アラートがどの頻度でトリガーされるかも決定します。

この画面から新しい webhook を直接追加できます。詳細は Adding a webhook を参照してください。
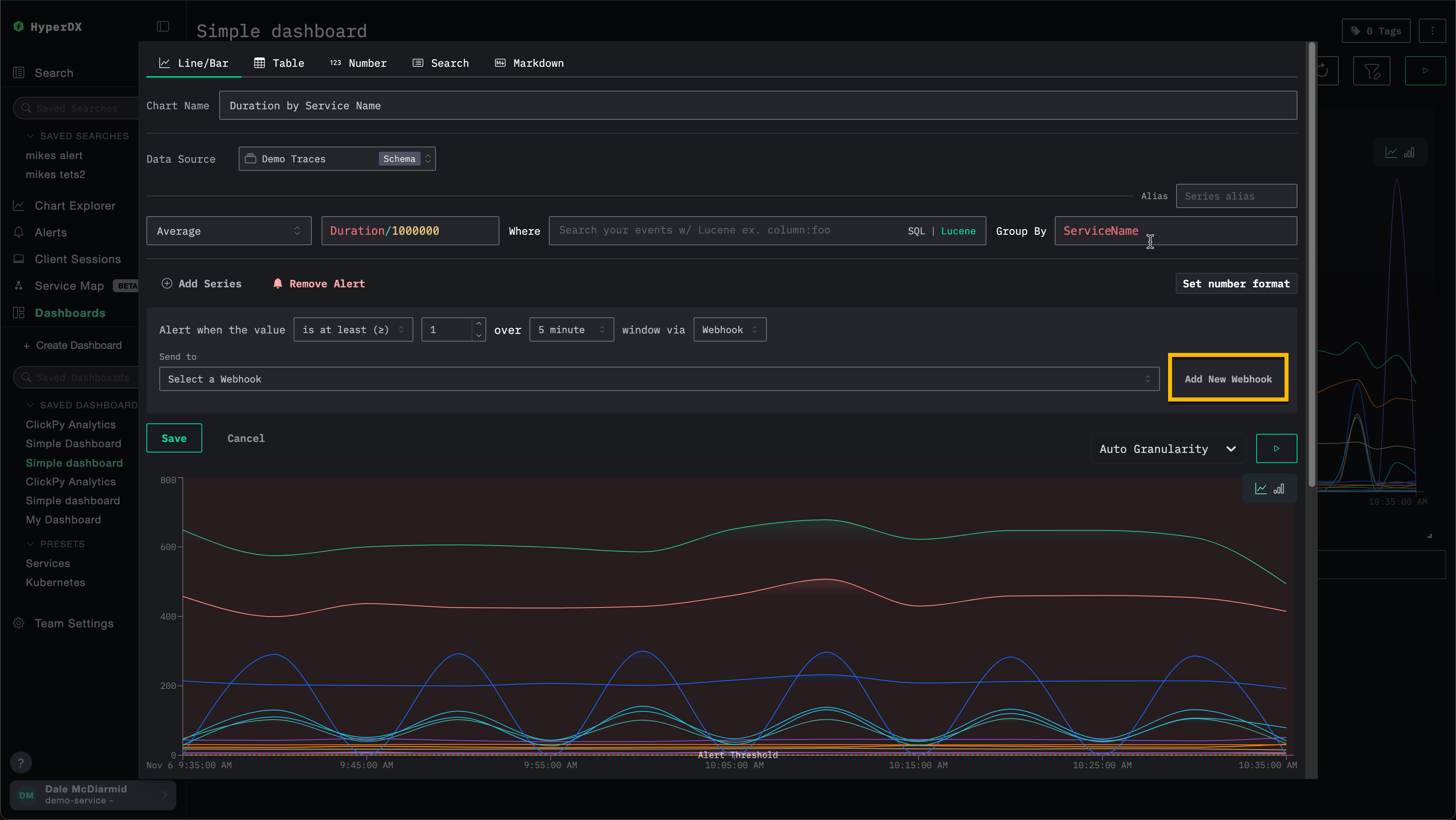
Webhook の追加
アラート作成時には、既存の webhook を使用することも、新しく作成することもできます。いったん作成された webhook は、他のアラートでも再利用できます。
webhook は、Slack や PagerDuty を含むさまざまなサービス種別や、汎用的な送信先向けに作成できます。
例えば、以下のチャートに対するアラートを作成する場合を考えます。webhook を指定する前に、ユーザーは Add New Webhook を選択できます。

これにより webhook 作成ダイアログが開き、ここで新しい webhook を作成できます。

webhook 名は必須であり、説明は任意です。その他に必須となる設定項目は、サービス種別によって異なります。
ClickStack Open Source と ClickStack Cloud では、利用可能なサービス種別が異なる点に注意してください。詳しくは Service type integrations を参照してください。
サービス種別ごとの連携
ClickStack のアラートは、標準で次のサービス種別と連携できます:
- Slack: Webhook または API を使用して、チャンネルに直接通知を送信します。
- PagerDuty: PagerDuty API を介して、オンコールチーム向けにインシデントをルーティングします。
- Webhook: 汎用的な Webhook を介して、任意のカスタムシステムやワークフローにアラートを連携します。
Slack API と PagerDuty の連携は ClickHouse Cloud でのみサポートされています。
サービス種別に応じて、指定する必要のある情報は異なります。具体的には次のとおりです。
Slack (Webhook URL)
- Webhook URL。たとえば、
https://hooks.slack.com/services/<unique_path>。詳細は Slack のドキュメント を参照してください。
Slack (API)
- Slack ボットトークン。詳細は Slack のドキュメント を参照してください。
PagerDuty API
- PagerDuty インテグレーションキー。詳細は PagerDuty のドキュメント を参照してください。
汎用
- Webhook URL
- Webhook ヘッダー (任意)
- Webhook ボディ (任意)。現在、ボディではテンプレート変数
{{title}}、{{body}}、{{link}}が利用できます。
アラートの管理
アラートは、HyperDX の左側にあるアラートパネルから一元的に管理できます。

このビューでは、ClickStack 内で作成され、現在有効になっているすべてのアラートを確認できます。

このビューには、アラートの評価履歴も表示されます。アラートは、アラート作成時に設定した期間/継続時間に基づく一定間隔で評価されます。各評価時に、HyperDX がデータをクエリしてアラート条件が満たされているかを確認します。
- 赤いバー: この評価の間にしきい値条件が満たされ、アラートが発火した(通知が送信された)ことを示します
- 緑のバー: アラートは評価されたが、しきい値条件は満たされなかった(通知は送信されなかった)ことを示します
各評価は独立しており、アラートはその時間ウィンドウのデータをチェックし、その時点で条件が真の場合にのみ発火します。
上記の例では、最初のアラートはすべての評価で発火しており、継続的な問題が発生していることを示しています。2つ目のアラートは解消済みの問題を示しており、当初は 2 回発火したものの(赤いバー)、その後の評価ではしきい値条件が満たされなくなっています(緑のバー)。
アラートをクリックすると、そのアラートが紐づいているチャートまたは検索画面に移動します。
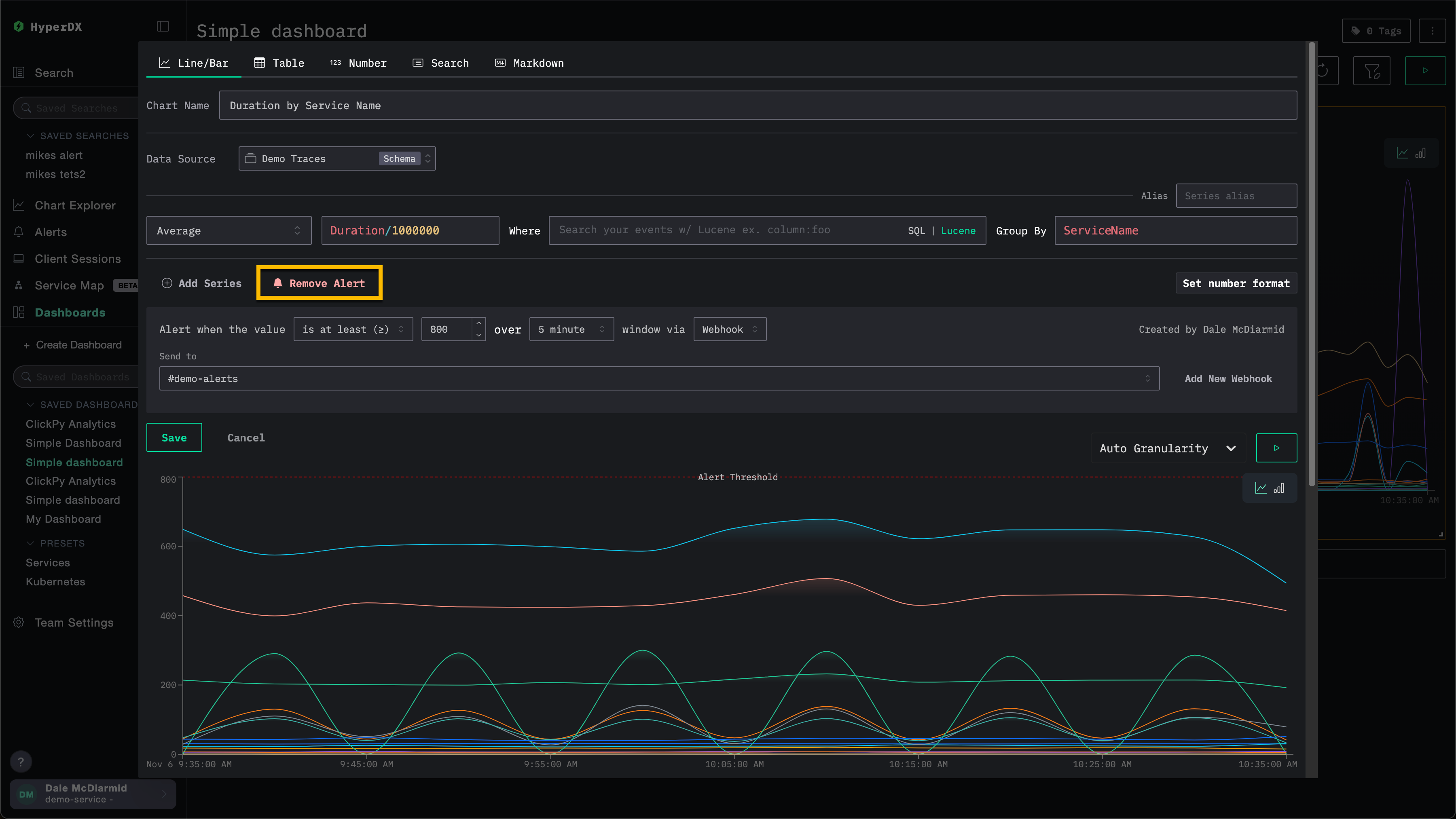
アラートの削除
アラートを削除するには、該当する検索またはチャートの編集ダイアログを開き、Remove Alert を選択します。
次の例では、Remove Alert ボタンをクリックすると、このチャートからアラートが削除されます。

SQL ベースのチャートアラート
SQL ベースのチャートアラートでは、任意の ClickHouse SQL を記述してアラート条件を定義できます。これにより、フィルタリング、集計、計算を完全に制御できます。つまり、SQL で表現できる内容はすべてアラート条件にできます。
対応しているチャートタイプ
SQL ベースのアラートは、次の 3 つのチャート表示タイプに対応しています。
| チャートタイプ | 動作 |
|---|---|
| Line | 時系列データアラート。クエリは時間バケットごとの行を生成する必要があります。各バケットは、しきい値に対して個別に評価されます。 |
| Stacked Bar | 時系列データアラート。動作は Line と同じです。 |
| Number | 単一値アラート。クエリは単一の数値結果を返し、評価ごとに 1 回しきい値と比較されます。 |
その他の SQL ベースのチャートタイプ (Table、Pie、Heatmap など) は、アラートをサポートしていません。
SQL アラートを作成する
SQL ベースのチャートにアラートを作成するには、次の手順に従います。
ダッシュボードで SQL ベースのチャートを作成または開く
保存済みのダッシュボードで、SQL チャートモードの新しいチャートを作成するか、既存の SQL ベースのチャートを開いて編集します。
表示タイプとして Line、Stacked Bar、または Number を選択します。

アラートを追加する
チャートエディタのアラートセクションで Add Alert を選択します。次を設定します。
- Threshold type:
>=(以上) 、>(より大きい) 、<=(以下) 、<(より小さい) 、=(等しい) 、!=(等しくない) 、<= x >=(範囲内) 、または> or <(範囲外) - Threshold value: 比較に使用する数値
- Interval: アラートを評価する頻度 (1m、5m、15m、30m、1h、6h、12h、または 1d) 。これは各評価のタイムウィンドウも定義します。
- Webhook: アラートが発火したときに使用する通知チャネル。Webhook を追加するを参照してください。

通常、アラートクエリは各インターバルにつき 1 回実行されます。ただし、エラーやクエリの遅延により 1 つ以上のインターバルがスキップされた場合、次回の実行では、スキップされたインターバルを含むタイムレンジが使用されます。この場合でも、クエリのインターバル パラメータはアラートに設定された期間のままですが、タイムレンジ パラメータには、より長いタイムレンジが反映されます。
ダッシュボードを保存する
アラートを有効にするには、ダッシュボードを保存します。アラートは設定したインターバルで評価を開始します。
クエリ結果の解釈方法
アラートシステムは、しきい値と比較する対象を判断するために、SQLクエリが返すカラムを確認します。
- 値カラム: アラート値として使用されるのは、
SELECT句の最後の数値カラムです。クエリが複数の数値カラム (例:count, avg_latency, p99_latency) を返す場合、しきい値と比較されるのは最後のカラム (p99_latency) のみです。 - タイムスタンプカラム: 時系列データチャート (折れ線および積み上げ棒) では、システムは結果内の Date/DateTime カラムを時間バケット (つまり時系列データチャートの x 軸) として識別します。各時間バケットの値カラムはしきい値に対して個別に評価され、いずれかの時間バケットの値が設定されたしきい値を超えると、アラートがトリガーされます。
- グループカラム: 数値でもタイムスタンプでもないカラム (例:
ServiceName,Environment) は、グループ化の次元として扱われます。グループが存在する場合、グループ値の一意な組み合わせごとに個別に追跡され、それぞれに対してアラートが生成されます。ClickStack は、設定されたしきい値を超えた値を持つ各グループごとにアラートを送信します。グループは時系列データチャートでのみ利用できます。
クエリパラメータとマクロ
SQL アラートクエリでは、評価時に自動的に置き換えられるテンプレートパラメータとマクロを使用できます。これらは、SQL ベースのチャートを構築する際に利用できるパラメータとマクロと同じです。
必須および推奨されるパラメータ
折れ線または積み上げ棒チャートのアラートに使用するクエリには、必ず インターバルのパラメータまたはマクロ ({intervalSeconds:Int64}、{intervalMilliseconds:Int64}、$__timeInterval(col)、$__timeInterval_ms(col) のいずれか) を含める必要があります。アラートの実行時には、これらはアラートで設定された期間に置き換えられます。
アラートに使用するクエリには、タイムレンジフィルター ({startDateMilliseconds:Int64} と {endDateMilliseconds:Int64}、または $__timeFilter(col) など) を含めることを推奨します。クエリにタイムレンジフィルターが含まれているかどうかにかかわらず、アラートクエリはアラートで設定された期間に対して実行されます。タイムレンジフィルターがない場合、クエリは実行のたびに、ソーステーブルで利用可能な全タイムレンジを読み取ります。
通常、アラートクエリはインターバルごとに 1 回実行されます。ただし、エラーやクエリの実行遅延により 1 つ以上のインターバルがスキップされた場合、次回の実行では、取りこぼしたインターバルを含むタイムレンジが使用されます。この場合でも、クエリのインターバルパラメータには引き続きアラートで設定された期間が設定されますが、タイムレンジパラメータには、より長いタイムレンジが反映されます。
アラート用クエリの例
サービスごとのエラー率 (時系列データ)
いずれかのサービスでエラー率が 5% を超え、かつアラート期間内のリクエスト数が 10 件以上ある場合にアラートを発報します。これは、トラフィックの少ないサービスで不要なアラートが多発するのを防ぐためです。
表示タイプ: Line または Stacked Bar
しきい値: >= 5 (エラー率が 5% に達すると発報)
このクエリでは、ServiceName は数値でもタイムスタンプでもないカラムのため、各サービスは個別のアラートグループとして追跡されます。アラートはサービスごとに独立して発報されます。
後方移動平均による異常検知 (時系列データ)
直近の移動平均を2標準偏差以上上回るエラー件数に対してアラートを設定します。これにより、固定しきい値ではなく、直近のベースライン動作からのスパイクを検知できます。
表示タイプ: Line
しきい値: > 0 (ローリングベースラインを上回る過剰なエラーが検出されると発報)
このクエリは、ローリングウィンドウ計算を初期化するために、日付範囲の開始前の30インターバルを取得し、その後、最終出力を評価ウィンドウのみに絞り込む点に注意してください。
一般的なアラートシナリオ
HyperDX で利用できる一般的なアラートシナリオをいくつか紹介します。
エラー: 標準の All Error Events および HTTP Status >= 400 の保存済み検索に対してアラートを設定し、エラーが過剰に発生した場合に通知されるようにすることを推奨します。
低速な処理: 低速な処理(例: duration:>5000)を検出する検索を設定し、低速な処理が多く発生した場合にアラートが出るように構成できます。
ユーザーイベント: カスタマーサポートなどの顧客対応チーム向けに、新規ユーザーのサインアップや重要なユーザーアクションが実行されたときに通知されるアラートを設定することもできます。


